Полимерные электреты, их свойства и применение
ОРЕНБУРГСКИЙ ГОСУДАРСТВЕННЫЙ ПЕДАГОГИЧЕСКИЙ УНИВЕРСИТЕТ
КУРСОВАЯ РАБОТА ПО ТЕМЕ
«Полимерные электреты, их свойства и применение».
Выполнил: Гавренков А.А.
Проверил: Рожков И.Н.
Оренбург 2001
ПЛАН:
История и сущность явления
Типы электретов
Получение электретов
Поверхностный потенциал электрета
Получение электретов с заданным поверхностным потенциалом
Электрические поля электретов
Эффективная поверхностная плотность заряда
Измерение поверхностного потенциала и эффективной поверхностной плотности заряда электретов
Релаксация заряда электретов
Все мы знаем о таких понятиях как магнетизм, постоянный магнит. Сталкивались с этим явлением в природе и в технике. Со школы знаем о веществах, которые намагничиваются в магнитном поле – ферромагнетиках. Нам известно о свойствах и природе магнетизма, а об электретах мы не знаем ничего, хотя в быту встречаемся с ними часто.
Диэлектрики, способные создавать постоянное электрическое поле, называют электретами. В древности люди сталкивались с этим явлением, электризация серы, янтаря, воска, смол. Но широкого применения не получили.
Первые научные сведения об электретном состоянии есть в работах английского учёного С. Грея (1732 г.), М. Фарадея (1839 г.). Термин «электрет» впервые ввёл О. Хевисайд (1892 г.), а изучать это явление начал японский физик Егути в 1919 г.























Егути
помещал расплавленный воск между двумя
электродами, к которым прикладывалось
высокое напряжение. После выдержки в
электрическом поле воск охлаждался до
отвердевания, после чего напряжение
отключалось, а электроды отделялись от
образца. На гранях воска, обращённых к
электродам, был обнаружен электрический
заряд, противоположный по знаку заряду
на электродах. Его назвали гетерозарядом.
(рис. 1).
Рис. 1. Получения электрета по Егути: 1 – расплавленный воск в электрическом поле; 2 – готовый электрет. Е0 – «внешнее» электрическое поле, Е – электрическое поле электрета.
Заряды на поверхности диэлектрика можно объяснить его дипольной поляризацией. В воске – полярном диэлектрике – имеются группы атомов, обладающие постоянным дипольным моментом. Где дипольный момент это физическая величина, характеризующая диполь как систему двух одинаковых по модулю и противоположных по знаку зарядов q, расположенных на расстояние l друг от друга, равная по модулю произведению заряда на расстояние между ними: p = ql. Дипольный момент – векторная величина, её модуль равен р, а направление – от отрицательного к положительному заряду. В исходном состоянии дипольные моменты ориентированы хаотически, так что их векторная сумма равна нулю.
При наложение электрического поля на твёрдый воск дипольные моменты групп не смогут ориентироваться, так как повороту диполей препятствуют соседние молекулы и группы атомов (нет достаточно свободного объёма, велико взаимодействие с соседями) и возникает только индуцированная упругая поляризация диэлектрика. Напротив, после расплавления дипольные группы приобретают подвижность и при включение электрического поля будут ориентироваться вдоль силовых линий. Если, не выключая поля, охладить воск до отвердевания, то диполи потеряют подвижность – «заморозятся» в ориентированном состоянии.
После выключения поля поляризация диэлектрика не может исчезнуть – получается электрет. В нём будет существовать собственное электрическое поле Е. Как видно из рис. 1, оно направлено так, что стремится разориентировать диполи. Поэтому поляризованное состояние воска неравновесно – оно неустойчиво и со временем будет исчезать, стремиться к равновесному, исходному. Такой переход образца в термодинамически равновесное состояние называют релаксацией.
Егути экспериментально обнаружил и такое явление, позже неоднократно наблюдавшееся на опыте разными исследователями, как переход от гетеро- к гомозаряду в процессе хранения поляризованного электрета. (Гомозаряд – заряд поверхности диэлектрика, совпадающий по знаку с зарядом прилегавшего к ней электрода). Явление указывает на существенную роль инжекции носителей заряда из электродов в процессе изготовления электрета.
В 40-е гг. ХХ в. интерес к электретному эффекту вновь увеличился в связи с изобретением ксерографии – способа копирования документов методом электрографии. Для этого используют пластины, покрытые слоем полупроводника, который в темноте обладает высоким удельным сопротивлением, не отличаясь по существу от диэлектрика. Поверхность равномерно заряжаю в темноте, получая тем самым электрет, который достаточно долго удерживает сообщённый ему заряд. Затем на поверхность проецируют изображение копируемого документа. В местах, где полупроводник освещён, световые кванты генерируют носители заряда (явление внутреннего фотоэффекта) – электроны и дырки, которые, двигаясь в электрическом поле электрета, компенсируют поверхностный заряд в освещённых местах. В тех же местах, куда свет не попадает, заряд остаётся. Получается «электрическое изображение». Его проявляют, распыляя над поверхностью специальный порошок, прилипающий к заряженным участкам пластины. Прижимая лист бумаги к пластине, переносят порошок на бумагу. Для закрепления изображения необходимо предотвратить осыпания порошка. Для этого лист нагревают, порошок плавится и прочно скрепляется с бумагой. Этот процесс до сих пор является основой работы многих копировальных аппаратов, лазерных принтеров.
Подъём исследований по электретам начался в 60-е годы ХХ в. В 1962 г. создан первый электретный микрофон. Это был первый электроакустический преобразователь – устройство, преобразующее механические колебания акустических частот в электрический сигнал того же диапазона частот (микрофон), либо электрических колебаний звуковой частоты в механические колебания (телефон, громкоговоритель). Электретные микрофоны стали выпускать серийно. Позже появились электретные телефоны и динамики, акустические системы для воспроизведения звука. Практика опережала теорию, так как электретный эффект в полимерных диэлектриках был в то время еще недостаточно изучен.
Потребности производства, интерес ведущих фирм, выпускающих звукозаписывающую и звуковоспроизводящую аппаратуру стимулировали исследования ряда зарубежных ученых. В 60-70-е гг. появляются основополагающие работы Б.Гросса, Г.Сесслера, М.Перлмана, И. Ван Тюрнхаута. К.Икезаки, X. фон Зеггерна и мн. др. Стали вестись работы и в нашей стране. Появляются статьи и монографии А.Н.Губкина, Г.А.Лущейкина, О.А.Мяздрикова и В.Е.Манойлова, В.М.Фридкина, П.Н.Ковальского и А.Д.Шнейдера, Е.Т.Кулина и др.
В 70-80-е гг. складывается школа электретных исследований в ЛГПИ им. А.И.Герцена (В.Г.Бойцов с сотрудниками), МИЭМ (А.Н.Губкин с сотрудниками). В эти же годы исследования проводились также в ЛЭТИ (М.Ю.Волокобинский, В.Н.Таиров и др.), ЛПТИ (М.Э.Борисова, С.Н.Койков) и других вузах страны. Результаты внедрялись в производство электретных микрофонов на тульском предприятии «Октава».
Рост интереса к электретам связан с бурным развитием физики и химии полимеров. Практически все применяемые на практике электреты изготовляются из полимерных диэлектриков. Наиболее удачными оказались фторполимеры - политетрафторэтилен (ПТФЭ), сополимер тетрафторэтилена с гексафторпропиленом ЩТФЭ-ГФП). Изучается возможность использования в качестве материала для производства электретов полиолефинов, особенно полипропилена, который значительно дешевле фторполимеров. Ведется поиск других полимерных диэлектриков с более высокими электретными свойствами. Поэтому подавляющее большинство публикуемых научных работ посвящено полимерным электретам (в т.ч. и книга Г.А.Лущейкина).
В 1969 г. японский физик Х.Каваи открыл в полимерном диэлектрике поливинилиденфториде (ПВДФ) пьезоэффект, явление, которое ранее было известно только в кристаллических твердых телах. Полимерные пьезо - и сегнегоэлектрики интенсивно изучаются параллельно с электретными свойствами этих же материалов
Перейдем теперь к систематическому изложению теории электретного эффекта.
Электреты - диэлектрики, способные накапливать и длительно сохранять электрический заряд или поляризацию.
Они могут создавать в окружающем пространстве электростатическое поле. Существует электрическое поле и внутри заряженного или поляризованного электрета. Отметим, что наличие в диэлектрике поля или поляризации в отсутствие внешнего электрического поля еще не является признаком электретного состояния. Действительно, они могут существовать в сегнетоэлектриках - веществах, обладающих спонтанной (самопроизвольной) поляризацией.
Сегнетоэлектрики (сегнетова соль, титанат бария и др. кристаллические вещества) по своим свойствам во многом аналогичны ферромагнетикам. В тех и других имеются области - домены, - где магнитные или дипольные электрические моменты ориентированы параллельно друг другу без всякого воздействия внешнего магнитного или электрического поля. При внесении в поле ферромагнетики намагничиваются, а сегнетоэлектрики приобретают поляризацию, на их гранях появляются связанные заряды, не исчезающие после выключения поля. Те и другие имеют точки Кюри и т.п. Характерным свойствам сегнетоэлектриков и ферромагнетиков является то, что намагничение или спонтанная поляризация существует в них в состоянии термодинамического равновесия и может сохраняться сколь угодно долго, если внешние условия неизменны. При нагревании до точки Кюри спонтанная поляризация и намагничение исчезают, происходит фазовый переход, в результате которого сегнетоэлектрик становится обычным полярным диэлектриком, а ферромагнетик - парамагнетиком, при охлаждении происходит обратный фазовый переход, в результате которого восстанавливаются сегнето- или ферромагнитные свойства
В отличие от сегнетоэлектриков, электрет с «замороженной» поляризацией является термодинамически неравновесным объектом Его состояние неустойчиво, а нагревание ведет к быстрому необратимому разрушению поляризации диэлектрика Неравновесность - основное свойство электретного состояния, каковы бы ни были конкретные механизмы его получения. Релаксация, переход в равновесное - неполяризованное, незаряженное состояние, характерна для любого электрета. Она является не только отличительным признаком электретов, но и причиной технических трудностей, с которыми сталкиваются производители электретных ЭАП, стимулом настойчивых поисков материалов, из которых можно изготовить «долгоживущие», стабильные электреты, у которых процесс релаксации протекает как можно медленнее
Релаксация электретного состояния сопровождается уменьшением величины избыточного заряда, накопленного электретом, поверхностного потенциала, протеканием тока в объеме образца и др. явлениями Она может происходить как при постоянной температуре (изотермическая релаксация - ИТР), так и при повышении температуры со временем по определенному закону (термостимулированная релаксация - ТСР)
Релаксация ускоряется под воздействием факторов окружающей среды - ионизирующих излучений, атмосферной влажности, пыли, механических напряжений и деформаций и др. Она может протекать самопроизвольно, бесконтрольно - при хранении или эксплуатации изделий, содержащих электреты, и использоваться как инструмент научных исследований электретного эффекта. В последнем случае ведется регистрация временной или температурной зависимости заряда, потенциала или тока, протекающего в образце в процессе релаксации Экспериментальные методики с применением термостимулированной релаксации позволяют получить важную информацию о природе электретного состояния в данном полимере, кинетических и структурных переходах в полимерных диэлектриках и др.
Типы электретов
Электреты могут классифицироваться по типу электрически неравновесного состояния диэлектрика (электреты с «истинной», ориентационной дипольной поляризацией; электреты с объемно-зарядовой поляризацией; с избыточным внедренным зарядом; комбинированные), материалу диэлектрика (неорганические кристаллические электреты, полимерные электреты, биоэлектреты и т.п.), методу получения (термо-электреты, электроэлектреты, короноэлектреты, радиоэлектреты, фотоэлектреты, механоэлектреты, трибоэлектреты и т.п.).

Рис. 2. Классификация электретов по природе электрически неравновесного состояния
Получение электретов
Электреты с истинной, ориентационной дипольной поляризацией получают из полярных диэлектриков, в которых молекулы, группы атомов, звенья, сегменты и т.п. структурные и кинетические единицы имеют постоянный дипольный момент. В качестве таких диэлектриков могут служить смолы, отдельные полимерные материалы (ПММА - оргстекло, ПВДФ, ПК и др.). Последние применяются в современных условиях чаще всего. Наличие постоянного дипольного момента недостаточно для получения электрета. Важным условием является то, чтобы кинетическая единица, несущая дипольный момент, при «нормальных», комнатных температурах не могла совершать повороты на большие углы, а совершала бы небольшие колебания около положения равновесия. Только тогда поляризованное состояние диэлектрика может сохраняться длительное время.
Если в данном полимерном диэлектрике наибольший постоянный дипольный момент имеет сегмент, то ориентация таких диполей во внешнем электрическом поле будет возможна только при Т> Тс (Тс - температура стеклования аморфной фазы полимера). После охлаждения в поле до Т< Тс сегменты, а вместе с ними и дипольные моменты «застынут» в ориентированном состоянии, а образец в целом приобретет поляризацию - получится электрет. Если же дипольные моменты сегментов равны нулю, а отличны от нуля у боковых групп, электрет может быть получен, если диэлектрик выдержать в поле при температуре выше точки релаксационного перехода, при котором размораживается подвижность боковых групп, а затем охладить в поле до температур, лежащих ниже области перехода.
Электреты с истинной ориентационной дипольной поляризацией, полученные по данному способу, называют термозлектретами. Схема их получения отражена на рис 3.
Электреты с объемно-зарядовой поляризацией (ОЗП) получают по следующей схеме. В диэлектрике путем внешнего воздействия (нагревания, освещения, рентгеновского облучения) вызывают появление пар носителей заряда (электрон-дырка, положительный ион-отрицательный ион). Прикладывают внешнее электрическое поле, которое разводит носители в противоположные стороны. Эти носители накапливаются у границ диэлектрика, на фазовых границах и неоднородностях Часть из них захватывается ловушками - электрически активными дефектами материала, способными захватывать и удерживать носитель заряда.

0 t
Рис 3 Схема получения термоэлектрета с истинной поляризацией
Ловушками электронов и дырок могут служить дефекты кристаллической решетки - примесные атомы, вакансии и др., отдельные группы атомов, имеющие положительное сродство к электрону или дырке (последнее означает, что присоединение электрона либо дырки к данному атому или группе атомов энергетически выгодно). Для носителей заряда ионной природы ловушками могут служить «полости» между макромолекулами в аморфных полимерах и аморфных прослойках частично-кристаллических полимеров, дефекты кристаллитов и др. неоднородности, препятствующие движению иона. Природа ловушек в ряде материалов не выяснена до конца, однако нас интересует сам факт их наличия в диэлектрике

Рис 4 Уровни ловушек в запрещенной зоне диэлектрика 1-«глубокие» ловушки, 2 - «мелкие» ловушки, 3 - носители заряда на ловушке, 4 - свободный электрон в зоне проводимости, 5 -свободная дырка в валентной зоне
Для кристаллических веществ применима зонная теория. С точки зрения этой теории ловушке соответствует энергетический уровень, лежащий в запрещенной зоне диэлектрика, причем достаточно удаленный от «дна» зоны проводимости или «потолка» валентной (рис 4) Если энергетический «зазор» составляет менее 1 эВ. ловушка считается мелкой, а при значениях, больших 1 эВ - глубокой. Энергетическая «глубина» ловушки часто называется энергией активации ловушки (Еa) Это минимальная энергия, которую необходимо сообщить носителю заряда, находящемуся в ловушке, для его освобождения - перехода в зону проводимости. Деление ловушек на мелкие и глубокие достаточно условно. Глубокие ловушки при комнатной температуре могут удерживать носитель, попавший на такой уровень, несколько месяцев и даже лет. При повышении температуры вероятность выхода носителя из ловушки (wt,) резко возрастает:
>
>
(1)
где k - постоянная Больцмана, Т - абсолютная температура, Еа - энергия активации ловушки.
Носители, попавшие на ловушки, останутся там и после выключения электрического поля и внешнего воздействия, приводившего к генерации пар носителей заряда. Получится электрет, у противоположных поверхностей которого будет пространственный электрический заряд разного знака. В образце будет существовать внутреннее электрическое поле, которое стремится соединить, вновь «смешать» разделенные внешним полем заряды. Но этому препятствуют ловушки, удерживающие носители.

Рис. 5. Электрет с объемно-зарядовой поляризацией- I - получение; 2 - готовый электрет
Состояние электрета, как и в случае истинной поляризации, неравновесно. Отдельные носители, случайно, в результате флуктуации получившие энергию, достаточную для перехода в зону проводимости (или валентную - для дырок), будут освобождаться, и двигаться во внутреннем поле электрета. В результате будет происходить релаксация ОЗП. С ростом температуры релаксация ускоряется.
Электреты с избыточным внедренным зарядом наиболее широко применяются в практических целях. Их, получают в результате электризации нейтрального диэлектрика. Электризация сводится к внедрению в образец извне носителей заряда определенного знака (или обеих знаков), либо отрыву электронов от образца, в результате которого он приобретает нескомпенсированный отрицательный или положительный заряд.
Электризация диэлектриков может происходить при трении (трибоэлектреты), при облучении потоком электронов, протонов, положительных или отрицательных ионов, воздействии электрических разрядов (искрового, коронного, тлеющего). Наиболее широко используется для электризации диэлектриков коронный разряд, в результате которого получаются короноэлектреты. Кроме того, избыточный электрический заряд может быть инжектирован из электродов, прилегающих к поверхности образца. Механизмы инжекции могут быть разными, но результат одинаковый - в приповерхностном слое диэлектрика на ловушках образуется пространственных заряд, совпадающий по знаку со знаком заряда электрода (гомозаряд).
В технических целях чаще всего применяются электреты, полученные из тонких неполярных фторполимерных пленок толщиной 10-25 мкм, которые могут быть с одной стороны покрыты тонким слоем металла, чаще всего алюминия. Металлический слой наносят методом вакуумного распыления. Он служит одним из электродов устройства, в котором используется электрет. Электрет электризуется, как правило, в коронном разряде со стороны свободной поверхности полимера и имеет в диэлектрике избыточное заряды одного знака (моноэлектрет). В напылённом металлическом слое индуцируется и сохраняется заряд противоположного знака. Подробнее методика приготовления короноэлектрета будет описана ниже, после ознакомления с понятием поверхностного потенциала.
Комбинированные электреты содержат как истинную поляризацию, так и избыточный электрический заряд одного или разных знаков. Они получаются из полярных диэлектриков, в которых имеются дипольные группы и ловушки, способные захватывать неравновесные носители заряда.
Неравновесные
носители -
носители заряда любой природы, концентрация
которых превышает равновесное при
данной температуре значение В
полупроводниках и диэлектриках при
температурах, отличных от ОК, в состоянии
термодинамического равновесия имеется
некоторая концентрация собственных
носителей заряда, пропорциональная
ехр>
>,где
Δ- ширина
запрещенной зоны. В ионных диэлектриках
также имеется некоторая равновесная
концентрация положительных и отрицательных
ионов. Попадание в диэлектрик носителей
заряда извне в результате инжекции,
электрического разряда, генерация
дополнительных носителей в результате
освещения или облучения увеличивают
концентрацию носителей над равновесным
значением.
Образование поляризации и избыточного заряда может происходить при разных способах получения электретов. Например, при электризации коронным разрядом полимерных полярных диэлектриков при температурах, лежащих в области подвижности кинетических единиц, обладающих дипольным моментом, наряду с накоплением неравновесного заряда в диэлектрике произойдет ориентация диполей. После охлаждения и выключения коронного разряда поляризация «заморозится», а неравновесные носители, внедрившиеся в полимер, захватятся на ловушки.

Рис. б. Электрет с диполъной поляризацией и избыточным зарядов на ловушках
Поверхностный потенциал электрета (электретная разность потенциалов)
Для практического использования электретов важное значение имеет значение электретной разности потенциалов (ЭРП) или поверхностного потенциала.
Рассмотрим электрет в виде бесконечно протяженной пленки, одна сторона которой покрыта металлическим слоем, а другая равномерно заряжена по поверхности с поверхностной плотностью заряда σ. Толщину пленки обозначим буквой s

Рис. 7. Электрет с поверхностным, зарядом
Так как внутри электрета имеется электрическое поле, то между его противоположными сторонами имеется разность потенциалов. Ее легко найти, используя связь напряженности и разности потенциалов.
В данном случае, поскольку электрет заряжен только по поверхности, поле внутри него будет однородным. Его силовые линии будут направлены перпендикулярно к поверхности пленки. Тогда- ЭРП будет находиться по формуле, хорошо знакомой даже школьникам:
V=Еs, (2)
где .E- напряженность поля внутри плёнки.

а) б)
Рис. 8. Электрет с объемным зарядом: а - схема электрета в разрезе; б - график распределения объемного заряда
Если электрет имеет пространственный (объемный) заряд, плотность р(х) которого зависит только от одной координаты х (см. рис. 8), то электрическое поле внутри не будет однородным, так как напряженность будет зависеть от х. В этом случае выражение для ЭРП имеет вид:

Получение электретов с заданным значением поверхностного потенциала
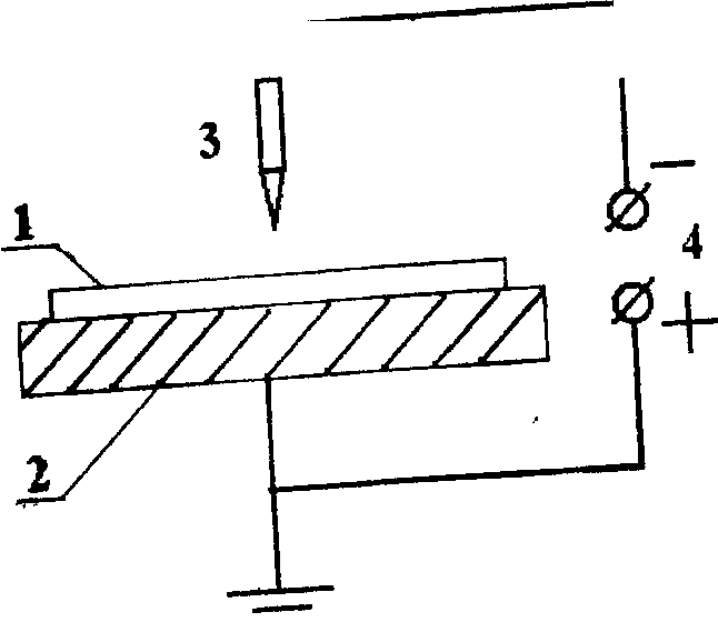
Метод электризации диэлектрических пленок в коронном разряде стал наиболее распространенным на практике. Он отличается простотой и доступностью, возможностью получения электретов с заданным значением поверхностной плотности заряда или поверхностного потенциала.
Для электризации с помощью коронного разряда поместим пластину или пленку диэлектрика на металлический плоский электрод (рис. 9). Этот электрод может быть заранее нанесен на поверхность пленки в заводских или лабораторных условиях методом вакуумного распыления алюминия, золота и др. металлов.
Рис.9 Электризация в коронном разряде: 1 - диэлектрическая пленка, 2 - металлический электрод;3 -игла, 4- источник высокого напряжения
На некотором расстоянии от поверхности пленки помещают заостренный электрод в виде иглы или тонкой проволоки, натянутой параллельно поверхности образца. Обычно применяют игольчатый электрод. Между электродами прикладывается разность потенциалов в несколько тысяч вольт. Электрическое поле вблизи иглы является сильно неоднородным и может достигать значений, при которых начинается электрический пробой воздуха (около 33 кВ/см при нормальных условиях) Развивается коронный разряд, в цепи появляется ток, который в воздухе обусловлен в основном движением положительных и отрицательных ионов.
Допустим, что игла соединена с отрицательным полюсом источника высокого напряжения. Тогда образующиеся в воздухе ионы положительного знака будут притягиваться к игле, а отрицательные отталкиваться. Возникает поток отрицательных ионов, направленный к диэлектрику. Попадая на поверхность диэлектрика, ионы разряжаются, отдавая свой заряд поверхностным ловушкам, либо оседают на поверхности образца. В любом случае поверхность диэлектрика приобретает отрицательный поверхностный заряд. Исследования показывают, что глубина проникновения захваченного заряда при электризации в коронном разряде не превышает 1 мкм.
Недостаток схемы, приведенной на рис 9, в том, что поверхностный потенциал в процессе электризации не контролируется. Он будет расти по мере роста плотности осажденного неравновесного заряда, причем его величина может достигнуть значений, при которых наступает пробой данного диэлектрика. В технических приложениях электретов важно знать величину поверхностного потенциала. В полимерных пленках толщиной 10-25 мкм, используемых в электретных преобразователях, она, как правило, должна быть в пределах 50-300 В.
Решить проблему позволяет конструкция, названная на Западе «коронным триодом» или коротроном, которая сейчас используется повсеместно в лабораторных и производственных установках.

Рис 10 Устройство коротрона- I - электризуемый диэлектрик, 2 - нижний электрод. 3 - игла, 4 - сетка, 5 - источник постоянного напряжения сетки, 6 - источник высокого напряжения
Металлизированная с одной стороны пленка помещается металлизированной стороной на заземленный электрод-подставку. Игла располагается на расстоянии нескольких миллиметров над свободной поверхностью диэлектрика и соединена с источником высокого напряжения. Полярность на игле зависит от необходимого знака заряда электрета. Между иглой и образцом рас положена металлическая сетка. На сетку подают от вспомогательного источника постоянного тока 5 относительно «земли» потенциал, равный необходимому поверхностному потенциалу электрета и совпадающий по знаку с полярностью иглы, и включают источник высокого напряжения.
Поток ионов коронного разряда устремляется сквозь сетку к образцу. По мере зарядки, потенциал поверхности электрета относительно «земли» повышается. Пока он ниже потенциала сетки, ионы продолжают достигать поверхности диэлектрика, обеспечивая дальнейший его рост. Но как только потенциалы поверхности и сетки сравняются, электрическое поле между сеткой и электретом исчезнет. Ионы не будут двигаться к поверхности диэлектрика, а все будут разряжаться на сетке прибора.
Таким образом, применение сетки позволяет зарядить электрет до нужного значения поверхностного потенциала. Чтобы зарядить пленку зарядом другого знака, достаточно поменять местами полюса источников тока.

Рис 11 Зарядка с помощью «жидкостного контакта»: 1 электретная пленка; 2 - металлический электрод; 3 - ткань или войлок, смоченные жидкостью; 4 - источник постоянного напряжения
Управляемую электризацию можно осуществить и другим способом - методом «жидкостного контакта». В этих целях пленка помещается на плоский металлический электрод, а в качестве заряжающего электрода используется металлический электрод, покрытый слоем войлока, материей, промокательной бумагой. Перед зарядкой материя или войлок смачиваются дистиллированной водой или этиловым спиртом, и электрод ставится на свободную поверхность пленки. Включается источник постоянного напряжения, на выходе которого устанавливают нужную величину разности потенциалов. Затем, не выключая напряжения, отрывают электрод от поверхности диэлектрика. Поверхность оказывается заряженной, причем поверхностный потенциал почти всегда совпадает со значением напряжения, приложенного при электризации
Механизм явлений, происходящих при такой электризации ясен не до конца. Возможно, что заряд переносится за счет микроразрядов, возникающих при отрыве влажного электрода от диэлектрика. Стабильность электретов, заряженных таким методом, иногда уступает стабильности заряда короноэлектретов. В технических целях он практически не используется, но в условия физкабинета может быть с успехом использован.
Электрические поля электретов
Электрические поля электрета с поверхностным зарядом
Электреты, в зависимости от характера внедренного заряда, наличия или отсутствия электродов, могут создавать электростатические поля как
внутри диэлектрика, так и в окружающем пространстве.
Если взять тонкую пленку полимерного диэлектрика, продольные размеры которой значительно превышают толщину, то ее можно считать «бесконечно протяженной». Именно для таких пленок в дальнейшем будут проводиться расчеты полей, токов релаксации и др. параметров электретов.
Зарядим поверхность пленки одним знаком заряда. Заряды захватятся поверхностными ловушками и будут удерживаться на них длительное время (рис. 12).
Рис. 12. Моноэлектрет без электродов создает в пространстве электрическое поле
Такой электрет создает в пространстве однородное электрическое поле. В вакууме вне диэлектрика оно будет определяться выражением:
>
>
а внутри пленки:
>
>
где
σ- поверхностная
плотность заряда, ε
- диэлектрическая
проницаемость пленки, ε0-
электрическая постоянная (8.85*>
>Ф/м).

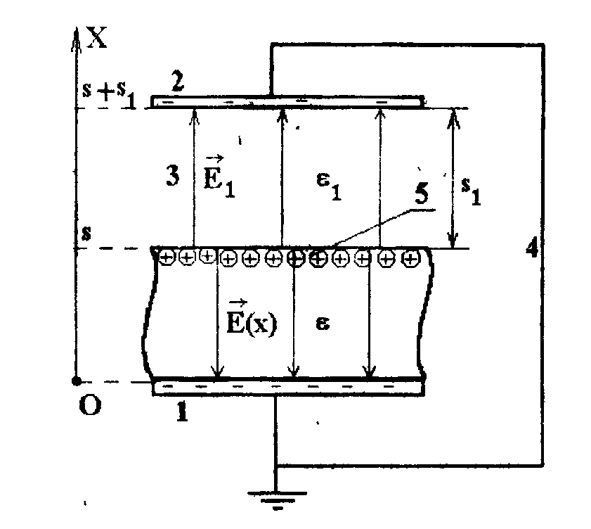
Рис. 13. Конфигурация для расчета электрических полей внутри и вне электрета: I - нижний напылённый электрод, 2 верхний электрод, 3 - диэлектрический зазор, 4 - внешняя закорачивающая цепь, 5 - поверхностный заряд
Для практических и научных целей наиболее интересен случай расчета полей, когда электрет с одним напыленным металлическим электродом помещен на некотором расстоянии от второго металлического электрода, причем оба электрода соединены проводником - коротко замкнуты (рис. 13). Такая конфигурация характерна для установок, измеряющих параметры электрета, а также для всех типов электроакустических преобразователей - микрофонов, телефонов и др. Она же позволяет рассмотреть как предельные случаи свободный электрет и электрет с плотно прилегающими или напыленными обеими электродами.
Рассмотрим сначала простейший случай, доступный даже школьникам старших классов, когда поверхность полимерной пленки однородно заряжена - поверхностная плотность заряда одинакова во всех точках поверхности и равна ст. На практике такой случай бывает при электризации в коронном разряде.
Введем обозначения: s - толщина пленки, ε - диэлектрическая проницаемость пленки, s1- толщина зазора между электретом и верхним электродом 2, ε1- диэлектрическая проницаемость вещества в зазоре, Е - напряженность электрического поля внутри пленки, D - электрическая индукция в пленке, Е1 - напряженность электрического поля в зазоре. D1, - индукция электрического поля в зазоре, V - разность потенциалов между нижним электродом и поверхностью электрета (электретная разность потенциалов или поверхностный потенциал электрета), V1 - разность потенциалов в зазоре между поверхностью электрета и верхним электродом.
Поля в зазоре и в пленке, очевидно, будут однородными. Поэтому для их определения достаточно записать два уравнения: условие для нормальной проекции вектора электрической индукции на границе раздела диэлектриков, на которой имеется слой избыточного заряда:
D1-D=σ (6)
и условие короткого замыкания электродов 1 и 2:
V1+V=0 (7)
Переходя в уравнениях (6) и (7) к напряженностям, получаем систему двух уравнений относительно неизвестных полей Е и Е1:
>
> ε1ε0Е1-εε0Е=σ
(8)
>
>
sE+s1E1=0 (9)
Решая систему, после несложных преобразований получим:
>
>
(10)
>
>
(11)
В предельном случае, когда электрод 2 удаляют на бесконечность от поверхности электрета, получается т.н. «свободный» электрет. Из 'формулы (11) видно, что поле в зазоре при этом исчезает, а в электрете становится равным:
>
>
(12)
Последнее выражение полностью совпадает с полем плоского бесконечно протяженного конденсатора с диэлектриком. В этом нет ничего удивительного, так как и в электрете и в конденсаторе имеются два противоположных по знаку параллельных слоя зарядов, одинаковых по величине. Их электрические поля по принципу суперпозиции складываются, внутри векторы напряженности полей слоев сонаправлены. а вне - противоположно направлены и компенсируют друг друга. Итак, свободный электрет бесконечной протяженности не создает в пространстве электрического поля. Однако для реальных электретов (как и плоских конденсаторов) этот вывод может быть использован с известной осторожностью, так как у них имеются края заряженной области, вблизи которых поле неоднородно и силовые линии выходят наружу. Кроме того, при зарядке могут возникнуть неоднородности в распределении поверхностного заряда по площади электрета, что также приведет к выходу силовых линий из электрета в окружающее пространство.
В этом можно убедиться, поставив простейший эксперимент. Надо положить заряженный электрет на лабораторном столе и подождать несколько дней. Оседающая из воздуха пыль, которая притягивается к местам выхода силовых линий, «проявит» рельеф поверхностного заряда. В центре образца поверхность остается чистой или менее запыленной, чем по краям, где видны резкие полосы осажденной пыли. Опыт, разумеется, можно ускорить, искусственно распыляя пыль над поверхностью электрета
Электрические поля электрета с пространственным зарядом
Теперь рассмотрим более сложный случай, когда в электрете имеется объемный заряд с плотностью ρ(х) (см. рис 8), а на поверхности пленки (при х=s) поверхностный заряд отсутствует (σ=0). Поле внутри электрета теперь не будет однородным. В этом легко убедиться, воспользовавшись уравнением Максвелла для вектора индукции электростатического поля:
divD=ρ>
>.(13)
В нашем случае ρ зависит только от одной координаты (х), от одной координаты будут зависеть напряженность и индукция электрического поля. Кроме того, векторы направлены вдоль оси ОХ, что позволяет рассматривать только одну их проекцию на эту ось, модуль которой равен модулю соответствующего вектора. Тогда в уравнении (13) получим:
>
>
или, с учетом связи векторов D и Е:
>
>
(14)
То, что производная Е(х) отлична от нуля, доказывает зависимость от х вектора Е, т.е. неоднородность поля внутри электрета. Аналогичное уравнение можно записать для зазора, где нет пространственного заряда:
>
>
(15)
Поле Е,. очевидно, будет однородным. Система дифференциальных уравнений (14)-(15), дополненная двумя граничными условиями:
D1-D=0 или ε1ε0Е1-εε0Е=0 (16)
V+V1=0
или >
>
(17)
позволяет решить задачу - найти электрические поля в электрете и зазоре.
Интегрируя по х (14) и (15), получаем общее решение:
>
>
(18) E1=C2
(19)
в
которое входят две произвольные
постоянные - С/ и С,. Их легко найти,
подставив (18) и (19) в граничные условия
(16) и (17), в результате получается система
двух алгебраических уравнений с двумя
неизвестными:
Решая систему, находим произвольные постоянные, а затем и выражения для электрических полей в зазоре и пленке:
>
>
(20)
>
>
(21)
. Частные случаи полей электретов с пространственным зарядом
Полученные выражения носят общий характер, из них можно получить конкретные выражения для полей, если подставить выражение для объемной плотности захваченного заряда ρ(х).
Электрет с поверхностным зарядом
Рассмотрим, например, случай, когда заряд распределен по поверхности с поверхностной плотностью ст. Найдем выражение для объемной плотности заряда.
Рассмотрим рис. 14
Рис. 14
Выделим на пленке участок площадью S и объемом V =Ss. Полный заряд выделенного участка Q=σS. С другой стороны, этот же заряд можно вычислить через объемную плотность заряда:
>
>
откуда получаем связь σ и р(х):
>
>
(22)
Плотность заряда ρ(х)в пленке всюду равна 0, и только на самой поверхности (при х=s) обращается в бесконечность, так как весь заряд сосредоточен в слое бесконечно малого приповерхностного объема. В математике известна функция, обладающая такими свойствами - дельта-функция Дирака δ(х). Она равна нулю при всех значениях аргумента, кроме х = 0, при котором обращается в бесконечность. Логично поэтому представить объемную плотность заряда ρ (х) в виде произведения некоторой постоянной а на дельта-функцию δ(х-s), принимающую бесконечное значение при х = s:
ρ(x)=aδ(x-s) (23)
Дельта-функция обладает следующим свойством:
>
>
(24)
где f(x)- произвольная функция.
Бесконечные пределы можно заменить на конечные, включающие точку «скачка» дельта-функции, поскольку вне этой области подынтегральное выражение равно нулю. В нашем случае достаточно ограничиться пределами от 0 до s. Интегрируя (23) в этих пределах, по свойству (24) получаем:
>
>
(25)
Сравнивая с (22), приходим к выводу, что постоянная а равна δ. Таким образом, выражение для ρ(х) приобретает вид:
ρ(х)=σδ(x-s) (26)
Вычислим поля Е и E1, подставив в общие формулы (20) и (21) выражение (26):
>
>
>
>
Откуда после, несложных преобразований, получаются уже известные нам формулы (10) и (11).
Свободный электрет. «Прямоугольное» («ступенчатое») распределение заряда
В случае объемного заряда также можно рассмотреть случай свободного электрета, когда верхний электрод отсутствует (удален на «бесконечность»). В пределе при s1→∞ из (20) и (21) получаем:
E1=0 (27)
>
>
(28)
Таким образом, вне электрета поле также будет равно нулю. Остается найти только напряженность поля внутри диэлектрика,
Пусть ρ(х) имеет вид:




а
Рис. 15. Свободный электрет с «прямоугольным» распределением объемного заряда
Для нахождения поля Е(х) внутри пленки будем рассматривать две области: от х=0 до х=s-а, где заряд отсутствует, и от х=s-а до s, где плотность заряда постоянна и равна ρ0. Соответственно интегралы будут отличны от нуля только при интегрировании в пределах от s-a до s:
>
>
(x<s-a) (30)
>
>
(31)
Объединяя, получим выражение для Е(х):



>
>
>
>
Распределение поля внутри пленки показано на рис. 16

Рис. 16 Распределение напряженности электрического поля внутри свободного электрета с «прямоугольным» распределением заряда
Как видно из рисунка, в области, где заряд отсутствует, электрическое поле однородно, а в области однородного распределения заряда - неоднородно, так как линейно убывает по мере приближения к поверхности.
Короткозамкнутый электрет. «Прямоугольное» распределение заряда.
Если электрод 2 касается поверхности электрета, а внутри пленки создано «ступенчатое» распределение заряда вида (29), то поле внутри электрета будет находиться по формуле ( 21), в которой s1 = 0:
>
>
(33)
Подставляя сюда (29) и повторяя вычисления, получим:



>
>
>
>
График распределения поля показан на рис. 17.

Рис. 17. Распределение электрического поля внутри короткозамкнутого электрета со «ступенчатым» распределением заряда
Из рисунка видно, что характерной чертой короткозамкнутого электрета является наличие плоскости «нулевого поля», в которой напряженность поля обращается в нуль. В данном случае эта плоскость имеет координату
>
>
(35)
По разные стороны от плоскости нулевого поля направление напряженности электрического поля различное, а у поверхностей электрета поле не равно нулю. Когда электрет равномерно заряжен по всей толщине, плоскость нулевого поля располагается посередине пленки.
Прямоугольные распределения заряда типа (29) редко встречаются на практике, но они удобны для моделирования процессов релаксации заряда и потенциала электретов, так как упрощают математические преобразования. Полученные при этом результаты позволяют разобраться в сущности наблюдаемых на опыте процессов.
Эффективная поверхностная плотность заряда
В случае разомкнутой цепи (s1→∞) поверхностный потенциал электрета с зарядом, сосредоточенным на поверхности пленки с поверхностной плотностью σ, равен:
>
>
(36)
Если же заряд распределен по объему пленки, можно ввести понятие так называемой эффективной поверхностной плотности заряда σэфф. Для этого величину σэфф подбирают так, чтобы электрет, имеющий только поверхностной заряд с плотностью σэфф создавал в зазоре такое же внешнее поле Е1 и обладал поверхностным потенциалом таким же, как электрет с объемным зарядом. Действительно, в случае разомкнутой цепи поле внутри электрета определяется выражением:
>
>
Вычислим поверхностный потенциал.
>
>
>
>(37)
Обозначив
>
>,
получаем выражение для поверхностного
потенциала, идентичное (36):
>
>
(38)
На практике величину σэфф находят через измеренный на опыте поверхностный потенциал электрета:
>
>
(39)
Измерение поверхностного потенциала и эффективной поверхностной плотности заряда электретов
Измерение поверхностной (или эффективной поверхностной) плотности заряда электрета осуществляют косвенно. Для этого вначале измеряют поверхностный потенциал, а затем вычисляют σ или σэфф по формулам (36) или (39). Причем обычно точно неизвестно, обладает ли данный электрет поверхностным или объемным зарядом, так что речь ведут всегда об измерении эффективной поверхностной плотности заряда как о более общем случае.
Наибольшее практическое применение получили методы вибрирующего электрода (зонда), позволяющие померить величину поверхностного потенциала и даже распределение поверхностного потенциала вдоль поверхности пленки.
Схема установки показана на рис. 18. Конфигурация измерительной, ячейки совпадает с той, что рассматривалась нами при расчете электрических полей, но верхний электрод вибрирует - колеблется с определенной частотой. Колебания электрода вызывают с помощью специального устройства. На этом электроде индуцируется заряд, противоположный по знаку заряду поверхности электрета. Так как электрод колеблется, меняются расстояние между образцом и электродом и, как следует из формул (12), (21), поле в зазоре Е1. Периодическое изменение напряженности поля в зазоре вызывает периодическое изменение величины заряда, индуцируемого на вибрирующем электроде. Тогда по цепи, в которую включен измеритель 3, будет протекать переменный ток, частота которого совпадает с частотой механических колебаний электрода.

Рис. 18 Измерение поверхностного потенциала электрета методом вибрирующего электрода. 1 - электрет; 2 - верхний вибрирующий электрод; 3 - измеритель тока в цепи, 4 - нижний электрод, на который устанавливается электрет металлизированной стороной
Силу тока, протекающего во внешней цепи, нетрудно найти, если воспользоваться связью величины индуцированного заряда на верхнем электроде с напряженностью поля в зазоре: σi=ε1ε0E1. Дифференцируя по времени, получаем:
>
>
(40)
Производная от плотности заряда по времени есть плотность тока в цепи, поэтому силу тока находим умножением на площадь вибрирующего электрода S;
>
>
(41)
Пусть зазор меняется по закону:
>
>
(42)
где s10 - величина зазора при отсутствии колебаний, a0 -амплитуда колебаний электрода, ω - частота механических колебаний. На практике частота составляет несколько сотен герц, а амплитуда колебаний - сотые или тысячные доли мм, величина зазора s10 - около миллиметра (иногда десятые доли мм). Т.к. V + s1E1 = 0, то
>
>
(43)
С учётом (42):
>
>
(44)
Дифференцируя полученное выражение по времени, принимая во внимание, что амплитуда колебаний намного меньше s10, получаем выражение для тока в цепи:
>
>
(45)
Амплитудное (I0) и действующее (I) значения силы тока прямо пропорциональны величине поверхностного потенциала.
I=const·V (46)
Для проведения абсолютных измерений величины V необходимо знать коэффициент пропорциональности в (46). Для этого можно воспользоваться так называемым методом калибровки. Вместо электрета в ячейку помещают металлический электрод, устанавливая его на таком же расстоянии от вибрирующего электрода, и подают на него относительно «земли» заданное напряжение от выпрямителя (рис. 19а).

Рис. 19. Схемы методов калибровки (а) и компенсации (б)
Меняя напряжение, можно проградуировать прибор и, вновь установив электрет, измерить величину его поверхностного потенциала. Такой метод широко применяется в практике измерений, ведь любой прибор требует предварительной градуировки, разметки шкалы в нужных единицах измерения.
Однако придумали способ избежать процедуры калибровки измерительной ячейки, несколько модифицировав схему (рис. 196). Не убирая электрет, на нижний электрод от выпрямителя подают известное напряжение, которое можно плавно регулировать и измерять обыкновенным вольтметром. При этом появляется внешнее поле, направление которого зависит от полярности приложенного к электроду напряжения. При правильном выборе полярности увеличение приложенного напряжения приводит к ослаблению и полной компенсации поля Е1 в воздушном зазоре. Признак компенсации – отсутствие переменного тока в цепи измерителя при колебаниях верхнего электрода. Приложенное напряжение будет равно поверхностному потенциалу электрета.
Данный метод наиболее удобен для практического использования. Кроме того, его неоспоримым достоинством является слабая зависимость результата измерения от величины воздушного зазора между верхним электродом-зондом и поверхностью образца. Напротив, в методе калибровки величина зазора сильно влияет на результат измерений. Это связано с ограниченностью заряженной области электрета и неоднородностью электрического поля в зазоре («краевой эффект»).
Иногда вместо колеблющегося верхнего электрода используют неподвижный, но между ним и поверхностью электрета помещают вращающийся металлический обтюратор или диск с отверстиями, которые периодически экранируют зонд от поля электрета. В итоге в цепи появляется переменный ток, частота которого зависит от частоты прерываний (экранировки) поля Е1. Все выводы остаются справедливыми и для этого случая

Рис.20. Схема «точечного» вибрирующего зонда для измерения распределения поверхностного потенциала
Для измерения распределения эффективной плотности заряда или поверхностного потенциала вдоль поверхности электрета применяют зонды малого сечения (единицы и десятые доли миллиметра). Они позволяют померить поверхностный потенциал в окрестности точки, над которой расположен зонд. Специальное устройство позволяет передвигать зонд вдоль поверхности образца, сканируя распределение потенциала. Схема такого прибора показана на рис 20.
Зонд окружают заземленным охранным электродом, который позволяет сделать поле в области расположения зонда примерно однородным (без него силовые линии «сгущались» бы на зонде, внося погрешности в результаты измерения, а при высоких значениях поверхностного потенциала на острых краях измерительного зонда мог бы развиться коронный разряд, и образующиеся ионы, оседая на электрете, вызвали бы неконтролируемое изменение поверхностного заряда).
Такая установка позволяет проследить, как меняется профиль поверхностного потенциала при хранении электрета в различных условиях окружающей среды.
Релаксация заряда электретов
Релаксация заряда и поляризации в электретах связана с неравновесным характером этих величин. Со временем происходят разориентация диполей, экранировка поляризационных связанных зарядов собственными носителями, дрейф неравновесных носителей в собственном электрическом поле с разрядкой их на электродах и многие другие процессы, ведущие к постепенному исчезновению внутреннего и внешнего электрических полей и поверхностного потенциала электретов. Релаксация зависит от природы электретного состояния в данном материале, его структуры, условий окружающей среды (температуры, влажности, наличия ионизирующих излучений, механических напряжений, микроорганизмов и т.п.).
В
электретах с дипольной ориентацион-
ной поляризацией релаксация связана чаще всего с двумя факторами.
Если в диэлектрике нет собственных носителей и исключена их инжекция из электродов, контактирующих с ним, то единственным механизмом релаксации становится разориентация диполей.
Внутреннее поле Е, как видно из рис. 21, противоположно дипольным моментам групп, отвечающих за неравновесную поляризацию, поэтому оно стремится «опрокинуть», разориентировать диполи. Причем это внутреннее поле существует только за счет ориентации диполей и в то же время стремится нарушить ее, уничтожив тем самым самое себя. Это характерный признак неравновесного состояния - в нем заложено «стремление» к релаксации, к самоуничтожению. Развороту диполей мешает отсутствие подвижности дипольных групп (диполи «заморожены») при данной температуре. Правда, отсутствие подвижности дипольных групп надо понимать не буквально, а учитывать статистический характер процесса - при больших временах ожидания рано или поздно может произойти флуктуация, при которой та или иная группа все-таки сможет повернуться на значительный угол. Поэтому при любых, отличных от абсолютного нуля температурах, процесс разориентировки дипольных групп протекает, но чрезвычайно медленно. Именно это обстоятельство обусловливает существование электретов в течение •многих месяцев, и даже лет.
С увеличением температуры подвижность диполей возрастает, растет вероятность разориентации отдельных диполей, а в области релаксационного перехода, например, стеклования полимера, все диполи приобретают способность поворачиваться. Поэтому релаксация поляризации ускоряется в десятки, сотни и тысячи раз.
Если в диэлектрике имеются собственные носители заряда даже в очень малых концентрациях, то они, двигаясь во внутреннем поле электрета, собираются у поверхностей, где экранируют или компенсируют связанные заряды ориентированных диполей. Несмотря на то, что сами диполи могут оставаться в сориентированном состоянии, поляризация в электрете исчезает - наступает релаксация
Для того увеличения срока годности электретов с истинной ориентационной поляризацией используют закорачивание образцов. Электрическое поле внутри образца в этом случае равно нулю, что существенно замедляет релаксацию. Толстые пластины электретов, изготовленные из воска, раньше просто заворачивали в металлическую фольгу.
Релаксация заряда и потенциала ускоряется под воздействием внешних факторов, прежде всего температуры и влажности. Влияние температуры объясняется по-разному, в зависимости от механизма релаксации и
природы электретного состояния.
Если, например, релаксация вызывается экранировкой диполей или неравновесного внедренного заряда собственными носителями, причиной влияния температуры является возрастание концентрации собственных носителей с ростом температуры, а в ионных диэлектриках при этом существенно увеличивается подвижность ионов.
Для электретов с дипольной поляризацией влияние температуры связано с повышением интенсивности теплового движения групп, сегментов и др. кинетических единиц, обладающих дипольными моментами и ответственными за электретный эффект. Релаксация поляризации происходит с высокой скоростью в области релаксационных и фазовых переходов, когда размораживается подвижность тех или иных кинетических единиц.
Если
электрет образован избыточными зарядами,
захваченными на ловушки, время его
удержания на ловушках τt
зависит от температуры и глубины ловушки.
Частота освобождения носителя из ловушки
>
>
по закону Больцмана равна:
>
>
(47)
где ωt0 - так называемый частотный фактор, Еa - энергетическая глубина ловушки (энергия активации) процесса освобождения (делокализации) носителя.
Носитель, вышедший из ловушки, движется во внутреннем поле электрета. При этом он может либо дойти до противоположного по знаку электрода, либо испытать повторный захват другой ловушкой. Среднее время, спустя которое носитель вновь захватывается ловушкой, называют временем повторного захвата (τ). Оно, как и время τt может меняться в очень широких пределах (на несколько порядков) и зависит от концентрации ловушек, сечения захвата и других факторов.
В неупорядоченных материалах, например, в полимерах, существует огромное множество различных по глубине и частотному фактору ловушек. Энергия активации и частотный фактор могут иметь квазинепрерывное распределение в широком интервале значений. Но часто энергии активации группируются около нескольких характерных значений, что дает основание в грубом приближении использовать модель диэлектрика с одним или несколькими сортами ловушек.
С увеличением Т, как видно из формулы (47), частота освобождения экспоненциально увеличивается, а время захвата соответственно снижается. Носители начинают освобождаться даже из глубоких ловушек и, дрейфуя в собственном электрическом поле, вызывают релаксацию электретного состояния. Как и в случае поляризации, неравновесное состояние разрушает само себя. По мере релаксации ослабляется поле, исчезает неравновесный заряд образца. Процесс этот, очевидно, необратим.
В комбинированных электретах могут наблюдаться различные механизмы релаксации, связанные как с движением самих инжектированных носителей, так и с собственной проводимостью и разориентировкой дипольных групп. Комбинированные электреты чаще всего получаются не специально, а как побочный результат процесса электризации материала. Например, получая короноэлектрет из полярного полимерного диэлектрика при повышенных температурах, можно не только внедрить избыточные носители на ловушки, но и вызвать ориентацию и «замораживание» при охлаждении дипольных групп. Точно так же можно вместо образца с чисто дипольной поляризацией получить комбинированный электрет, если не принять мер для предотвращения инжекции носителей из электродов.
Например, в процессе приготовления термоэлектрета из полярного диэлектрика с использованием накладных электродов при выдержке диэлектрика во внешнем электрическом поле и последующем охлаждении до комнатной температуры происходит инжекция носителей заряда из электродов в приповерхностную область электрета, где они закрепляются на глубоких ловушках. Заряд этих носителей по знаку совпадает с зарядом электродов и противоположен знаку связанных зарядов диполей. Причем первоначально знак заряда поверхности образца может быть обусловлен зарядом ориентированных диполей. После хранения диполи могут постепенно разориентироваться, а захваченный на ловушках заряд оставаться. Тогда при хранении наблюдается описанный еще Егути переход от гетеро - к гомозаряду - после релаксации поляризации на поверхности электрета остается только избыточный инжектированный заряд, знак которого совпадает с зарядом электродов, применявшихся при изготовлении электрета.
Повышенная влажность обычно ускоряет разрядку электретов. На поверхности полимерных пленок появляются микроскопические капельки и слои адсорбированной воды, в которой растворяются примеси и ионогенные загрязнения. Образующиеся проводящие «мостики» закорачивают образец, способствуют cтеканию электретного заряда. Наличие на полимерных пленках микроорганизмов и продуктов их жизнедеятельности в условиях повышенной влажности еще больше снижает долговечность электретов.
Ионизирующие излучения вызывают генерацию в образцах носителей заряда - электронов и дырок, ионов, которые экранируют электретный заряд. Кроме того, процессы деструкции макромолекул, происходящие под влиянием радиации, могут способствовать росту интенсивности теплового движения кинетических единиц и разрушению части структурных ловушек в полимерном диэлектрике.
Изотермическая и термостимулированная релаксация
Релаксация электретного состояния подразделяется на изотермическую - протекающую при постоянной температуре - и термостимулированную, которая происходит при повышении температуры по какому-либо искусственно заданному закону. Последняя чаще всего имеет место в научных исследованиях, используется в так называемой термоактивационной спектроскопии электрически активных дефектов и диполей в физике полупроводников и диэлектриков. Нередко она называется термостимулированной деполяризацией (ТСД), термостимулированным разрядом (ТСР), а как метод исследования - электретно-термическим анализом и имеет множество вариантов практической реализации.
Релаксация, близкая к изотермической, наблюдается при хранении или эксплуатации электретов в комнатных, лабораторных условиях, когда колебания температуры окружающего воздуха невелики. Изотермическая релаксация при постоянной, нередко значительно превышающей комнатную, температуре используется как метод научного исследования электретов.
Рис 22 Кривые изотермической релаксации поверхностного потенциала при разных температурах (Т1< Т2)
В зависимости от регистрируемой на опыте физической величины изотермическая и термостимулированная релаксации могут иметь разные названия и аппаратную реализацию. В изотермических методах регистрируют зависимость от времени при постоянной температуре поверхностного потенциала (ИТРП), эффективной поверхностной плотности заряда (ИТРЗ). На рис. 22 показаны типичные кривые ИТРП.
В термостимулированных методах регистрируется зависимость от температуры поверхностного потенциала (ТСРП), тока разрядки (ТСД или ТСР). При этом температура обычно повышается по линейному закону:
Т=Т0+βt (48)
Типичные кривые ТСРП показаны на рис. 23, а ТСД - на рис. 24. На кривых ТСД обнаруживаются один или несколько максимумов, связанных с несколькими сортами ловушек и механизмами разрядки.
Для каждого кристаллического или полимерного диэлектрика вид кривых ТСРП или ТСД индивидуален. Кривые отличаются по области начала релаксации заряда или поляризации, скорости спада поверхностного потенциала V, форме и высоте пиков. Анализ кривых позволяет определить параметры диполей или ловушек - энергию активации, частотный фактор и др. Подробнее этот вопрос будет рассмотрен ниже.
Схема установки для регистрации кривых ТСРП показана на рис. 25. Она практически не отличается от установки для измерения поверхностного потенциала с вибрирующим зондом, но в качестве регистрирующего прибора используется двухкоординатный самопишущий потенциометр или графопостроитель. Установка снабжена нагревателем, температура которого повышается по линейному закону с заданной скоростью с помощью специального блока регулировки. Термопара позволяет измерять температуру и используется в цепи обратной связи регулятора температуры. Графопостроитель вычерчивает кривую ТСРП - график V(Т).

Рис. 25. Схема регистрации ТСРП:-1 - электрет; 2 - вибрирующий электрод; 3 - нагреватель нижнего электрода: 4 -термопара; 5 - регулятор температуры; 6 - компенсационный измеритель поверхностного потенциала; 7 - двухкоординатный потенциометр
На рис. 26 и 27 показаны схемы установок для регистрации токов термостимулированной релаксации в условиях «короткозамкнутой» цепи (оба электрода касаются поверхности диэлектрика или напылены на него) и «разомкнутой» цепи (с воздушным зазором между электретом и измерительным электродом).
Второй
способ более информативен, так как
предотвращается касание электродом
заряженной поверхности, в результате
которого может произойти разрядка,
осаждение заряда противоположного
знака за счет электрических разрядов
и т.п. явления. Кроме того, метод
короткозамкнутой цепи «не замечает»
некоторые релаксационные процессы,
например, релаксацию заряда или
поляризации электрета за счет собственной
проводимости. Но данный способ технически
более сложен, так как возникает проблема
поддержания величины воздушного зазора
в процессе нагревания. Особенностью
обеих установок является наличие прибора
для измерения крайне слабых токов (до
>
>А)
- электрометра.
Сигналы от термопары и электрометра
подаются на вход двухкоординатного
самописца или графопостроителя для
вычерчивания кривых ТСР.

Рис. 26. Регистрация тока термостимулированной разрядки в условиях «короткозамкнутой» - цепи: 1 - электрет; 2 -электроды; 3 - измерительная камера; 4 - спираль нагревателя; 5 - термопара; 6 - регулятор температуры; 7 - электрометр; 8 - двухкоординатный потенциометр
В ряде случаев измерение токов ТСД (ТСР) проводят при низких, «азотных» температурах. Тогда установка снабжается криостатом, в который помещается образец и измерительная ячейка вместе с нагревательным элементом. Низкие температуры обеспечиваются
заливкой в прибор жидкого азота.
Техника термодеполяризационного анализа получила значительное развитие и широко применяется в практике лабораторных исследований не только электретного эффекта, но и в физике полупроводников и диэлектриков, физике полимеров, давая важные сведения по структуре и характеру теплового движения кинетических единиц в полимерах. Построены установки для фракционной деполяризации (5; 6), позволяющие исследовать образцы с квазинепрерывным распределением ловушек по энергиям активации и частотному фактору, установки, оснащенные компьютерами и т.д. Развивается теория термоактивационного анализа (6, 11), методики численного моделирования, дающие возможность восстановить по кривым термодеполяризации форму энергетического распределения ловушек в материале.

Рис. 27. Регистрация тока термостимулированной разрядки в условиях «разомкнутой» цепи- 1 - электрет; 2 - электроды; 3 - измерительная камера; 4 - спираль нагревателя; 5 - термопара, 6 - регулятор температуры; 7 - электрометр; 8 - двухкоординатный потенциометр.
Элементарная теория изотермической и термостимулированной релаксации
Релаксация в электретах с ориентационной поляризацией
Изотермическая релаксация
«Замороженная» в образце поляризация неравновесна, поскольку ее собственное электрическое поле стремится разориентировать диполи, дипольные моменты которых направлены против поля. При благоприятных условиях, когда дипольная группа может совершить поворот (возникает полость, возрастает кинетическая энергия за счет термофлуктуации и т.п.), диполь разворачивается. Эти акты постепенно приводят к уменьшению поляризации и электрического поля в электрете. Время релаксации
>
>
(49)
зависит от температуры - при более высоких Т релаксация происходит быстрее. Еa - энергия активации - высота потенциального барьера, который должна преодолеть дипольная группа для перехода из одного положения равновесия в другое; k - постоянная Больцмана. Величина
>
>
(50)
называется частотным фактором. Его значение обычно близко к частоте тепловых колебаний соответствующей кинетической единицы.
Уменьшение поляризации со временем в электретах с одним сортом постоянных диполей (одним временем релаксации) при постоянной температуре происходит по закону, близкому к экспоненциальному:
>
>
(51)
Формула (49) часто называется законом Аррениуса. В полимерных полярных диэлектриках этот закон не редко не выполняется, т.к. поворот кинетической единицы с дипольным моментом (звена, группы, сегмента и т.п.) определяется не фиксированной величиной потенциального барьера, а кооперативным характером теплового движения кинетических единиц. Смысл данного выражения в том, что поворот данной группы в значительной мере обусловлен тепловым движением соседних с ней кинетических единиц. Ведь для поворота группы необходим достаточный свободный объем, который появляется при «удачном» мгновенном расположении «соседей». При температурах выше температуры стеклования зависимость времени релаксации от Т описывается т.н. уравнением ВЛФ - Вильямса-Ландела-Ферри:
>
>
(52)
Убедиться в выполнении закона изотермической релаксации (51) можно, если построить график зависимости 1п Р от t. Должна получиться прямая. В противном случае в образце имеется несколько сортов диполей -группы с разными дипольными моментами, либо расположенные в структурно отличающихся областях полимера (в аморфной фазе, кристаллической фазе, на фазовых границах).

Рис. 28. График изотермической релаксации в координатах 1пР-t
По наклону прямой можно определить время релаксации. Однако основные характеристики диполей -энергия активация и частотный фактор не определяются.
Повысить информативность эксперимента можно, прибегнув к термостимулированной деполяризации.
Термостимулированная релаксация поляризации
Измерение тока ТСД осуществляется по схеме, показанной на рис. 26. Отличие состоит только в том, что вместо избыточного заряда на ловушках электрет имеет истинную дипольную поляризацию. При нагревании электрета между электродами по линейному закону Т=Т0+βt электрометр будет измерять ток разрядки, протекающий во внешней цепи.
По
Дебаю,>
>~-P,
откуда получаем дифференциальное
уравнение релаксации:
>
>
(53)
Введем частоту релаксации ω= 1/t. С учетом выражения для t получаем:
>
>(54)
Эта величина зависит от времени, т.к. со временем повышается температура Т. Подставляя (54) в (53), получим:
>
>
Заменяя переменные с использованием закона роста температуры, получаем дифференциальное уравнение релаксации, переменными которого являются Р и Т:
>
>>
>
.(55)
Интегрируя по температуре от начального значения Т0 до данного текущего значения T, получаем:
>
>
(56)>
>
Ток
во внешней цепи можно найти на основании
выражений: >
>.
Производную >
>
находим, продифференцировав решение
(56) по
температуре:
>
>
(57)
Окончательное выражение для тока ТСД принимает вид:
>
>
(58)
Эта зависимость имеет вид несимметричной «колоколообразной» кривой с максимумом (рис. 29). I(T)

Рис. 29. Кривая ТСД
Максимум
кривой легко найти, вычислив производную
>
>
приравняв ее нулю. Тогда температура
Tm
может быть найдена из уравнения:
>
>
(59)
Уравнение (59) содержит два искомых параметра – Ea и ω0. Их можно найти, если независимо определить один из них. Обычно находят энергию активации по методу Гарлика-Гибсона, известному также под названием «метода начального подъема» тока. Суть его в том, что на начальном участке нагревания образца, когда температуры T и Т0 не слишком отличаются, интеграл в (58) стремится к нулю, и выражение для тока ТСД принимает вид:
>
>
Логарифмируя его, получаем линейную зависимость lnI(T) от 1/T:
>
>
(60)
Её график приведен на рис. 30.

Найдя тангенс угла наклона прямой, находим величину Еа/k, откуда определяется энергия активации. После этого по формуле (59) можно вычислить частотный фактор. Следовательно, метод ТСД позволяет определить все параметры процесса релаксации в случае, когда в образце имеется один сорт диполей. При наличии нескольких сортов диполей график тока ТСД может иметь несколько пиков в разных областях температур, по которым можно судить о процессах внутри полимерного диэлектрика, отвечающих за релаксацию электретного состояния.
Заметим, что с увеличением энергии активации максимум на кривых ТСД смещается в сторону более высоких температур. Поэтому, сравнивая два диэлектрических материала на предмет их пригодности для изготовления долгоживущих электретов, их поляризуют при одинаковых условиях и снимают кривые ТСД. Тот материал, у которого пик ТДС находится в области более высоких температур, и будет, как правило, более пригодным для изготовления электретов. Действительно, Релаксация резко ускоряется с ростом Т. Поэтому если она протекает в данном материале медленнее при высоких температурах, она будет протекать медленнее и при комнатных температурах. При комнатных испытаниях почти в изотермических условиях приходится ждать многие сутки и даже месяцы, пока произойдёт существенное уменьшение поляризации. Снятие кривых ТДС ускоряет процесс испытания образцов в десятки и сотни раз. Сказанное справедливо и для электретов с избыточным зарядом, комбинированных электретов. Именно по этой причине термостимулированные методы исследований широко используются в лабораторной практике, в том числе на предприятиях, выпускающих электретные преобразователи.
Кроме того, интегрированием кривой ТДС (определением площади, ограниченной кривой) можно найти полный связанный заряд ориентированных диполей. Это один из простых и наиболее удобных способов нахождения полного заряда поляризованного электрета.
Таким образом, метод ТДС значительно более информативен по сравнению с изотермическим. Однако в образцах с несколькими, особенно размытыми, максимумами обработка данных усложняется. Возникает проблема разделения накладывающихся друг на друга пиков. Приходится прибегать к другим вариантам метода ТСД например, фракционной деполяризации
Формула (59) вскрывает еще одно фундаментальное свойство всех релаксационных процессов - зависимость максимума тока и его положения на шкале температур от скорости нагревания. С увеличением скорости нагревания максимум сдвигается в область более высоких температур.
Релаксация потенциала и ток ТСР электрета с избыточным зарядом
Рассмотрим неполярный диэлектрик в виде тонкой пленки толщиной s, металлизированной с одной стороны и имеющей внедренный заряд одного знака с объемной плотностью ρ(х)(см. рис. 8).
Если ловушки очень глубокие и не могут освобождать захваченные на них носители заряда, то причинами релаксации могут быть только собственная (омическая) проводимость диэлектрика или инжекция носителей противоположного знака из электрода. Если же собственная проводимость отсутствует, но ловушки способны освобождать и вновь захватывать неравновесные носители, релаксация будет связана с дрейфом освободившихся носителей в собственном электрическом поле к нижнему электроду.
Релаксация за счет собственной проводимости
Рассмотрим
электрет в ячейке, показанной на рис.
13. Плотность тока, протекающего во
внешней цепи и в образце j(t),
складывается из тока проводимости в
диэлектрике j(х,t)
и тока смещения в диэлектрике >
>
которые
являются
функциями двух
переменных -
координаты х
и времени t
>
>
(61)
Данное утверждение вытекает из хорошо известного уравнения непрерывности для плотности тока:
>
>
из
которого с учетом одномерности задачи
и формулы Максвелла >
>
вытекает:
>
>
Интегрируя данное выражение по координате, получаем:
>
>
где f(t)- произвольная функция времени, выполняющая роль «постоянной» интегрирования. Она имеет размерность плотности тока и вследствие независимости от координаты может быть принята за «полный» ток, протекающий в цепи –j(t).
Ток проводимости j(x,t) в общем случае состоит из двух компонент: тока равновесной (собственной, омической) проводимости
>
>
связанного с движением в электрическом поле собственных носителей заряда, и тока неравновесной проводимости
>
>
связанного с движением в поле электрета внедренных неравновесных носителей заряда; q - заряд неравновесного носителя, μ - подвижность неравновесного носителя, п(х,t) - концентрация неравновесных носителей заряда, зависящая от координаты х и времени t, λ проводимость диэлектрика.
j(x,t)=λE(x,t)+qμn(x,t)E(x,t). (62)
В нашей задаче мы пренебрегаем неравновесной проводимостью, поскольку носители прочно удерживаются ловушками и не способны двигаться в электрическом поле. Тогда в (62) ток проводимости будет состоять из одной компоненты - тока собственной проводимости. Выражение (61) примет вид:
>
>
(63)
В воздушном зазоре будет протекать тот же полный ток j(t), но там он будет чистым током смещения, т.к. никаких носителей заряда нет, и не будет зависеть от координаты:
>
>(64)
С
другой стороны, на основании формулы
(43) >
>.
Поверхностный потенциал при релаксации
зависит от времени. Дифференцируя Е1
по времени и
подставляя в формулу (64), приходим к
выражению для полного тока:
>
>
(65)
Проинтегрируем (63) по координате от 0 до s:
>
>
(предполагается,
что λ не
зависит от координат - однородный
диэлектрик). Т.к. >
>,
то
>
>
(66)
Из последней формулы видно, что если верхний электрод касается поверхности электрета или напылён на его поверхность, релаксация за счет собственной проводимости наблюдаться не будет: V = 0 и j(t) :=0. Поэтому наличие воздушного зазора является необходимым условием наблюдения релаксации за счет собственной проводимости.
Формулы (65) и (66) дают возможность получить дифференциальное уравнение релаксации поверхностного потенциала, связанной с омической проводимостью. Заменяя в (66) плотность тока по формуле (65), после небольших преобразований приходим к уравнению:
>
>
(67)
В случае, когда электрет свободный (нет верхнего электрода, s1→∞), либо при условии, что s1>>s:
>
>
или >
>
(68)
Решение полученного уравнения зависит от того, при каких условиях наблюдается релаксация потенциала - изотермических или при линейном возрастании температуры. Действительно, коэффициент электропроводности диэлектрика λ, при Т=сопst постоянен, а с ростом Т увеличивается. Например, если имеется кристаллический диэлектрик с шириной запрещенной зоны ΔЕ, то
>
>
.(69)
Рассмотрим случай изотермической релаксации Коэффициент перед dt в уравнении (68) не зависит от времени, тогда общее решение уравнения будет иметь вид;
>
>
Для определения постоянной С применим начальные условия: при t=0 V = V0. Окончательно получим:
>
>
(70)
Решение можно выразить через удельное электрическое сопротивление ρ=1/λ:
>
>
(71)
Произведение
>
>
(72)
имеет размерность времени и получило название максвелловского времени релаксации. Его физический смысл: при изотермической релаксации спустя время t=τm поверхностный потенциал уменьшится по сравнению с начальным в е =2.71... раз.
График изотермической релаксации поверхностного потенциала показан на рис. 31.

Если температура повышается по линейному закону Т = Т0+βt, приходим к термостимулированной релаксации поверхностного потенциала (ТСРП). В уравнении (67) необходимо произвести замену переменных - времени на температуру. Так как dt=1/βdT, то получим уравнение:
>
>
С учетом (69):
>
>>
>
(73)
Интегрируя полученное уравнение, получаем:
>
>
(74)
где V0 T0 - начальные значения поверхностного потенциала и температуры, V, Т - конечные значения этих физических величин, τm(T0) - время максвелловской релаксации при начальной температуре.
График ТСРП имеет вид, показанный на рис. 32. На нем имеется участок, где потенциал начинает заметно уменьшаться (точка А), участок максимально быстрого спада (точка перегиба В). Их положение на шкале температур несет важную для практических целей информацию о стабильности электретного заряда. Необходимо заметить, что положение этих точек, как и для любого релаксационного процесса, зависит от скорости нагревания. Чтобы результаты были достоверными, скорость нагревания β должна быть как можно меньшей. На практике используют скорости в десятые доли - единицы градуса в минуту.

Рис 32
Найденный закон ТСРП (74) и уравнение (64) позволяют получить выражение и для тока ТСР за счет собственной проводимости, протекающего во внешней цепи, если образец нагревается в ячейке с воздушным зазором Заменяя в (64) время на температуру, после элементарных вычислений приходим к выражению:
>
>
(75)
Сравнивая это выражение с (58), замечаем полную аналогию. Это означает, что и в данном случае на кривой ТСР будет наблюдаться максимум. Кроме того, обработку кривой ТСР можно проводить по методу Гарлика-Гибсона, только вместо энергии активации в данном случае искомой величиной будет ширина запрещенной зоны ΔE.
ТСР, связанный движением неравновесных носителей заряда
Теперь рассмотрим другой предельный случай, когда в образце нет собственных носителей заряда (λ = 0) или их концентрация исчезающе мала и не может вызвать релаксацию электретного состояния. Будем считать, что оба электрода прилегают к поверхности диэлектрика (s1=0), ловушки в образце имеют одинаковые параметры (Ea,ω), а на них находится заряд только одного знака (моноэлектрет) с концентрацией пt(х,t). Индекс «t» (от англ. «trap» - ловушка) означает, что речь идет о концентрации захваченного на ловушки заряда. Концентрацию свободных, освободившихся с ловушек носителей будем обозначать п(х,t) без индекса. В любой момент времени в образце имеются как захваченные, так и свободные носители неравновесного заряда, полная концентрация которых равна nt(х,у)+ п(х,у), а плотность заряда в электрете: ρ(х,t) = q (пt(х,у) + п(х,у)), где q - заряд носителя.
Полный ток в образце складывается из тока неравновесной проводимости, в которой участвуют только свободные носители, и тока смещения:
>
>
(76)
Проинтегрируем
(76) по координате х
от 0 до s
с учетом условия короткого замыкания
электродов: V
= 0 или >
>
Тогда получим выражение для плотности тока в виде:
>
>
(77)
Для расчета тока релаксации необходимо в любой момент времени знать распределения концентрации свободных носителей заряда и электрического поля в пленке. Видно, что в условиях короткозамкнутой цепи ток уже не равен нулю, как было в случае релаксации за счет собственной проводимости.
Задача о переносе неравновесных носителей заряда в электрете для решения требует учета кинетики освобождения носителей с ловушек и и их повторного захвата (рис. 33).

Рис 33 Явления делокализации и повторного захвата неравновесного носителя заряда на энергетической диаграмме. А -делокализация (освобождение) носителя с ловушки в зону проводимости, В - повторный захват
За счет теплового движения происходят акты освобождения некоторых носителей с уровня ловушки, при которых они переходит в зону проводимости и могут двигаться в электрическом поле электрета. Наоборот, свободные и движущиеся в электрическом поле носители, встретив ловушку, могут быть захвачены ею. Акты освобождения и захвата происходят многократно, пока носитель движется сквозь толщу диэлектрика. Подвижность носителя зависит от таких процессов захвата
Изменения концентраций свободных М захваченных на ловушки носителей описывается кинетическими уравнениями:
>
>
(78)
>
>>
>
(79)
где
>
>-
частота освобождения носителей из
ловушек, ω0t
т.н. эффективный частотный фактор, τt-
время повторного захвата носителя на
ловушку, τf
- время пролета носителем расстояния
до электрода
Рассмотрим приближенное решение для случая, когда исходное распределение заряда имеет форму «ступеньки», причем а существенно меньше s. В начальные периоды релаксации форма «ступеньки» не успевает заметным образом исказиться. Кроме того, допустим, что процесс освобождения носителей с ловушек идет медленно, так что п(х,t) <<nt(х,t). В этом случае внутреннее электрическое поле электрета будет практически полностью определяться захваченным на ловушки зарядом.
Запишем
уравнение Максвелла для напряженности
электрического поля divD
= ρ , которое
в нашем одномерном случае примет вид:
>
>
(80)
где q[п(х,t)+пt(х,t)]=ρ(х,t) - плотность заряда в пленке. Умножим обе части на Е(х,t) и μ, поделим на s и придем к выражению;
>
>
(81)
Проинтегрируем его по x от 0 до s:
>
>
На основании выражения (77) можно записать:
>
>.(82)
Воспользуемся . выражением для напряженности электрического поля в пленке (34) для случая прямо-прямоугольного распределения. Подставляя его в первое слагаемое (82), делая элементарные вычисления и преобразования, приходим к выражению:
>
>
(83)
Вычислим интеграл в (82) с учетом (34);
>
>
(84)
где принято во внимание, что при х<s-а nt(х,t)=0 и подынтегральное выражение равно нулю, а при s-a≤x≤s концентрация захваченного на ловушки заряда пt(х,t)≡пt(t) не зависит от координаты.
Тогда для плотности тока ТСР получим выражение:
>
>
(85)
Осталось определить временные зависимости концентраций захваченного и свободного зарядов. Величину а мы полагаем постоянной, так как рассматриваем начальные моменты релаксации, когда край ступеньки не успевает сместиться. Это можно сделать с помощью кинетических уравнений (78) и (79) в т.н. квазистационарном приближении, когда
а)>
>
и >
>
б)>
>
(глубокие ловушки - время повторного
захвата намного превышает время пролета
носителем расстояния до ближайшего
электрода)
Тогда в системе уравнений (78) и (79) получим:
>
>
(86)
Заменим переменную (время на температуру). Тогда из первого уравнения (86) получим:
>
>
(87)
Интегрируя второе, найдем температурную зависимость концентрации захваченного заряда:
>
>
(88)
Оценим
«время» пролета носителем расстояния
до ближайшего (х=s)
электрода. Носитель, освободившийся из
ловушки, дрейфует в соответствии с
направлением электрического поля.
Рассмотрим рис. 17. Если х>x0,
носитель пойдет к ближайшему электроду
х==s,
а при х<x0
- к электроду
х=0.
Причем во втором случае, преодолевая
большую толщину диэлектрика, он наверняка
захватится ловушкой, не достигнув
электрода. Поэтому время «пролета»
целесообразно оценивать для носителей,
движущихся к ближайшему электроду х=s.
Расстояние Δх,
которое необходимо преодолеть такому
носителю, равно s-x0.
С учетом (35), >
>
так как >
>.
Тогда:
>
>
(89)
где учтено, что n<<nt и a<<s. Подставим полученное выражение в (87):
>
>
(90)
Подставим (90) и (88) в (85):
>
>
(91)
Данное выражение и дает решение задачи о токе ТСР, связанном с движением неравновесных носителей заряда в собственном электрическом поле. Оно аналогично полученным ранее выражениям тока ТСД или ТСР с точностью до коэффициентов, не зависящих от температуры. Точно так же на графике тока ТСР будет наблюдаться максимум, а начальный участок дает возможность применять метод Гарлика-Гибсона для определения энергии активации ловушек в материале. Последнее справедливо только для образцов, в которых имеется один сорт ловушек - с одним значением энергии активации. При наличии распределения ловушек по энергиям или даже дискретного набора энергий активации пики на кривых ТСР будут размытыми, а применение метода начального подъема недопустимым.
Заметим, что данное приближенное решение имеет в основном учебное значение, иллюстрируя физические принципы ТСР. Оно почти не дает полезной информации о реальных процессах в диэлектрике. Ведь в процессе релаксации меняется форма пространственных распределений захваченного и свободного неравновесного зарядов, напряженности электрического поля. Для определения формы этих распределений в любой момент времени и точного расчета тока ТСР прибегают к численному интегрированию дифференциальных уравнений переноса заряда при заданных начальных и граничных условиях.
Задача сводится к численному решению уравнений Максвелла:
>
>
непрерывности
>
>
и кинетического
>
>
Граничные условия учитывают наличие (отсутствие) короткозамкнутой цепи, характер прилегающих к диэлектрику электродов, наличие инжеции носителей из электродов и др. факторы.
Используемая литература:
Беляев И.П., Дружинин В.П., Рожков И.Н. Электретный эффект
Бартенев Г.М.,Зеленев Ю.В. Физика и механика полимеров
Губкин А.Н. Электреты
Электреты / Под редакцией Г.Сесслера