Сварная колонна
Содержание
Задание ………………………………………………………………….…….2
Расчет сварной колонны ……………………………………………….….…3
Расчет верхней части колонны ………………………………………………3
Расчет нижней части колонны ………………………………………………5
Расчет и конструирование узлов колонны ………………………………….8
Список использованной литературы ……………………………………….13
Спецификация ……………………………………………………………….14
Задание
Рассчитать и спроектировать сварную ступенчатую колонну промышленного одноэтажного здания для поддержания кровли и подкрановых путей. Колонна закреплена к фундаментальной опоре болтами жестко с соблюдением нераскрытия стыка.

Рис.1. Расчетная схема колонны
Исходные данные

Расчет сварной колонны
Несущие элементы внецентренно сжатой сварной колонны будем выполнять из низкоуглеродистой спокойной стали Ст3сп ГОСТ 380-88.
Расчет верхней части колонны
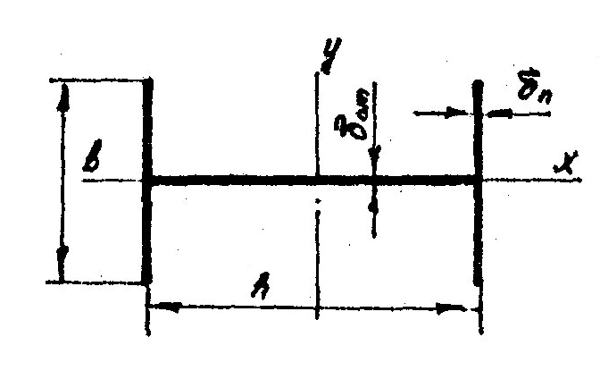
Расчетная длина верхней части колонны
,
где
-
коэффициент приведения длины; при
шарнирном закреплении верхнего конца
и жестком сочленении верхней и нижней
ветвей колонны принимаем


Определяем ориентировочно требуемую площадь сечения верхней части по формуле
,
где
-
коэффициент продольной устойчивости,
при
;
-
расчетное сопротивление металла, из
которого проектируется колонна;
([2], с.98);
-
коэффициент неполноты расчета,
([1],
с.4)

Примем верхнюю ветвь колонны в виде сварного широкополочного двутавра.
Назначим высоту поперечного
сечения двутавра с учетом длины
в пределах 300…600 мм.

Принимаем высоту двутавра
;
толщину стенки
;
толщину полок


Рис.2. Поперечное сечение верхней ветви колонн
Сечение колонны:
пояса – 2 листа 250×16 мм, площадью 2×25×1,6 = 80 см2;
стенка – 1 лист 300×12 мм, площадью 30×1,2 = 36см2
Площадь верхней части колонны

Находим геометрические характеристики принятого сечения

При этом должно выполняться
соотношение


Проверим правильность выбранных размеров сечения по формуле

где
-
площадь фактически принятого сечения;
-
коэффициент продольности изгиба ветви
относительно оси
с
учетом действительных значений





Местная устойчивость полок двутавра будет обеспечена, если
,
где
для стали С38/23 при
([1], с.6)

Местная устойчивость стенки будет обеспечена, если


Расчет нижней части колонны
Нижняя часть колонны воспринимает, кроме сжимающей силы, значительный изгибающий момент. Колонна составного сечения работает как ферма с параллельными поясами.
Колонну изготавливаем из прокатных двутавров. Фасонный прокат выбираем по ГОСТ 8239-72.

Рис.3. Схема продольных усилий в ветвях колонны.
Определяем продольные усилия в ветвях колонны в момент действия трех сил (Р>1>, Р>2>, Р>2>) по формуле

Расчетная длина стержней нижней ветви плоскости колонны
,
где


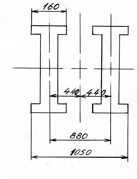
Назначим двутавр № 45 ГОСТ 8239-72:
Назначим наибольший размер
сечения

Рис.4. Сечение нижней части колонны
Тогда продольные усилия в ветвях колонны при действии двух сил (Р>1> и Р>2>) определяем по формулам:
,
где


Требуемая площадь ветвей колонны

Площадь сечения назначенного
двутавра № 45

Проверим устойчивость обеих ветвей в плоскости колонны по формуле:
,
где
-
коэффициент продольного изгиба при
центральном сжатии, взятый из таблиц в
зависимости от гибкости ветви на
расстоянии между узлами планки
→


Устойчивость ветвей из плоскости колонны
,
где
-
коэффициент продольного изгиба ветви
относительно оси
,
с учетом расчетной длины ветви

→


Устойчивость в плоскости действия момента
,
где
;

-
коэффициент продольного изгиба,
определяемый по условной приведенной
гибкости
Так как у нас прямая решетка,
,
то


Расчет соединительных планок
Определяем
,
где
-
наибольший момент;

При расчете соединительных
планок будем использовать наибольший
момент


В расчетах будем использовать
большее значение

Высота планок
.
Принимаем
.
Толщина планок

Наибольшая длина ветви

Принимаем расстояние между
центрами планок
,
что при высоте планки
дает расчетную длину ветви
.
Усилия в планках:
,
где
-
расстояние между центрами тяжести
ветвей,


Задаемся толщиной швов,
прикрепляющих планки к ветвям,
и проверяем их прочность. Для этого
сначала находим напряжения в шве от
изгиба и среза:

Равнодействующее напряжение

Расчет и конструирование узлов колонны
Оголовок колонны
Давление
передается на плиту оголовка, толщину
которой конструктивно назначаем
.
С плиты оголовка давление передается
на вертикальные ребра оголовка колонны.
Необходимую площадь вертикальных ребер оголовка колонны из условия смятия определим по формуле:

Конструктивно принимаем сечение ребра 160×12 мм, площадь двух ребер 2×16×1,2 = 38,4 см2. Назначаем толщину швов, соединяющих опорные ребра со стенкой колонны 8 мм, и из этого условия находим требуемую длину ребра по формуле:

Проверяем ребро и стенку колонны на срез по формулам:

Так как напряжения среза в ребре
и стенке колонны превышают
,
увеличим длину ребра до 550 мм.

Расчет и конструирование стыка верхней и нижней частей колонны
Наибольшая вертикальная сила, действующая на траверсу,

При этом каждая полка верхней ветви передает на траверсу

Траверса работает как двутавровая балка, нагруженная двумя вертикальными силами.
Конструктивно высоту траверсы
назначаем в пределах
.
Принимаем
;
толщину вертикального ребра
.
Находим толщину швов, соединяющих ребра с траверсой, по формуле:

Принимаем толщину швов
.
Нижний пояс траверсы принимаем конструктивно из листа 450×10 мм, а верхний пояс – из листа 300×20 мм.
Найдем геометрические характеристики траверсы и проверим ее на прочность.
Положение центра тяжести сечения траверсы:




Расчетные усилия в траверсе как у балки, опирающейся на ветви, от нагрузки с верхней части колонны будут:
Давление траверсы на подкрановую ветвь

Изгибающий момент у грани верхней части колонны

Расчетная поперечная сила траверсы с учетом части давления от подкрановой балки на траверсу
,
где


Напряжения в траверсе от изгиба и среза:


Крепление вертикального листа
траверсы к подкрановой ветви проверяем
на силу
.
Требуемую толщину швов определим по формуле:

Принимаем эти швы толщиной
.
База колонны
Расчетное продольное усилие в
ветви
.
Требуемая площадь опорной плиты по
формуле:
,
где
-
расчетное сопротивление бетона при
местном смятии;
-
для бетона марки М100

Назначаем размеры плиты 540×500 мм; фактическое напряжение под опорной плитой:

Изгибающий момент в консольном участке плиты по формуле:

Момент на участке плиты, опертом по четырем сторонам, по формуле:

Требуемую толщину плиты определяем по наибольшему моменту по формуле:

Принимаем толщину плиты
.

Назначаем сечение траверс высотой 400 мм из листа толщиной 14 мм и проверяем ее прочность как однопролетной балки, опирающейся на полки колонны. Равномерно распределенная нагрузка на траверсу

Момент в середине пролета

Поперечная сила

Геометрические характеристики траверсы:


Прочность траверсы:

Швы, прикрепляющие траверсу к полкам колонны, рассчитываем на сдвигающее усилие:

Требуемая толщина швов

Анкерные болты
Принимаем ([2], с.226) четыре болта
диаметром
с площадью нетто 4×7,58=30,32 см2.
Длина нарезанной части болта 90 мм, длина
заделки болта в бетон 1300 мм.
Список использованной литературы
1.Дружинин Н.В., Селиванов М.И. Расчет и проектирование внецентренно сжатой сварной колонны: Метод.указания по выполнению домашнего задания № 3 по курсу «Расчет и проектирование сварных конструкций»/ Под ред. Н.В.Дружинина. – М.: Изд-во МГТУ, 1991. – 12с., ил.
2.Васильев А.А. Металлические конструкции: Учеб. Пособие для техникумов. – 3-е изд., перераб. и доп. – М.: Стройиздат, 1979. – 472с., ил.
1