Разработка привода к ленточному транспортёру (работа 1)
2
Министерство образования Российской Федерации
ВОРОНЕЖСКИЙ ГОСУДАРСТВЕННЫЙ ТЕХНИЧЕСКИЙ УНИВЕРСИТЕТ
Факультет вечернего и заочного обучения
Кафедра Прикладной механики
КУРСОВОЙ ПРОЕКТ
по дисциплине «Прикладная механика» .
Тема Разработка привода к ленточному транспортёру .
Расчетно-пояснительная записка
Выполнил студент ЭСХ-011 Калиганов С.А. .
Группа Подпись инициалы, фамилия
Дата
Р
уководитель
Свиридов С.И.
Подпись инициалы, фамилия
Дата
Члены комиссии
Подпись инициалы,
фамилия
Дата
Нормоконтролёр
Подпись инициалы,
фамилия
Дата
Защищён_____________________ Оценка__________________________
Дата
2004
Содержание
Задание на курсовое проектирование…………………………..1
Содержание……………………………………………………....2
Замечания руководителя……………………………….………..3
Введение………………………………………………………….4
Исходные данные……………………………….…………….…5
Выбор электродвигателя………………………………………...6
Определяем значения мощностей, угловых скоростей и крутящих моментов……………………………………………...7
Расчёт зубчатой передачи…………………………………….…8
Расчёт геометрических параметров зубчатых колёс…….…….9
10.Основные размеры шестерни и колеса…………………….....10
11.Проверочный расчёт на контактную выносливость………....11
12.Расчёт на контактную выносливость при действии максимальной нагрузки………………………….……….…..12
13.Силы, действующие в зацеплении……………………...…….12
14. Расчёт на выносливость при изгибе…………………...……..13
15. Предварительный расчёт валов…………………………..…..15
16. Конструктивные размеры зубчатых колёс………………..….15
17. Конструктивные размеры корпуса редуктора…………..…...16
18. Выбор муфты………………………………………………..…17
19. Выбор смазки…………………………………………….….…17
20. Проверочный расчёт одноступенчатого редуктора………....18
21. Проверка прочности шпоночных соединений………….…...24
22. Уточнённый расчёт валов…………………………………….25
23. Расчётная схема ведущего вала……………………………....29
24. Расчётная схема ведомого вала……………………………....30
25. Литература……………………………………………………..31
26. Приложение……………………………………………………32
Введение
Ввиду отсутствия в промышленности мощных электродвигателей с малой скоростью вращения появилась необходимость в создании двигателей, которые будут понижать скорость вращения. Таким устройством является проектируемый редуктор.
Цель данного проекта состоит в проектировании одноступенчатого цилиндрического редуктора с косозубыми колёсами.
В процессе проектирования необходимо выбрать соответствующие детали, при этом учитывая их долговечность, габариты.
За время курсового проектирования студент приобретает навыки в использовании технической литературы, справочников, ГОСТов и других справочных и учебных материалов.
Расчет привода
Исходные данные:
N>2> = 95 кВт - мощность на ведомом валу
n>2> = 650 об/мин - число оборотов на ведомом валу
U>p> = 4,5 - передаточное отношение редуктора
T = 13000 часов - срок службы привода
Передача нереверсивная
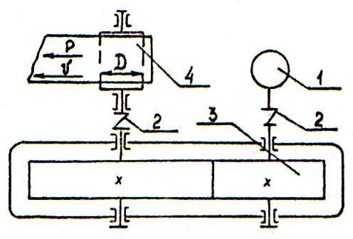
Привод состоит из электродвигателя 1, муфты 2, одноступенчатого редуктора с цилиндрическими колесами 3, ленточный транспортёр – 4.

М
График нагрузки:




0,1 М>н>
0,3 М>н>





1


,2
М>н> М>н>
0,6 М>н>
0,003Т 0,5Т 0,4Т
Т
1. Выбор электродвигателя
Вычислим общий КПД редуктора:
Из табл. 1.1 [1]выбираем:
- зубчатая передача в закрытом
корпусе с цилиндрическими
колёсами
- потери на трение в опорах
каждого вала
- коэффициент
n=2 - число валов

Необходимая мощность электродвигателя:

Частота вращения вала электродвигателя:

Из каталога (П.1. [1]) выбираем асинхронный электродвигатель серии 4А, закрытый обдуваемый по ГОСТ 19523-81 - 4А280S2, с номинальной мощностью N=110 кВт и частотой вращения n>c>> >= 3000 об/мин.
Скольжение s = 2%
Перегрузка по мощности:

Перегрузки по мощности нет.
Определим значения мощностей, угловых скоростей и крутящих моментов на валах:
Вал 1 - вал электродвигателя
N>1> = 99,93 кВт ; n>1> = 2925 об/мин
Угловая
скорость:

Крутящий
момент:

Вал 2 – выходной вал
N>2> = N>1> x η>1>=99,93 x 0,97=96,93 кВт
n>2> = n>1> / U>p>= 2925 / 4,5= 650 об/мин
Угловая
скорость:

Крутящий
момент:

2. Расчёт зубчатой передачи
Выбор материалов шестерни – колеса.
Для обеспечения передачи выбираем из табл. 3.3 [1] материалы:
для шестерни – Сталь 40Х, σ>В>=780 Мпа; σ>Т>=440 Мпа; HB>1> 230; термообработка – улучшение
для колеса - Сталь 40Х, σ>В>=690 Мпа; σ>Т>=340 Мпа; HB>2> 200; термообработка – нормализация.
Вычисляем пределы выносливости:


N>HO> – базовое число циклов нагружения колеса для расчёта по контактным напряжениям при твёрдости ≤ HB 230
N>HO>=1,0 х 107
Эквивалентное число циклов нагружения N>У> определим в соответствии с графиком нагрузки:
Из графика нагрузки следует:
M>max>= 1,2 Mн ; М>II>= 0,6 Мн ; М>III>= 0,3 Мн ;
t>max>= 0,003 T ; t>II>= 0,1 T ; t>III>= 0,4 T ;
n>max>=n>1 > ; M>I>=M>Н>> >;> >t>I>=0.5T ; n>I>=n>II>=n>III>=n>1>
Допустимое контактное напряжение для материалов зубчатых колёс передачи:

- где коэффициент режима при расчёте на контактную прочность

Так как N>y> > 107, то k>pk>=1


Момент на валу шестерни:

Коэффициент нагрузки для симметричного расположения шестерни предварительно примем k=1,3.
Из условия контактной прочности для косозубых колёс Ψа=0,315; k>П>=1,4; межосевое расстояние вычислим по формуле:

По ГОСТ 2185-66 это значение a>ω> округляется до ближайшего стандартного a>ω>= 400 мм.
Расчёт геометрических параметров зубчатых колёс.
Нормальный модуль m>n> выбирается из ряда стандартных модулей по ГОСТ 9563-60 из интервала m>n>=(0,010-0,020)a>ω>
m>n>=(0,010-0,020) х 400=4-8мм
Принимаем по ГОСТ 9563-60 m>n>=6мм.
Если предварительно принять, что угол наклона зуба β=100, то суммарное число зубьев шестерни и колеса вычислим по формуле:


;

Передаточное
отношение
отличается от стандартного (U=4,5)
на 0,89% ,что меньше допустимого 2,5%.
Чтобы a>ω> оставалось стандартным, вычисляем уточнённое значение угла наклона зубьев:
β = arccos 0,98= 10 073I
Основные размеры шестерни и колеса.
Вычислим диаметры делительных окружностей:
-
шестерни:

-
колеса:

Проверяем межосевое расстояние:
Диаметры окружностей вершин:
-
шестерни:

- колеса:

Диаметры окружностей впадин зубьев:
-
шестерни:

- колеса:

Ширина венца зубьев колеса:

Ширина венца зубьев шестерни:

3. Проверочный расчет на контактную выносливость
Определим коэффициент ширины шестерни по диаметру:

Для уточнения коэффициента нагрузки определяется окружная скорость колес в зацеплении и степень точности передачи:

Примем 7-ую степень точности.
Уточним коэффициент нагрузки

где: К >Н>>> = 1,041 - из таблицы 3.5 [1]
К >Н>>> = 1,12 - из таблицы 3.4 [1]
К >HV> = 1,05 - из таблицы 3.6 [1]
Проверка контактных напряжений по формуле:


591,25
Условие прочности соблюдается
393,26 МПа <[> >>H> ] = 591,25 Мпа
5. Расчет на контактную выносливость при действии максимальной нагрузки
Используя график нагрузки находим

Допускаемое напряжение для нормализованной стали 45
>H>>Р>>max> = 2,8 >Т > = 2,8• 510 = 1428 МПа
Условие прочности >Hmax> < >H>>Р>>max> соблюдается
6.Силы, действующие в зацеплении
окружная

радиальная

осевая

7. Расчет на выносливость при изгибе
По таблице 3 методики уточним механические характеристики материалов зубчатых колес с учетом установленных размеров и вычислим пределы выносливости:

где:
коэффициент твёрдости
(стр. 42). По табл. 3,7 при ψ>bd>=1,275,
твёрдости HB≤350
и несимметричном расположении зубчатых
колёс относительно опор k>Fβ>=1,33.
по табл. 3.8 k>Fυ>=1,2.
Т.о. коэффициент k>F>=1,33х1,2=1,596
Y>F>> >– коэффициент, учитывающий форму зуба, и зависящий от эквивалентного числа зубьев z>υ>
у
шестерни

у
колеса

По таблице на стр.42 выбираем:
Y>F>>1>=4,09 и Y>F>>2>=3,61
Допускаемое напряжение по формуле:

По табл. 3.9 для Стали 35 при твёрдости HB≤350 σo>Flimb>=1,8 HB
Для шестерни σo>Flimb>=1,8 х 510=918 HB
Для колеса σo>Flimb>=1,8 х 450=810 HB
[S>F>]=[S>F>]I x [S>F>]II - коэффициент безопасности,
где: [S>F>]I =1,75 (по табл. 3.9), [S>F>]II =1 (для поковок и штамповок)
[S>F>]=[S>F>]I x [S>F>]II=1,75х1=1,75.
Допускаемые напряжения:
для
шестерни:

для
колеса:

Находим
отношения:

для
шестерни:

для
колеса:

Дальнейший расчёт следует вести для зубьев колеса, для которого найденное отношение меньше.
Определим коэффициенты Y>β> и K>Fα> (см гл. III, пояснения к формуле (3.25)).


для средних значений коэффициента торцевого перекрытия ε>α>=1,5 и 7-й степени точности K>Fα>=0,92

Проверяем прочность зуба колеса по формуле:


Условие прочности выполнено.
8.Предварительный расчет валов
Предварительный расчет проводим на кручение по пониженным допускаемым напряжениям.
Ведущий вал
Диаметр выходного конца при допускаемом напряжении [ >к>] = 20 Мпа

Принимаем d >в1 >= 50 мм
Примем под подшипниками d >п1> = 45 мм
Шестерню выполним за одно целое с валом.
Ведомый вал
Примем [ >к> ] = 20 МПа
Диаметр выходного конца вала

Примем d >в2> = 65 мм
Диаметр вала под подшипниками примем d >п2> = 70 мм
Под зубчатым колесом примем d >к2> = 75 мм
Диаметры остальных участков валов назначают исходя из конструктивных соображений при компоновке редуктора.
9.Конструктивные размеры зубчатых колес
Вал-шестерня
Её размеры определены выше:
d>1 >= 146,565 мм; d>a>>1 >= 158,565 мм; b>1 >= 131 мм
Колесо вала 2
d>2 >= 653,435 мм; d>a>>2 >= 665,435 мм; b>2 >= 126 мм
Диаметр ступицы
d>ст >= 1,6 х d>k>>2 >= 1,6 х 75 = 120 мм
Принимаем d>ст> = 120 мм
Длина ступицы
L>ст> = 1,4 х d>k>>2 >= 1,4 х 75 = 105 мм
Принимаем L >ст> = 150 мм
Толщина обода
= (2,54) х m >n>= (2,54) х 6 = 1524 мм
Принимаем = 20 мм
Толщина диска
С = 0,3 х b >2> = 0,3 х 126 = 37,8 мм
Принимаем С = 40 мм
10.Конструктивные размеры корпуса редуктора
Толщина стенок корпуса и крышки
= 0,025 х a>w> +1 = 0,025 х 400 + 1 = 11 мм Примем = 12 мм
> 1> = 0,02 х a>w> +1 = 0,02 х 400 + 1 = 9 мм Примем >1> = 10 мм
Толщина фланцев поясов корпуса и крышки
-верхнего пояса корпуса и пояса крышки
b = 1 ,5 х = 1,5 х 12 = 18 мм
b> 1>= 1 ,5 х >1>= 1,5 х 12 = 15 мм
-нижнего пояса корпуса
р = 2,35 х = 2 ,53 х 10 = 25,3 мм Принимаем р = 25 мм
Диаметр болтов :
-фундаментных
d >1> = 0,033 х a>w> +12 = 0,033 х 400 + 12 = 25,2 мм
Принимаем болты с резьбой М 27
-крепящих крышку к корпусу у подшипника
d >2> = 0,72 х d >1> = 0 ,72 х 27 = 19,4 мм
Принимаем болты с резьбой М20
-соединяющих крышку с корпусом
d >3> = 0,55 х d> 1> = 0,55 х 27 = 14,8 мм
Принимаем болты с резьбой М 16
11.Выбор муфты
Ведомый вал
Передаваемый крутящий момент
Т>2> = 1027,93 Н м
Число оборотов n = 650 об/мин
Применим муфту упругую втулочно-пальцевую по ГОСТ 21424-75
Размеры
d = 65 мм Т = 1000 Н м Тип I
D = 220 мм L = 286 мм
12.Выбор смазки
Смазывание зубчатого зацепления производим окунанием зубчатого колеса в масло ,заливаемое внутрь корпуса до уровня ,обеспечивающего погружение колеса на 10 мм .
Передаваемая мощность Р = 99,93 кВт
Объем масляной ванны W определим из расчета 0,25дм3 масла на 1 кВт передаваемой мощности
W = 0,25 х 99,93 = 24,98 л
Устанавливаем вязкость масла
При > н> =9,729 МПа и V = 22,435 м/с
кинематическая вязкость масла = 34 х 10 -6 м2 /с
Применим масло индустриальное И- 30А по ГОСТ 20799-75
Камеры подшипников заполняем пластичным смазочным материалом УТ – 1.
13. Проверочный расчет валов одноступенчатого редуктора
Расчёт ведущего вала
Из предыдущих расчётов имеем:
T> 1> = 326,41 Н м – крутящий момент
n>1> = 2925 об/мин - число оборотов
F> >>t> = 4454,13 Н – окружное усилие
F> >>r> = 1650,05 Н – радиальное усилие
F> >>a> = 308,56 Н – осевое усилие
d> 1> = 146,565 мм – делительный диаметр шестерни
Материал вала: сталь 45, улучшенная, HB 200
> в >= 690 МПа – предел прочности
>-1> = 0,43 х > в > = 0,43 х 690 = 300 МПа - предел выносливости при
симметричном цикле изгиба
> -1> = 0,58 х >-1 > = 0,58 х 300 = 175 МПа - предел выносливости при
симметричном цикле касательных напряжений
l>1> = 110 мм
Определим опорные реакции в плоскости XZ

Определим опорные реакции в плоскости YZ


Проверка:

Суммарные реакции:


Определим изгибающие моменты
Плоскость YZ


Плоскость ZX

Суммарный изгибающий момент


Подбираем подшипники по более нагруженной опоре 1.
Намечаем радиальные шариковые подшипники 309 (по П.3. [1]):
d = 45 мм ; D = 100 мм ; B = 25 мм ; r = 2,5 мм ; C = 52,7 кН ; C>o> = 30 кН
Эквивалентная нагрузка определяется по формуле:

где: F>r>>1 >= 2412,59 Н - радиальная нагрузка
F>a>> >= 308,56 Н - осевая нагрузка
V = 1 - (вращается внутреннее кольцо)
K>σ>> >= 1 - коэффициент безопасности для приводов ленточных конвейеров (по табл.9.19 [1])
K>T> = 1 - температурный коэффициент (по табл.9.20 [1])
Отношение
; этой величине (по табл. 9.18[1])
соответствует e ≈ 0,18
Отношение
> e
; X
= 0,56 и Y
= 2,34

Расчётная долговечность, млн.об

Расчётная долговечность, час.

что больше установленных ГОСТ 16162-85.
Расчет ведомого вала
Ведомый вал несёт такие же нагрузки, как и ведущий.
Из предыдущих расчётов имеем:
T> 2> = 1027,93 Н м – крутящий момент
n>2> = 650 об/мин - число оборотов
F> >>t> = 4454,13 Н – окружное усилие
F> >>r> = 1650,05 Н – радиальное усилие
F> >>a> = 308,56 Н – осевое усилие
d> 2> = 653,435 мм – делительный диаметр шестерни
Материал вала: сталь 45, нормализованная HB 190
> в >= 570 МПа – предел прочности
>-1> = 0,43 х > в > = 0,43 х 570 = 245 МПа - предел выносливости при
симметричном цикле изгиба
> -1> = 0,58 х >-1 > = 0,58 х 245 = 152 МПа - предел выносливости при
симметричном цикле касательных напряжений
l>2> = 140 мм
Определим опорные реакции в плоскости XZ

Определим опорные реакции в плоскости YZ


Проверка:

Суммарные реакции:


Подбираем подшипники по более нагруженной опоре 4.
Намечаем радиальные шариковые подшипники 314 (по П.3. [1]):
d = 70 мм ; D = 150 мм ; B = 35 мм ; r = 3,5 мм ; C = 104 кН ; C>o> = 63 кН
Эквивалентная нагрузка определяется по формуле:

где: F>r>>4 >= 2522,73 Н - радиальная нагрузка
F>a>> >= 308,56 Н - осевая нагрузка
V = 1 - (вращается внутреннее кольцо)
K>σ>> >= 1 - коэффициент безопасности для приводов ленточных конвейеров (по табл.9.19 [1])
K>T> = 1 - температурный коэффициент (по табл.9.20 [1])
Отношение
; этой величине (по табл. 9.18[1])
соответствует e ≈ 0,18
Отношение
< e
; значит X
= 1 и Y
= 0

Расчётная долговечность, млн.об

Расчётная долговечность, час.

что больше установленных ГОСТ 16162-85.
Определим изгибающие моменты в сечении С
Плоскость YZ


Плоскость XZ

Суммарный изгибающий момент в сечении С

14. Проверка прочности шпоночных соединений
Шпонки призматические со скруглёнными торцами. Размеры сечений шпонок и пазов и длины шпонок – по ГОСТ 23360-78 (табл. 8.9 [1]).
Материал шпонок – сталь 45 нормализованная.
Напряжение смятия и условие прочности находим по формуле:

Допускаемые напряжения смятия при стальной ступице [σ>см>]=100-120 Мпа, при чугунной [σ>см>]=50-70 Мпа.
Ведущий вал: d=50мм
шпонка: ширина - b=14мм
высота - h=9мм
длина - l=50мм
глубина паза вала - t>1>=5,5мм
глубина паза втулки - t>2>=3,8мм
фаска - s x 45о=0,3
Выбираем (по табл. 11.5 [1]) момент на ведущем валу T>1>=710 x 103 Н мм

Материал для полумуфт МУВП – чугун марки СЧ 20.
Ведомый вал: d=65мм
шпонка: ширина - b=20мм
высота - h=12мм
длина - l=100мм
глубина паза вала - t>1>=7,5мм
глубина паза втулки - t>2>=4,9мм
фаска - s x 45о=0,5
Выбираем (по табл. 11.5 [1]) момент на ведущем валу T>1>=1000 x 103 Н мм

Обычно звёздочки изготовляют из термообработанных углеродистых или легированных сталей. Условие прочности выполняется.
15. Уточнённый расчёт валов
Примем, что нормальные напряжения от изгиба изменяется по симметричному циклу, а касательные от кручения – по отнулевому (пульсируещему).
Уточнённый расчёт валов состоит в определении коэффициентов запаса прочности s для опасных сечений и сравнении их с требуемыми (допускаемыми) значениями [s]. Прочность соблюдена при условии s≥[s].
Будем производить расчёт для предположительно опасных сечений каждого из валов.
Ведущий вал.
Материал вала то же, что и для шестерни, т.е. сталь 45, термическая обработка – улучшение.
По (табл. 3.3 [1]) при диаметре заготовки до 90 мм среднее значение σ>в>=780 МПа.
Предел выносливости при симметричном цикле изгиба

Предел выносливости при симметричном цикле касательных напряжений

Сечение А-А. Это сечение при передаче вращающего момента от электродвигателя через муфту рассчитаем на кручение. Концентрацию напряжений вызывает наличие шпоночной канавки.
Коэффициент запаса прочности

где амплитуда и среднее напряжение отнулевого цикла

При d=50мм, b=14мм, t>1>=5,5мм (по табл. 8.5 [1])

Примем k>τ>=1,68 (табл. 8.5[1]), ε>τ>=0,76 (табл. 8.8[1]) и ψ>τ>=0,1 (стр. 166 [1]).

ГОСТ
16162-78 указывает на то, чтобы конструкция
редукторов предусматривала возможность
восприятия радиальной нагрузки,
приложенной в середине посадочной части
вала. Величина нагрузки для одноступенчатых
зубчатых редукторов на быстроходном
валу должна быть 2,5
при 25 х 103
Н мм < Т>Б>
< 710 х 103
Н мм.
Приняв у ведущего вала длину посадочной части под муфту равной длине полумуфты l=170мм, получим изгибающий момент в сечении А-А от консольной нагрузки

Изгибающий момент в горизонтальной плоскости

Изгибающий момент в вертикальной плоскости

Суммарный изгибающий момент в сечении А-А

;
среднее напряжение σ>m>=0.
Коэффициент запаса прочности по нормальным напряжениям

Результирующий коэффициент запаса прочности

получился близким к коэффициенту запаса s>τ>=5,41. Это незначительное расхождение свидетельствует о том, что консольные участки валов, рассчитанные по крутящему моменту и согласованные с расточками стандартных полумуфт, оказываются прочными и что учёт консольной нагрузки не вносит существенных изменений.
Такой большой запаса прочности объясняется тем, что диаметр вала был увеличен при конструировании для соединения его стандартной полумуфтой с валом электродвигателя.
По этой причине проверять прочность в других сечениях нет необходимости.
Ведомый вал.
Материал вала то же, что и для шестерни, т.е. сталь 45 нормализованная.
По (табл. 3.3 [1]) при диаметре заготовки до 90 мм среднее значение σ>в>=570 МПа.
Предел выносливости при симметричном цикле изгиба

Предел выносливости при симметричном цикле касательных напряжений

Сечение А-А. Концентрацию напряжений в этом сечении вызывает наличие шпоночной канавки с напрессовкой колеса на вал.
Коэффициент запаса прочности


При d=75мм, b=22мм, t>1>=9мм, h=14, l=140 (по табл. 8.5 [1])

Примем k>τ>=1,49 (табл. 8.5[1]), k>σ>=1,59 (табл. 8.5[1]),
ε>τ>=0,67 (табл. 8.8[1]), ε>σ>=0,775 (табл. 8.8[1]),
ψ>τ>=0,1 (стр. 166 [1]), ψ>σ>=0,15 (стр. 166 [1]).
Коэффициент запаса прочности по касательным напряжениям

ГОСТ
16162-78 указывает на то, чтобы конструкция
редукторов предусматривала возможность
восприятия радиальной нагрузки,
приложенной в середине посадочной части
вала. Величина нагрузки для одноступенчатых
зубчатых редукторов на быстроходном
валу должна быть 2,5
при 25 х 103
Н мм < Т>Б>
< 250 х 103
Н мм.
Приняв у ведущего вала длину посадочной части под муфту равной длине полумуфты l=100мм, получим изгибающий момент в сечении А-А от консольной нагрузки

Изгибающий момент в горизонтальной плоскости

Изгибающий момент в вертикальной плоскости

Суммарный изгибающий момент в сечении А-А

;
среднее напряжение σ>m>=0.
Коэффициент запаса прочности по нормальным напряжениям

Результирующий коэффициент запаса прочности

Расчетная схема ведущего вала
A











d>1>


d>2>
. d>д>>
>

A
R>X1>
R>X2>
Y




Fr
T>1>

Z
С 









Fa
X



R>Y1>
R>Y2>
Ft
> > l>1 >l>1>
> 
>
L> >
>
102059,10
Нмм
79446,40 Нмм





X>
>



M>
y>


Z>
>
Z M >x>
Y
244976,16 Нмм















326,41 Нмм
T> 1 >
Расчетная схема ведомого вала




















d>2>
A
B

A
B

R>Y1>
R>Y2>
Y
Fa



T>2>
> >


Ft
> > C > >









Z
Fr
X
R>X1>
R>X2>
> > > >l>2> l>2>


L
311787,84 Нмм


X



M>y>


Z

M>x>

















Z
29081,45Нмм
Y
129893,40 Нмм





1027,93 Нмм

T>2>
Литература : 1. Курсовое проектирование деталей машин.
под редакцией С.А. Чернавского
М. Машиностроение , 1988 г.
2. Методическое руководство к курсовому проектированию по прикладной механике № 431
ВГТУ, Воронеж, 1982 г.
3. Детали машин. Атлас конструкций под редакцией Решетова Д.Н.
М. Машиностроение , 1979 г.