Санитарно-техническое оборудование зданий
внутренняя канализация
Выбор системы канализации
Исходя из назначения здания, принимаем хозяйственно-бытовую канализацию. Для отвода ливневых вод с кровли предусматриваем водостоки.
Выбор системы канализации
Схему хозяйственно-бытовой канализации принимаем из следующих элементов:
Приемники сточных вод;
Гидрозатворы;
Канализационная сеть с устройствами для прочистки и вытяжной частью;
Выпуски;
Дворовая сеть.
Конструирование системы
Санитарные приборы для сбора загрязненной воды и отходов располагают в ванной комнате, санузле, кухне:
Мойка чугунная эмалированная, размеры ....;
Ванна чугунная белая длиной .....мм;
Умывальник керамический;
Унитаз, среднерасположенный бачок;
Гидрозатворы устанавливаются после мойки, ванны, умывальника. Унитаз имеет встроенный гидрозатвор.
Предусмотрены пластмассовые двух оборотные гидрозатворы:
Для мойки - 32 мм;
Для умывальника - 25 мм;
Для ванны - 40 мм.
Канализационная сеть проектируется из чугунных и керамических труб.
Канализационная сеть состоит из стояков, отводных трубопроводов на каждом этаже и объединяющие сан-приборы в квартире, а также горизонтальные трубопроводы, объединяющие несколько стояков в подвале и подводящих в выпуск.
Трубопроводы прокладываются с уклоном в сторону выпуска, величина уклона определяется расчетом.
Диаметр канализационной сети принимается конструктивно, исходя из условий не засоренности.
Для обеспечения не засоренности необходимо присоединить в косую крестовину с присоединением отвода 135 . Раструбы при монтаже располагают против движения воды. Крепления трубопроводов осуществляют к строительным конструкциям с помощью хомутов или кронштейнов. Вертикальные стояки диаметром 100 мм закрепляют через 3 м. Горизонтальные трубопроводы прокладывают над полом на столбиках, обеспечивая уклон.
Вентиляционный стояк выходит выше кровли на 0,5 м.
Устройства для прочистки - ревизии устанавливают на первом и последнем этажах и через 2 этажа на 3-ий. Их ставят на горизонтальных трубопроводах, а также в концевых участках и перед выходом из здания. Выпуски канализации из запроектированы диаметром .... м и длиной ... м.
Дворовая сеть объединяет выпуски из здания и сбрасывает в наружную сеть городского коллектора диаметром ..... мм. Для осмотра и прочистки коллектора, а также в местах изменения уклона и диаметра, предусмотрены смотровые колодцы. Дворовая канализационная сеть проектируется диаметром 150 - 200 мм из керамических безнапорных труб.
Смотровые колодцы предусмотрены в местах присоединения выпусков, на поворотах и прямых участках длиной более 40 м.
ИСХОДНЫЕ ДАННЫЕ
I. Характеристика проектируемого объекта
1.1. Назначение зданий: жилое.
1.2. Количество зданий: 2
1.3. Количество секций: 2.
1.4. Этажность: 12.
1.5. Высота этажа, м: 2.9
1.6. Высота подвала или технического подполья, м: 2,1.
1.7. Конструкция кровли: плоская.
1.8. Особенности монтажа СТУЗ: сан-тех. кабины.
1.9. Расчетная заселенность квартиры: 3.7 чел. / м2.
П. Характеристика городских инженерных сетей
Диаметр холодного водопровода, мм: 300.
Гарантийный напор, м. в. ст.: 23.
Диаметр городской канализации, мм: 350.
Отметка земли у ГКК, м: 163
Глубина промерзания грунта, м: 1,7.
Глубина ГКК,м: 3.0
Географическое местоположение зданий: г. Москва.
ОБЩИЕ ПОЛОЖЕНИЯ РАСЧЕТА ВНУТРЕННЕГО ВОДОПРОВОДА
1. ОБЩИЕ ПОЛОЖЕНИЯ
Во всех типах зданий, возводимых в канализованных районах, следует предусматривать системы внутреннего водоснабжения и канализации.
Внутренний водопровод — система трубопроводов и устройств, обеспечивающих подачу воды к санитарно-техническим приборам, пожарным кранам и технологическому оборудованию, обслуживающее одно здание или несколько зданий и сооружений и имеющая общее водоизмерительное устройство от сети водопровода населенного пункта или промышленного предприятия.
Внутренняя канализация — система трубопроводов и устройств в объеме, ограниченном наружными поверхностями ограждающих конструкций и выпусками до первого смотрового колодца, обеспечивающая отведение сточных вод от санитарно-технических приборов и технологического оборудования, а также дождевых и талых вод в сеть канализации соответствующего назначения населенного пункта или промышленного предприятия.
2. ЦЕЛЬ РАСЧЕТА И ЕГО НАЗНАЧЕНИЕ
Целью и назначением расчета является:
1) определить количество воды необходимое подать потребителю, учитывая нормы водопотребления;
2) обеспечить требуемый свободный напор у водоразборной арматуры;
3) подобрать диаметры трубопроводов, для выполнения первых двух условий;
4) создать наиболее экономичную и надежную систему.
Системы холодного водоснабжения и канализации должны обеспечивать подачу воды и отведение сточных вод, согласно п.3.1 СНиП, соответствующие расчетному числу водопотребителей или установленных санитарно-технических приборов
Определим число потребителей:
U
= 2>дома>
12
>этажей>
8
>квартиры>
3,7 >плотность
заселенности>
= 711
ед.
Определим число санитарно-технических приборов:
N
= 2
>дома>
12 >этажей>
8 >квартиры>
4 >сан-тсх
прибора в кв>.
= 768
ед.
СИСТЕМА ХОЛОДНОГО ВОДОСНАБЖЕНИЯ ЗДАНИЯ
1. КОНСТРУИРОВАНИЕ СИСТЕМЫ В1
Согласно СНиП п. 2.1 качество холодной и горячей воды, подаваемой на хозяйственно-питьевые нужды, должно соответствовать ГОСТ 2874-82.
Для подачи воды на хозяйственно-питьевые нужды принимается в здании система хозяйственно-питьевого водоснабжения, подающая воду в санитарно-технические приборы.
В связи с тем, что здание имеет высоту 12эт., принимаем кольцевую систему водоснабжения. Согласно СНиП 2.04.01-85. П. 6.1, табл. 1, в здании предусматривается внутренний противопожарный водопровод, подающий две струи по 2,5 л / с. Для поливки зеленых насаждений и тротуаров вокруг здания предусматривается поливочный водопровод, который подсоединяют к магистрали, через 70 метров по периметру здания.
Квартальные сети выполнены из чугунных напорных труб по ГОСТ 9583-75. Внутренние сети - из стальных оцинкованных водо-газопроводных труб. После пересечения вводом стены ЦТП устанавливается водомерный узел с обводной линией.
Магистраль внутреннего водопровода прокладывается под потолком подвала (над дверными проемами). Стояки монтируют в санузлах за унитазом. Для удобства монтажа их размещают в шахтах рядом с канализационными стояками.
Разводки к санитарно-техническим приборам прокладываются, открыто на высоте 0,3м от пола и вертикальными трубопроводами соединяются с водоразборной арматурой.
Магистраль проложена по подвалу на расстоянии 0,3м от потолка подвала и крепится на подвесках и кронштейнах к потолку или капитальным стенам. К ней присоединены стояки и поливочные краны.
Водопроводная сеть в здании монтируется из стальных водо-газопроводных оцинкованных труб по ГОСТ 3 262-75.
Задвижки устанавливаются на каждом вводе, при входе и выходе из подвала здания, на напорном и всасывающем патрубке насосов.
Системы внутреннего водопровода включают вводы в здание, водомерные узлы, разводящие сети, стояки, подводки к санитарным приборам, насосные установки, водоразборную, запорную и регулирующую арматуры. Выбор системы внутреннего водопровода производится с учетом технико-экономических и противопожарных требований, а также принятой системы наружного водопровода. Водопроводные стояки следует размещать совместно с канализационными стояками в шахтах при использовании санитарно-технических кабин заводского изготовления или в нишах при монтаже санитарно-технических устройств на строительной площадке.
2. ОПРЕДЕЛЕНИЕ РАСЧЕТНЫХ РАСХОДОВ
Характеристика потребителей Таблица №1
|
Характеристика потребителей |
U |
Норма расхода воды одним потребителем |
|||
|
q>h>>г>>u> tot |
q>h>>г>>u> c |
q>u> tot |
q>u> c |
||
|
Житель |
711 |
15,6 |
5,6 |
250 |
145 |
Характеристика установленных приборов Таблица №2
|
Санитарные приборы |
N |
Норма расхода воды |
Сток от прибора q>0>S, л/с |
Свободный напор H>f>, м |
|||
|
q>0>tot |
q>0>c |
q>0,hr>tot |
q>0,hr>tot |
||||
|
Умывальник со смесителем |
192 |
0,12 |
0,03 |
60 |
40 |
0,15 |
2 |
|
Ванна со смесителем |
192 |
0,25 |
0,18 |
300 |
200 |
0,8 |
3 |
|
Унитаз со смывным бачком |
192 |
0,1 |
0,1 |
83 |
83 |
1,6 |
2 |
|
Мойка со Смесителем |
192 |
0,12 |
0,09 |
80 |
60 |
0,6 |
2 |
|
Всего/mах |
768 |
2.1. Определение максимальных секундных расходов воды
q
tot =
5
tot q>0>
tot> >,
л/с,
где: q>0>tot – общий максимальный секундный расход воды одним прибором.
Расход воды прибором:
q>o>tot = 0,3 л/с (общий (холодной и горячей));
q>o>c = q>o>h = 0,2 л/с (холодной или горячей);
tot
= f(Ptot
Ntot),
где Рtot —
вероятность одновременного действия
приборов;
Ntot — число приборов в здании, Ntot = 768
q>h>>г>>u>tot>
>
U
P
tot =
q>o>tot>
>
Ntot
3600
q>h>>г>>u>tot — норма расхода воды, л/ч, одним потребителем в час максимального водопотребления по прил. 3 СНиП, q>h>>г>>u> = 15,6 л/ч.
Utot — число потребителей в здании, 711 человек.
15,6>
>
711
P
tot = =
0,01337
0,3
768
3600
По
произведению Ptot
Ntot
= 10,27 по прил. 4
СНиП находим αtot,
αtot
= 4,205
Общий максимальный секундный расход воды
qtot
= 5
4,205
0,3 = 6,31 л/с
Максимальный секундный расход в системе холодного водоснабжения
qс>h>>г>>u>>
>
U
P
с =
q>o>с>
>
Nс
3600
qс>h>>г>>u> — норма расхода холодной воды, л. в час максимального водопотребления,
qс>h>>г>>u> = 5,6 л/ч,

5,6
711
P
с = =
0,0072;
0,2
768
3600
Pс
Nс
= 5,53
αс
= 2,727
qc
= 5
2,727
0,2
= 2,727 л/с
2.2. Определение максимальных часовых расходов воды
qtot>hr>
= 0,005αtot>hr>
q>o>tot>hr>,
м3/ч,
q>o>>hr> - расход прибора с максимальным водопотреблением, принимаемый по приложению 3 СНиП 2.04.01-85.
Расход воды прибором:
q>o hr>tot = 300 л/ч (общий (холодной и горячей))
q>ohr>c = q>ohr>h = 200 л/ч (холодной или горячей)
3600
Ptot
q>0>tot>
>3600
0,01337
0,3
P
>hr>tot
= = = 0,0481
q>o>tot>hr >300
P>hr>tot
Ntot
= 36,965
=> αtot
=
11,18
Общий максимальный часовой расход
qtot>hr>
= 0,005
11,18
300
= 16,77 м3/ч.
Максимальный часовой расход холодной воды
3600
Pc
q>0>c>
>3600
0,0072
0,2
P
>hr>c
= = = 0,02592
qc>o,hr >200
P>hr>c
Nc
= 19,9
αc =
6,867
q>hr>c
= 0,005
6,867
200
= 6,867 м3/ч.
2.3 Определение максимальных суточных расходов воды
Максимальный суточный общий расход
Qtotсут
= U
q>u>tot/1000
= 711
250 /1000 = 177,75 м3/сут;
Максимальный суточный расход холодной воды
Qсcyт=
U
q>u>c
/ 1000 = 711
145 / 1000 = 103,1 м3/сут;
3. РАСЧЁТ ВВОДА И ВОДОМЕРНОГО УЗЛА
Вводом называется участок трубопровода от городской водопроводной сети до водомерного узла. Трубы водопроводного ввода необходимо прокладывать по кратчайшему расстоянию через ЦТП под углом 90 градусов к стене здания. В здании ввод следует прокладывать симметрично водопроводным стоякам с тем, чтобы при дальнейшем проектировании магистральных водопроводов расчетные расходы воды и потери напора в них были приблизительно одинаковы. Согласно п.9.2. при устройстве 2-х вводов и более следует предусматривать их присоединение к различным участкам наружной кольцевой сети. Ввод прокладывается с уклоном к наружной сети не менее 0,003. При давлении >0,5мПа в случае применения чугунных труб необходимо устраивать упоры на вводе в месте подъёма стояка. Расстояние по горизонтали между вводами хозяйственно-питьевого водопровода и выпусками канализации должно быть :
- не мение1,5м - при диаметре до200мм
Потери напора на вводе должны быть в интервале от 0,1 до 10м. Принимаем диаметр ввода D = 100 mm; L = 60,5 м;
1000i = 13,2; V = 0,77 м/с, для чугунных труб.
Определим потери напора на вводе (участок от точки врезки в наружную сеть до водомерного узла (определяем по генплану)).
h>ввода> =
l000i
L = 13,2
0,605 = 0,79 м.
Подбор водосчетчика> >
Водосчетчик принимаем по среднему часовому расходу ,
1. Qtot>ср>
= 0,04
Q>сут>tot
= 177,75
0,04 = 7,11 м3/ч.
2.Qс>ср>
= 0,04
Q>сут>с
=103,1
0,04 = 4,124 м3/ч.
Подбираем диаметр водосчетчика
1. d=80 S>0> =264*10-5 (ВВ) S>0>-гидравлическое сопротивление водосчетчика,зависит от его калибра.
htot>водосчетчика>
= S
(
q tot)2
=264
10-5
6,312 =
0,11м;
2. d=50 S>0> =0,143 (ВК)
hc>водосчетчика>
= S
(
q с)2
=0,143
2,7272 =
1,06м;.
h>водосчетчика> = htot>водосчетчика> + hc>водосчетчика> = 0,11 + 1,06 = 1,17 Счётчик с принятым диаметром условного прохода надлежит проверять:
1) на пропуск максимального (расчётного) секундного расхода воды на хозяйственно-питьевые нужды, при котором потери напора не должны превышать 1м.
2) на пропуск максимального (расчётного) секундного расхода воды, с учётом подачи расчётного расхода воды на внутреннее пожаротушение, при этом потери напора не должны превышать 10м.
4. ГИДРАВЛИЧЕСКИЙ РАСЧЁТ ХОЗЯЙСТВЕННО-ПИТЬЕВОГО ВОДОПРОВОДА.
Расчет хозяйственно-питьевых сетей внутреннего водоснабжения заключается в определении диаметров трубопроводов и потерь напора при подаче расчетного расхода воды к водоразборным точкам . Диаметры труб внутренних водопроводов следует назначать из расчета наибольшего использования гарантированного напора в наружной водопроводной сети. Скорость движения воды в трубопроводах внутренних водопроводных сетей, в том числе при тушении пожара, не должна превышать 3м/с.
|
“Гидравлический расчет х-п водопровода в режиме водоразбора.” |
||||||||||
|
№ участка |
Длина Участка, L, м |
Определение расчётных Расходов |
Расчётный расход, qс, л/с |
Диаметр труб. D, мм |
Скорость V, м/с |
Потери напора |
||||
|
Nс |
Рс |
NсPс |
Alfa |
1000i |
i |
|||||
|
1 |
2 |
3 |
4 |
5 |
6 |
7 |
8 |
9 |
10 |
11 |
|
1-2 |
0,6 |
2 |
0,0072 |
0,0151 |
0,200 |
0,20 |
20 |
0,62 |
73,5 |
0,0044 |
|
2-3 |
0,22 |
3 |
0,0072 |
0,0216 |
0,218 |
0,22 |
20 |
0,68 |
92,1 |
0,020 |
|
3-4 |
0,83 |
4 |
0,0072 |
0,0288 |
0,235 |
0,24 |
20 |
0,76 |
100,8 |
0,084 |
|
4-5 |
2,9 |
4 |
0,0072 |
0,0288 |
0,235 |
0,24 |
32 |
0,26 |
7,57 |
0,022 |
|
5-6 |
2,9 |
8 |
0,0072 |
0,0576 |
0,285 |
0,29 |
32 |
0,31 |
10,4 |
0,030 |
|
6-7 |
2,9 |
12 |
0,0072 |
0,0864 |
0,326 |
0,33 |
32 |
0,36 |
13,2 |
0,038 |
|
7-8 |
2,9 |
16 |
0,0072 |
0,1152 |
0,361 |
0,36 |
32 |
0,38 |
13,9 |
0,040 |
|
8-9 |
2,9 |
20 |
0,0072 |
0,1440 |
0,392 |
0,39 |
32 |
0,42 |
17,6 |
0,051 |
|
9-10 |
2,9 |
24 |
0,0072 |
0,1728 |
0,421 |
0,42 |
32 |
0,43 |
18,2 |
0,053 |
|
10-11 |
2,9 |
28 |
0,0072 |
0,2016 |
0,449 |
0,45 |
32 |
0,47 |
21,6 |
0,063 |
|
11-12 |
2,9 |
32 |
0,0072 |
0,2304 |
0,476 |
0,48 |
32 |
0,50 |
25,2 |
0,073 |
|
12-13 |
2,9 |
36 |
0,0072 |
0,2592 |
0,500 |
0,50 |
32 |
0,52 |
26,2 |
0,076 |
|
13-14 |
2,9 |
40 |
0,0072 |
0,2880 |
0,524 |
0,52 |
32 |
0,54 |
28,3 |
0,082 |
|
14-15 |
2,9 |
44 |
0,0072 |
0,3168 |
0,546 |
0,55 |
32 |
0,57 |
31,1 |
0,090 |
|
15-16 |
3,3 |
48 |
0,0072 |
0,3456 |
0,570 |
0,57 |
32 |
0,61 |
35,8 |
0,118 |
|
16-17 |
3,2 |
48 |
0,0072 |
0,3456 |
0,570 |
0,57 |
80 |
0,01 |
||
|
17-18 |
1,3 |
96 |
0,0072 |
0,6912 |
0,800 |
0,80 |
80 |
0,01 |
||
|
18-19 |
3,7 |
144 |
0,0072 |
1,0368 |
0,971 |
0,97 |
80 |
0,01 |
||
|
19-20 |
7,7 |
156 |
0,0072 |
1,1232 |
1,034 |
1,03 |
80 |
0,20 |
1,67 |
0,013 |
|
20-21 |
1,3 |
192 |
0,0072 |
1,3824 |
1,153 |
1,15 |
80 |
0,23 |
2,1 |
0,003 |
|
21-22 |
7,7 |
228 |
0,0072 |
1,6416 |
1,270 |
1,27 |
80 |
0,26 |
2,56 |
0,019 |
|
22-23 |
4,0 |
240 |
0,0072 |
1,7280 |
1,312 |
1,31 |
80 |
0,26 |
2,61 |
0,01 |
|
23-24 |
1,4 |
288 |
0,0072 |
2,0736 |
1,458 |
1,46 |
80 |
0,29 |
3,18 |
0,004 |
|
24-25 |
3,2 |
336 |
0,0072 |
2,4192 |
1,624 |
1,62 |
80 |
0,32 |
3,82 |
0,012 |
|
25-26 |
75 |
384 |
0,0072 |
2,7648 |
1,751 |
1,75 |
80 |
0,35 |
4,42 |
0,330 |
|
26-27 |
3,2 |
432 |
0,0072 |
3,1104 |
1,880 |
1,88 |
80 |
0,38 |
5,10 |
0,016 |
|
27-28 |
1,3 |
480 |
0,0072 |
3,4560 |
2,010 |
2,01 |
80 |
0,40 |
5,61 |
0,007 |
|
28-29 |
3,7 |
528 |
0,0072 |
3,8016 |
2,139 |
2,14 |
80 |
0,42 |
6,25 |
0,023 |
|
29-30 |
7,7 |
540 |
0,0072 |
3,8880 |
2,170 |
2,17 |
80 |
0,43 |
6,52 |
0,05 |
|
30-31 |
1,3 |
576 |
0,0072 |
4,1472 |
2,252 |
2,25 |
80 |
0,45 |
6,93 |
0,009 |
|
31-32 |
7,7 |
612 |
0,0072 |
4,4064 |
2,354 |
2,35 |
80 |
0,47 |
7,38 |
0,057 |
|
32-33 |
4,0 |
624 |
0,0072 |
4,4928 |
2,380 |
2,38 |
80 |
0,48 |
7,82 |
0,031 |
|
33-34 |
1,4 |
672 |
0,0072 |
4,8384 |
2,500 |
2,50 |
80 |
0,50 |
8,39 |
0,012 |
|
34-35 |
3,2 |
720 |
0,0072 |
5,1840 |
2,612 |
2,61 |
80 |
0,52 |
9,01 |
0,029 |
|
35цтп |
37,6 |
768 |
0,0072 |
5,5296 |
2,732 |
2,73 |
80 |
0,54 |
9,72 |
0,365 |
|
1,90 |
Вычислим требуемый напор для работы системы, м.
Н>тр> = H>gem> +h>вв>+h>вод>+h>l>+h>м> + H>f>;
где: H>gem> - геометрическая высота подъема жидкости;
H>gem>
= Z>1>
- Z>2>;
Z>1 >-
отметка диктующего водоразборного
прибора, Z>1>=
Z земли +0,8+2,9
11
+ 1,8 = 163,9 + 0,8+2,9*11+1,8 = 198,4м;
Z>2 >- отметка колодца наружной водопроводной сети, Z>2>= Z земли – h>пром> - 0,5 == 164,2-1,7 - 0,5 = 162 м;
Следовательно: H>gem> = 198,4- 162 = 36,4м.
h>вв>-потери на вводе, h>од>-потери в водосчетчике , h>l,>>м>-потери по длинне и местные потери
h>вв>=0.7986 м ; h>вод>=1,17 м;h>l>=1.9м;h>м>= 0,38м
h>м>= 0,2 h>l> м
Н>f> - рабочий напор перед диктующим прибором, 1,8 м
Следовательно: Н>тр> = 36,4 + 0,79 +1,17+1,9+0,38+1,8 = 42,44 м ,(<45м) H>гр>= 23м
H>нас>= 42,44 – 23 = 19,44м, Q>нас>= 6,31 * 3600/1000 = 22,716м3/ч подбираем насос по каталогу 2к 20/30(2к-6) N = 4 кВт n = 2900 1/мин и один резервный
5. СИСТЕМА ПРОТИВОПОЖАРНОГО ВОДОПРОВОДА
1.ОПИСАНИЕ СИСТЕМЫ
Для подачи воды на нужды пожаротушения в здании принимается система противопожарного водопровода. В связи с тем, что здание 12-этажное с длиной коридора свыше 10 м согласно СНиП 2.04.01-85 п.6.1, табл.1, в здании предусматривается внутренний противопожарный водопровод, подающий 2 струи 2,5л/сек. Время работы пожарных кранов следует принимать равным З ч. Пожарный водопровод выполнен отдельно от хозяйственно-питьевого. Гидростатический напор на отметке наиболее низко расположенного пожарного крана не должен превышать 60м. Свободный напор у внутренних пожарных кранов должен обеспечивать получение компактных пожарных струй высотой, необходимой для тушения пожара в самой высокой и удалённой части здания, но не менее 8-ми метров (при высоте здания более 50м) в любое время суток. Пожарные краны должны устанавливаться на высоте 1,35 м над полом и размещаться в шкафчиках, имеющих отверстия для проветривания и приспособленных для пломбирования и возможности визуального осмотра без вскрытия.
В одном здании спрыски, стволы, рукава и пожарные краны одинаковы. По табл.3 СНиП принимаем :
- пожарный кран диаметром 50 мм
- производительность пожарной струи 2,6 л/с
- длина пожарного рукава 20 м
- диаметр спрыска наконечника пожарного ствола 16 мм
- напор у пожарного крана 10 м
2. ГИДРАВЛИЧЕСКИЙ РАСЧЁТ ПРОТИВОПОЖАРНОГО ВОДОПРОВОДА.
«Гидравлический расчет противопожарного крана»
|
№ участка |
Длина участка, L, м |
Q>пож >л/с |
Qc л/с |
Q>р> л/с |
Диаметр трубопр. d, мм |
Скорость, v.m/c |
Потери напора |
|
|
1000i |
i
|
|||||||
|
Пк3-17’ |
35,35 |
2,5 |
2,5 |
70 |
0,72 |
20,3 |
0,717 |
|
|
17’-18 |
0,2 |
5 |
0,8 |
5,8 |
80 |
1,17 |
39,5 |
0,007 |
|
18-19 |
3,7 |
5 |
0,97 |
5,97 |
80 |
1,2 |
41,3 |
0,153 |
|
19-20 |
7,7 |
5 |
1,03 |
6,03 |
80 |
1,21 |
42,0 |
0,323 |
|
20-21 |
1,3 |
5 |
1,15 |
6,15 |
80 |
1,24 |
44,3 |
0,057 |
|
21-22 |
7,7 |
5 |
1,27 |
6,27 |
80 |
1,26 |
45,6 |
0,351 |
|
22-23 |
4,0 |
5 |
1,31 |
6,31 |
80 |
1,27 |
46,5 |
0,186 |
|
23-24 |
1,4 |
5 |
1,46 |
6,46 |
80 |
1,3 |
48,2 |
0,067 |
|
24-25 |
3,2 |
5 |
1,62 |
6,62 |
80 |
1,33 |
51,1 |
0,163 |
|
25-26 |
75 |
5 |
1,75 |
6,75 |
80 |
1,36 |
53,5 |
3,012 |
|
26-27 |
3,2 |
5 |
1,88 |
6,88 |
80 |
1,39 |
54,9 |
0,176 |
|
27-28 |
1,3 |
5 |
2,01 |
7,01 |
80 |
1,41 |
57,2 |
0,074 |
|
28-29 |
3,7 |
5 |
2,14 |
7,14 |
80 |
1,43 |
60,0 |
0,221 |
|
29-30 |
7,7 |
5 |
2,17 |
7,17 |
80 |
1,45 |
60,3 |
0,464 |
|
30-31 |
1,3 |
5 |
2,25 |
7,25 |
80 |
1,46 |
61,4 |
0,079 |
|
31-32 |
7,7 |
5 |
2,35 |
7,35 |
80 |
1,48 |
63,1 |
0,485 |
|
32-33 |
4,0 |
5 |
2,38 |
7,38 |
80 |
1,49 |
63,9 |
0,255 |
|
33-34 |
1,4 |
5 |
2,5 |
7,5 |
80 |
1,51 |
65,6 |
0,091 |
|
34-35 |
3,2 |
5 |
2,61 |
7,61 |
80 |
1,53 |
67,4 |
0,215 |
|
35-цтп |
37,6 |
5 |
2,73 |
7,73 |
80 |
1,55 |
69,4 |
2,6 |
|
80 |
ВСЕГО |
9,69м |
3. ПОДБОР ПРОТИВОПОЖАРНЫХ ПОВЫСИТЕЛЬНЫХ НАСОСОВ.
Противопожарные насосы типа К устанавливаются в ЦТП. Они рассчитываются на подачу пожарного расхода с требуемым напором, который определяется так же, как требуемый напор в системе хозяйственно питьевого водопровода.
Вычислим требуемый напор для работы системы, м.
Н>тр> = H>gem> +h>вв>+h>вод>+h>l>+h>м> + H>f>;
где: H>gem> - геометрическая высота подъема жидкости;
H>gem>
= Z>1>
- Z>2>;
Z>1 >-
отметка диктующего водоразборного
прибора, Z>1>=
Z земли + 0,8+2,9
11
+ 1,35 = 163,9 + 0,8 +
31,9 + 1,35 = 197,95м;
Z>2 >- отметка колодца наружной водопроводной сети, Z>2>= Z земли – h>пром> - 0,5 == 163,9-1,4 - 0,5 = 162 м;
Следовательно: H>gem> = 197,95 – 162 = 35,95 м.
h>ввода> = 0,79 м
h>водосчетчика> = S>0>(qtot+q>пож>)2
qtot+q>пож> = 6,31 + 5 = 11,31
h>водосчетчика> = 264 * 10-5 (11,31)2 = 0,34м, d = 80, S>0> = 264 * 10-5 (ВВ)
Нf - рабочий напор перед диктующим прибором, 10 м;
Следовательно: Н>тр> = 35,95 + 0,34 + 0,79 + 9,69 + 1,94 + 10 = 58,71 м; ( < 60 )
Н>гарантийное> = 23 м.
H>нас>= 58,71 – 23 = 35,71м. Q>нас>= qtot+q>пож> = 6,31 + 5 = 11,31л/с = 40,72м3/ч подбираем насос по каталогу 3к 45/55(3к-6) N = 17 кВт n = 2900 1/мин и один резервный.
СПИСОК ИСПОЛЬЗУЕМОЙ ЛИТЕРАТУРЫ
1. СНиП 2.04.01-85. Внутренний водопровод и канализация зданий/Госстрой СССР. - М.: ЦИТП Госстроя СССР, 1986. - 56с.
2. Внутренние санитарно-технические устройства. В 3 ч. Ч. 2. Водопровод и канализация /Ю. Н. Саргин, Л. И. Друскин, И. Б. Покровская и др.; Под ред. И. Г. Староверова и Ю. И. Шиллера. - 4-е изд., перераб. и доп. - М.: Стройиздат, 1990.-247 с.: ил.- (Справочник проектировщика). ISBN 5-274-01130-6
3. Пальгунов П.П., Исаев В.Н.
Санитарно-технические устройства и газоснабжение зданий: Учебник.-М:Высшая школа, 1982.-397 с.
5. А.А. Лукиных, Н.А. Лукиных.
Таблицы для гидравлического расчета канализационных сетей по формуле Н.Н. Павловского.
6. Ф.А. Шевелев, А.Ф. Шевелев.
Таблицы для гидравлического расчета водопроводных труб
7. Лекционный материал.

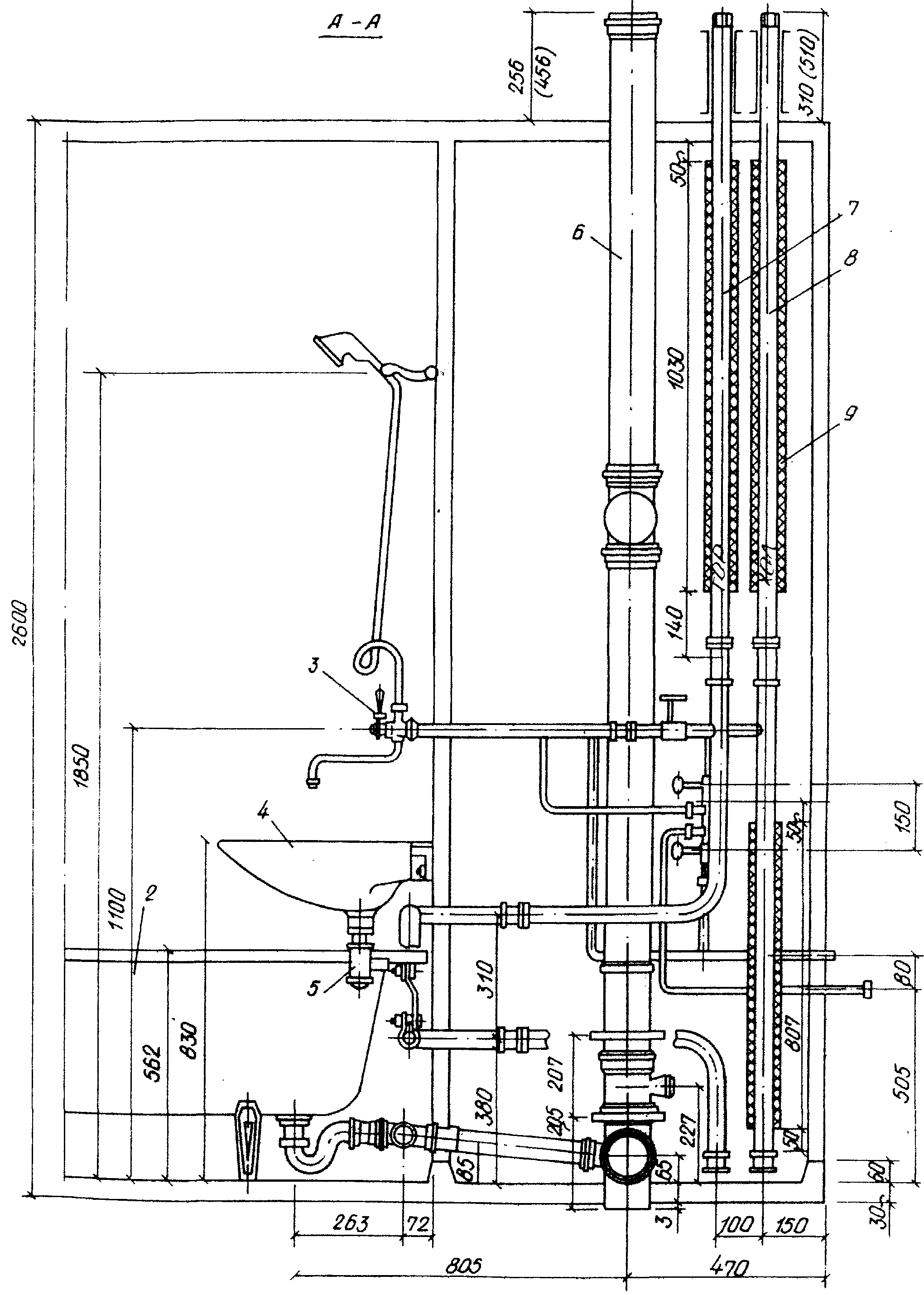
Рис. 11.1. Унифицированная санитарно-техническая кабина раздельного типа
2 ванна, 3 смеситель с душевой сеткой; 4 умывальник; 5 сифон бутылочный; 6 стояк канализационный;
7 стояк горячей воды; 8 стояк холодной воды; 9 изоляция