Грузовая и зачистная системы танкеров
Грузовая и зачистная системы танкеров
Рассмотрим примеры грузовой и зачистной систем современных речных танкеров. Наиболее типичными являются системы танкеров грузоподъемностью 600 т (с вставными баками) и крупнотоннажных танкеров грузоподъемностью 5000 т. На всех танкерах с вставными баками зачистная система отсутствует.
Грузовая система танкера грузоподъемностью 600 т (проект Р42)
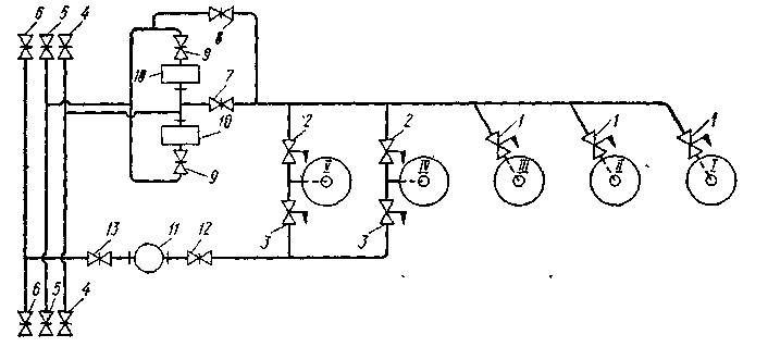
Танкеры данного типа предназначены для одновременной перевозки светлых и вязких нефтепродуктов. Они имеют пять баков (рис. 1). Носовые баки I, II и /// используются для перевозки светлых нефтепродуктов, кормовые баки IV и V — для перевозки вязких нефтепродуктов и имеют подогрев.

Рис. 1. Схема грузовой системы танкера грузоподъемностью 600 т
Трубопроводная грузовая система состоит из магистрали правого борта, объединяющей два кормовых бака, и магистрали левого борта, объединяющей пять баков.
На танкере установлены три грузовых насоса: винтовой 11 марки НВВ-55 для перекачки вязких нефтепродуктов и два центробежных насоса 10 с самовсасывающим устройством марки ЦСП-57 для перекачки светлых нефтепродуктов. Насос НВВ-55 имеет подачу 45 м3/ч и напор 80 м, а насос ЦСП-57 — подачу 65 м3/ч и напор 110 м
Грузовые баки имеют конические днища с патрубками в центральной части для присоединения отростков труб, идущих от магистралей. При таком конструктивном оформлении узла грузовой бак — приемная труба грузовые насосы выкачивают груз полностью и надобность в зачистной системе отпадает.
От магистрали левого борта к бакам IV и V (для вязких нефтепродуктов) также подведены трубы, что позволяет в случае необходимости погрузить в них светлые нефтепродукты.
При выгрузке светлых нефтепродуктов должны быть открыты клинкеты 1, 7, 9 и один из клинкетов 5, а при выгрузке вязких нефтепродуктов — клинкеты 3, 12, 13 и один из клинкетов 6.
Так как насосы ЦСП-57 самовсасывающие, то танкер можно загружать, если это требуется, с помощью собственных средств, например из баржи у причала, во избежание простоя.
Для погрузки светлых нефтепродуктов собственными средствами к одному из клинкетов 4 присоединяется гибкий шланг, другой конец которого опускают в танк разгружаемого судна. Погрузка осуществляется насосами ЦСП-57 при открытых клинкетах 9, 8. 1. При загрузке кормовых баков IV и V должны быть открыты также клинкеты 2.
Грузовые насосы находятся в насосном отделении, которое размещено в выгородке машинного отделения.
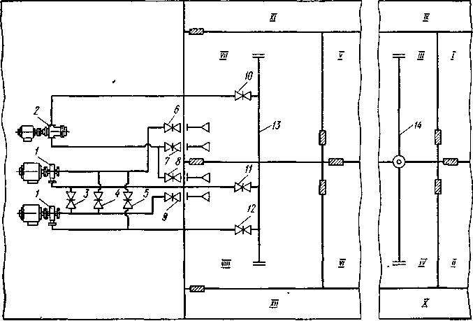
Грузовая и зачистная системы танкера грузоподъемностью 5000 т (проект 558). Судно имеет двойной корпус. Для размещения груза предназначены двенадцать танков: восемь средних и четыре бортовых При перевозке светлых легких нефтепродуктов загружаются все танки, а при перевозке темных нефтепродуктов с повышенным удельным весом — 'только средние.
На танкере (рис. 2) применена клинкетная грузовая система. Перепускные клинкеты, установленные в нижней части продольных и поперечных переборок, изображены на рисунке в виде заштрихованных прямоугольников. Римскими цифрами обозначены основные и бортовые танки.

Рис. 2. Принципиальная схема грузовой и зачистной систем танкера грузоподъемностью 5000 т
В насосном отделении установлены два центробежных грузовых насоса 1 марки 10НД-6Х1 с подачей каждый по 500 м8/ч при напоре 55 м и один зачистной поршневой 2 марки ЭНП-7/3, обеспечивающий подачу 68 м3/ч и напор 100 м.
Налив груза производится по приемному трубопроводу (мани-фольду) 14 в танки /// и IV. Выкачка груза осуществляется грузовыми насосами, которые забирают его из кормовых танков VII и VIII по коротким всасывающим трубам и подают по напорным трубам в раздаточный трубопровод 13, расположенный на палубе. При такой грузовой системе можно перевозить только один сорт груза за рейс.
Выкачка груза может производиться как при параллельном, так и при последовательном включении грузовых насосов. При параллельной работе грузовых насосов должны быть открыты клинкеты 6, 11 и 9, 12, а при последовательной — клинкеты 6, 3 и 12 или 9, 5 к 11. Между всасывающими (приемными) трубами грузовых насосов имеется перемычка с разобщительным клинкетом 4.
Для выкачки остатков груза используется зачистной поршневой насос 2. При его работе должны быть открыты клинкеты 7, 8 и 10.
В кормовой части танков VII и VIII в пределах высоты междудонного пространства сделаны специальные колодцы для заглубления приемников зачистной системы. Зачистка танков от остатков груза при дифференте на корму осуществляется практически насухо.
Приемные концы всасывающих труб грузового и зачистного трубопроводов оканчиваются раструбами (приемниками), вследствие чего уменьшаются скорость входа жидкости в приемник и глубина образующейся при этом воронки. При большой воронке возможно попадание воздуха во всасывающую трубу, что нарушает нормальную работу насоса. Расстояние от кромки приемника до днища корпуса составляет 30—50 мм у грузовых приемников и 15—20 мм у зачистных.
Чтобы исключить попадание внутрь насосов посторонних предметов, перед каждым из них на всасывающей трубе монтируется фильтр-ловушка.
Для подогрева вязкого груза в средних танках установлены змеевиковые паровые подогреватели.

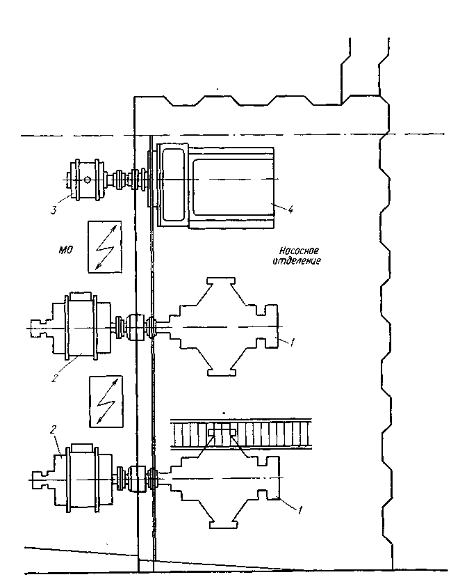
Рис. 101. Насосное отделение танкера грузоподъемностью 5000 т.
1 — грузовой насос; 2 — электродвигатель грузового насоса; 3 — электродвигатель зачистного насоса; 4 — зачистной насос
Насосное отделение расположено за поперечной переборкой кормовых танков по правому борту (рис.3). Электродвигатели грузовых и зачистных насосов в целях пожарной безопасности вынесены в машинное отделение за газонепроницаемую переборку. Каждый электродвигатель соединен со своим насосом промежуточным валом. В месте прохода вала через переборку установлено газонепроницаемое уплотнение (сальник) с водяным охлаждением.
Гидравлические расчеты грузовой и зачистной систем выполняют исходя из условий налива и слива нефтепродуктов. Эти расчеты для трубопроводной и клинкетной систем имеют свои особенности. При трубопроводной системе гидравлические потери определяются трением по длине труб и местными сопротивлениями, а при клинкетной — трением при движении жидкости по днищу и местными сопротивлениями, причем для одного и того же танкера и нефтепродукта гидравлические потери в трубопроводной системе, как правило, больше, чем в клинкетной.