Машина для балластировки пути. Машина ЭЛБ
Федеральное агентство железнодорожного транспорта
Сибирский государственный университет путей сообщения
МАШИНА ДЛЯ БАЛЛАСТИРОВКИ ПУТИ. МАШИНА ЭЛБ
Курсовой проект по дисциплине
Устройство и основы расчета путевых машин
Руководитель: Разработал: студент :
________ ___________
(подпись) (подпись)
_______________ ___________________
(дата проверки) (дата сдачи на проверку)
Краткая рецензия
______________________________
__________________________________
(запись о допуске к защите) (оценка, подпись преподавателей)
2010
Содержание
1. Назначение, работа и устройство машины, общий вид
2. Определение основных параметров машины и рабочего оборудования
2.1 Геометрические параметры
2.2 Кинематические параметры
2.3 Внешние сопротивления
3. Тяговый расчет машины
3.1. Выбор локомотива
4. Расчет механизма подъема
Список литературы
Назначение, работа и устройство машины, общий вид
Электробалластер ЭЛБ-4С–машина непрерывного действия, предназначенная для постановки на балластное основание при выполнении работ по строительству и техническому обслуживанию пути, предусмотренных действующей системой ведения путевого хозяйства.
Электробалластер выполняет дозировку балласта, предварительно выгруженного вдоль пути, срезку балласта у торцов шпал, планировку откосов и междупутных зон призмы, подъемку путевой решетки на формируемый балластный слой. Производит грубую выправку и рихтовку пути, оправку обочин земляного полотна. Общий вид электробалластера приведен на рисунке 1.
Таблица 1- Техническая характеристика ЭЛБ - 4С
|
Параметры |
ЭЛБ - 4С |
|
Колея, мм |
1520 |
|
Нагрузки от оси колесной пары на рельсы, мс - в рабочем положении - в транспортном положении |
25 19 |
|
Минимальное усилие электромагнитного подъемника, мс |
41 |
|
Вес поднимаемых стрелочных переводов, т |
20 |
|
Ход механизма подъема, мм |
490 |
|
Высота подъема путевой решетки, мм |
410 |
|
Величина сдвига путевой решетки, мм |
300 |
|
Перекос пути в обе стороны, мм |
250 |
|
Понижение пути от воздействия стабилизатора, мм |
7 |
|
Скорость движения, км/ч - при дозировке балласта - при подъемки пути - при рихтовке пути - при транспортировке |
20 15 6 70 |
|
Мощности силовых установок - основной АД 100, кВт - вспомогательные АД 30, кВт |
100 30 |
|
Управление рабочими органами |
дистанционное |
|
Обслуживающий персонал, чел |
4 |
|
Транспортирование - Отдельным локомотивом или в составе грузового поезда перед двумя хвостовыми вагонами. |
|
|
Масса, т |
145 |

1,9 — основной и дополнительный дизель-электрические агрегаты переменного тока; 2, 6, 11 — кабины: управления механизмами направляющей секции, центральная и хозяйственно-бытовая; 3, 10 — насосные станции; 4, 8 — фермы направляющей и рабочей секций; 5, 24 — межферменные связи и сферический шарнир соединения секций; 7 — нижний пост управления; 12 — автосцепки; 13, 26, 32 — ходовые тележки: задняя, средняя сочлененная и передняя; 14 — шпальные щетки; 15, 20, 22, 29 — тележки рихтовочной КИС; 16 — рабочий орган динамической стабилизации пути; 17 — устройство для пробивки балласта в шпальных ящиках; 18 — ПРУ с электромагнитно-роликовыми захватами; 19 -балластерные рамы; 21, 28, 30 — пассивные и активные рельсовые щетки; 23 — прижимное устройство; 25 — трос-хорда рихтовочной КИС; 27 — уплотнители балласта откосно-плечевой и междупутной зон призмы; 31 — дозатор.
Рисунок 1- Общий вид электробалластерa ЭЛБ - 4С
2 Определение основных параметров машины и рабочего оборудования
2.1 Геометрические параметры дозатора
Расчет и выбор параметров дозатора производим с целью обеспечения возможности формирование балластной призмы в соответствии с заданным типом верхнего строения пути. К геометрически параметрам относят: параметры, определяющие расположение частей и элементов дозатора относительно рельсо-шпальной решетки или поверхности балластной призмы; размеры частей дозатора; параметры, определяющие взаимное расположение частей и элементов дозатора.
Параметрами расположения частей дозатора являются: высота расположения нижней кромки щита и корня крыла относительно уровня головки рельса во время работы h>Г> и транспортировки h>Т>; высота расположения режущей кромки основной части крала относительно поверхности откоса призмы h>ОО>; угол поворота крыла к оси пути б; угол наклона основной части крыла в вертикальной плоскости в. Основные параметры частей дозатора: Длина L>щ> и высота H>щ>; длина и высота корня крыла (L>0, >H>0>); длина и высота подкрылка (L>п>, H>п>); параметры, определяющие расположение опорных узлов дозатора на ферме (b>0>, h>н>, l>к0>, b>к> и др.)
Исходные данные для расчета геометрических параметров дозатора:
Высота дозировки h>д>, мм 10;
Рабочий угол
350;
Тип в.с.п. особо тяжёлый;
Участок 2х путный, прямой;
Рельсы Р50;
Шпалы ж/б;

Рисунок 2 – Поперечное сечение балластной призмы
Высота щита (Нщ) по прототипу может быть от 900 до 1020 мм. Принимаем высоту щита равной 950 мм.
Длина щита (Lщ) определенна в соответствии с высотой режущей кромки щита над уровнем головки рельса, от контуров габарита подвижного состава, от верхнего строения пути и принята равной 2516мм.
Боковое крыло проектируют с учетом поперечного профиля пути и размеров балластной призмы и щита.
Высота корня
крыла принята по прототипу:
.
Длина корня крыла определяется по
конструкционной схеме.
,
т.е. длина корня крыла соответствует
длине между точками 1 и 2 в горизонтальной
плоскости, где
- в натуральную величину.
.
Длина основной
части крыла
,м
[1]:
,
(5)
где x,y,z – координаты точек 1 и 2, мм [1].
;
;
;
;
;
.
.
Усилие от щита передается на ферму машины через кронштейн с опорными элементами в виде роликов.
Расстояние между роликами по ширине (по прототипу) b>0> = 1625 мм.
Принимаем b>0> = b>ф>. [1]
Расстояние между роликами по высоте h>0>
(6)
где d>p> – диаметр опорного ролика, м (d>р> = 0,14 м);
h>g> – наибольшая величина опускания режущей кромки щита ниже уровня головки рельса, м (h>g> = 0,204 м). [2]
h>ор>=∆h+0,5d>p>, (7)
где ∆h – минимальное допустимое расстояние от головки рельса до поверхности роликов в транспортном положении машины, м (∆h=0,3 м).[2]
h>ор> = 0,3+0,5·0,14 = 0,37 м.

Расстояние до роликов от фермы
h>н>=h>ф>–h>op>. (8)
h>н> = 1,225 – 0,236 = 0,989м.
Расстояние относительно петлевого шарнира щита
(9)

Высота относительно нижней кромки крыла
(10)
где
- высота крыла в месте крепления шарнира,
м (
= 1 м).

Полуширина габарита подвижного состава, в который вписывается машина
B>0> = 1,460 м.
Расстояние между опорными кронштейнами щита и распорками
(11)
где b>к>
= 2,650 м. [2] 
Длина
подкрылка
принята
из прототипа и равна:
.
2.2 Кинематические параметры

Рисунок 3 – Схема к определению скорости подъёма дозатора
К кинематическим параметрам дозатора относятся: скорость подъема дозатора v>п>; угловые скорости наклона щ>н> и прикрытия щ>пр> крыла. Минимальная скорость v>п> определяют по условиям работы на отводе возвышения с уклоном I =[i]>доп>. За время перемещения машины по участку длиной L>отв> со скоростью v>м> дозатор поднимают на величину:
(12)
где
= 0,70· h>p>
= 0,70·0,15 = 0,11
м.



Скорость подъема дозатора
(13)
где t>п> – время подъема дозатора,
(14)
где v>p> – рабочая скорость, м/с.


Время наклона дозатора
(15)
где l>н> – длина участка, м (l>н> =10... 25 м).[1]

2.3 Внешние сопротивления
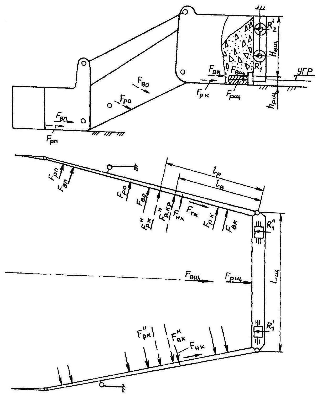
Для определения сил, действующих на дозатор, составлена расчетная схема, которая приведена ниже.

Рисунок 4 – Расчетная схема к определению сил действующих на дозатор
С учетом геометрической компоновки частей дозатора, их размеров и расположения относительно поверхности призмы рассчитываем силы сопротивления балласта резанию F>p> и волочению F>в> для корня крыла (F>рк>, F>вк>), основной части крыла (F>ро>, F>во>), подкрылка (F>рп>, F>вп>) и щита (F>рщ>, F>вщ>), а также силы трения вдоль крыла F>тк> и силы трения нижних кромок крыльев о балласт F>нк>.
Сила сопротивления балласта резанию для корня крыла
(16)
где k – коэффициент сопротивления балласта резанию, кН/см2
(k = 70 кПа).[2]
h>рк> – глубина резания щебня корнем крыла, м:
h>рк>=0,7·h>р>. (17)
h>рк> = 0,7·0,15=0,11 м.
l>к> – длина режущей части корня крыла, м.
(18)
.
Сила сопротивления балласта волочению для корня крыла
(19)
где с – плотность балласта, кг/см3 (с = 2100 кг/м3); [2]
f>б> – коэффициент внутреннего трения балласта (для щебня f>б> = 0,8). [2]

Силы сопротивления подкрылка F>рп>, F>вп>:
(20)
где h>рп> – глубина резания подкрылком, м (h>рк> = h>рп>);
l>п> – длина режущей части подкрылка, м

(21)

Силы сопротивления щита F>рщ>, F>вщ>:
(22)
где h>рщ> – глубина резания щитом, м (h>рк> = h>рщ>);
l>щ> – длина режущей части шита, м.

(23)

Сила на вырезание балласта основной частью крыла:
(24)
где k – коэффициент сопротивления балласта резанию с учетом прижатия режущей кромки крыла к обрабатываемой поверхности (k>0> = 1,3k=91 кПа).[1]
h>po> – глубина резанию балласта основной частью крыла, м (h>ро> = h>рщ>).
l>o> – длина режущей кромки основной части крыла, м (l>o> = 2044мм).

Сила на перемещение призмы волочения

(25)
H>о >– средняя высота откосной части крыла, м (H>ср> = 0,71м).

Силы трения


где Q>пр> – сила прижатия крыльев к обратной поверхности(20…25кН)


Суммарное сопротивление действующее на дозатор:
(26)

3 Тяговый расчет машины
3.1 Выбор локомотива
При расчёте используем результаты определения сил, действующих на дозатор (пункт 2.3).
Требуемая сила тяги локомотива:
F>л>>К>т>W>c> (27)
где К>т> –коэффициент, учитывающий дополнительные сопротивления от микроуклонов, микрокривых, стыков рельсов и др.(К>т> =1,15)

Масса машины ЭЛБ – 4С составляет 145 т (G=1422 кН).
Количество осей 8 штук, n=8.
Тогда нагрузка приходящаяся на одну ось составляет:
Q=G\n (28)
Q=1422\8=178 кН
Для построения графика избыточной силы тяги воспользуемся формулой [2]
F>изб>=F>л>-(W>пм>+W>м>>i>+W>лм>+W>л>>i>) (29)
где W>пм> – основное сопротивление машины как повозки, Н
W>м>>i> – сопротивление от уклона, Н.
Основное сопротивление:
(30)
где Gбо – вертикальная нагрузка, действующая на машину, от ее веса и сил взаимодействия рабочих органов, кН (Gбо = 1422кН); [3]
щ>0> – основное удельное сопротивление, зависящее от типа подшипников колесных пар, нагрузки на ось, скорости движения наличия привода передвижения, Н/кН [3]
(31)


W>i> - сопротивление перемещению машины от уклона, кН
(32)
где G>м> – вес передвигающейся машины, кН
щ>i> – удельное сопротивление от уклона, Н/кН: (щ>у> = i). [2]

По данным тяговых характеристик принимаем тепловоз ТЭ1[3].
Масса тепловоза ТЭ1 составляет 121 т (G=1187 кН) [3]
Количество осей 6 штук, n=6. Q=198, формула (28).
Основное сопротивление:
(33)
где Gбо – вертикальная нагрузка, действующая на машину, кН (Gбо = 1187кН); [3]
щ>0> – основное удельное сопротивление, зависящее от типа подшипников колесных пар, нагрузки на ось, скорости движения наличия привода передвижения, Н/кН [3]
(34)


W>i> - сопротивление перемещению тепловоза от уклона, кН
(35)
где G>м> – вес передвигающейся машины, кН
щ>i> – удельное сопротивление от уклона, Н/кН: (щ>у> = i). [2]

F>изб>=248,7-(1,57+11,3+1,71+9,5)=224,6 кН
Для построения графика избыточной силы тяги необходимо произвести расчет по заданным точкам:
|
Скорость движения, км/ч |
Сила тяги локомотива, кН |
|
|
|
|
|
|
0 |
357 |
333 |
|
5 |
323 |
299 |
|
6,5 |
308 |
284 |
|
10 |
165 |
141 |
|
12 |
145 |
121 |
|
15 |
135 |
111 |
4 Расчет механизма подъема
Разработка механизма сводится к определению сил и затрат мощности при выполнении рабочих операций, подбору элементов привода механизмов, расчету отдельных узлов и деталей.
Условия расчета такие же, что и при определении кинематических параметров и сил, действующих на дозатор.
Для расчета усилия в распорке все силы резания балласта от призмы волочения, действующие на части крыла при работе, проектируем на горизонтальную плоскость.

Рисунок 6 – Схема компоновки опорных узлов дозатора
Сила на подъем дозатора двумя механизмами
(36)
где
- суммарные силы трения крыла и щита о
балласт, кН;
F>тр> – суммарное сопротивление перемещению щита дозатора по опорным роликам, кН
(37)



(38)

Определяем вес G, kH: щита, корня крыла, основной части крыла, основной части подкрылка.
Вес щита:

Вес корень крыла:

Вес основной части крыла:

Вес основной части подкрылка:

Определяем силу на подъем дозатора двумя механизмами F>п>, кН



Отсюда усилие 1ого крыла : F>п >= 19533/2 = 9776 кН
Мощность привода в начальный момент поворота крыла
(39)

Рисунок 7 – Расчетная схема к определению сил действующих на дозатор
где К>н> – коэффициент, учитывающий дополнительное сопротивление от сил трения в шарнирах крыла (К>н> = 1,2). [1]
з – КПД гидропередачи, 0,95

Диаметр гидроцилиндра
(40)
где р>ном> – номинальное давление в гидроприводе, МПа (р>ном> = 16 МПа);
з>цгм >– КПД гидроцилиндра (з>цгм> = 0,95).

Ход поршня гидроцилиндра
(41)

Принимаем гидроцилиндр для строительных и дорожных машин ГЦО4 – 40 x 20x400
Расход жидкости гидроцилиндра
(42)

Внутренний диметр трубопровода
(43)

Принимаем d>вн> = 3 мм.
Список ИСПОЛЬЗОВАННЫХ ИСТОЧНИКОВ
1. Задорин Г.П. Дозирующие и профилирующие устройства путевых машин. Методические указания к курсовому и дипломному проектированию. Новосибирск, 2000. 38
2. Соломонов С.А. Путевые машины. Москва, 2000. 756
3. Правила тяговых расчетов для поездной работы. М.: Транспорт, 1985. 287
4. Мокин Н.В. Объемный гидропривод. Методические указания по выполнению курсовой работы. Новосибирск,1999. 39
5. СТО СГУПС 1.01СДМ.01-2007. Курсовой и дипломный проекты. Требования к оформлению. Новосибирск, 2007.

