Пожаровзрывозащита мукомольного производств
Федеральное агентство по образованию
Государственное образовательное учреждение высшего профессионального образования
Кафедра безопасности жизнедеятельности
Пожаровзрывозащита мукомольного производства
ПОЯСНИТЕЛЬНАЯ ЗАПИСКА
к выпускной квалификационной работе
Уфа 2006
Аннотация
Пояснительная записка к дипломной работе по специальности «Защита в чрезвычайных ситуациях» на тему «Пожаровзрывозащита мукомольного производства».
ВЗРЫВ, ПОЖАР, ПОЖАРОВЗРЫВОБЕЗОПАСНОСТЬ, МУКОМОЛЬНОЕ ПРОИЗВОДСТВО, ЭЛЕВАТОР, АЭРОВЗВЕСЬ, МОЛНИЕЗАЩИТА, МУКА ПШЕНИЧНАЯ, БЕЗОПАСНОСТЬ.
В дипломной работе приведено описание аварии на мельнице в рабочее время, представлены особенности распространения пожара (взрыва) на мукомольном производстве. На основании действующих документов ГОСТ Р 12.3.047 – 98 «Пожарная безопасность технологических процессов. Общие требования. Методы контроля», Правила пожарной безопасности Российской Федерации ППБ 01-93, РД 34.21.122.87 «Инструкция по устройству молниезащиты зданий и сооружений», СНиП 21-01-97 «Пожарная безопасность зданий и сооружений», ГОСТ 12.1.044 – 89 «Пожаровзрывоопасность веществ и материалов», ГОСТ 12.1.041 – 83 (с изменениями в 1988г. и 1990 г.) «Пожаровзрывобезопасность горючих пылей. Общие требования» рассчитаны критерии пожаровзрывоопасности при пожаре (взрыве), проведен анализ методов обеспечения взрывопредупреждения и взрывозащиты.
Пояснительная записка на 45 стр., табл. 9, использованных источников- 19.
Содержание
Введение
1. Особенности распространения пожара (взрыва)
1.1. Описание расчетной ситуации
1.2. Особенности пожаровзрывоопасности горючих пылей
1.3. Расчет критериев пожарной опасности при сгорании взрывоопасной пыли
1.3.1. Расчет избыточного давления при сгорании пылевоздушной смеси в помещении
1.3.2. Расчет интенсивности теплового излучения и времени существования «Огненного шара»
1.3.3. Расчет параметров волны давления при сгорании горючей пыли
1.3.4. Расчет размеров возможного пожара и его потенциальной энергии
1.4. Оценка индивидуального и социального рисков
2. Обеспечение пожаровзрывобезопасности
2.1. Общие положения
2.2. Предотвращение взрывов
2.2.1. Технологические процессы
2.2.2. Производственное оборудование
2.2.3. Производственные здания, помещения
2.3. Взрывозащита
2.3.1. Производственное оборудование и технологические процессы
2.3.2. Производственные здания, помещения и сооружения
2.4. Взрывобезопасность
2.4.1. Общие требования
2.4.2. Обучение и инструктаж персонала по взрывобезопасности
2.4.3. Контроль за соблюдением требований взрывобезопасности
2.4.4. Мероприятия при возникновении предаварийных и аварийных ситуаций
2.5. Планово-предупредительный ремонт
2.6. Молниезащита мельницы
2.6.1. Молниезащита мельницы
2.6.2. Оценка среднегодовой продолжительности гроз и ожидаемого количества поражений молнией здания мельницы
2.6.3. Построение зоны защиты
3. Взрывозащита
3.1. Общие положения
3.2. Взрыворазрядные устройства
3.2.1. Расчет площади проходных сечений взрыворазрядителей
3.2.2. Расчет и установка взрыворазрядителей на молотковых дробилках
3.2.3. Расчет и установка взрыворазрядителей на рециркуляционных зерносушилках с камерами нагрева, шахтных с подогревателями, на каскадных нагревателях
3.2.4. Определение размеров и установка взрыворазрядителей на нориях
3.2.5. Определение размеров и установка взрыворазрядителей на фильтрах и циклонах аспирационных установок
3.2.6. Эксплуатация взрыворазрядителей
3.3. Система локализации взрыва
Заключение
Список литературы
Приложение 1. Физико-химические свойства муки
Приложение 2. Основные направления мероприятий по взрывопредупреждению
Приложение 3. Основные направления технических мер по взрывозащите
Приложение 4. Иллюстрации
Введение
В различных отраслях экономики России функционирует свыше 8 тыс. взрыво- и пожароопасных объектов. Наиболее часто аварии, сопровождаемые взрывами и пожарами, происходят на предприятиях химической, нефтехимической и нефтеперерабатывающей отрасли, а также на объектах жилого и социально-бытового назначения.
Основное количество пожаров (до 85%) приходится на склады товарно-материальных ценностей, предприятий торговли и сферы услуг. В последнее время наметилась тенденция роста количества возникающих пожаров в зернохранилищах, гаражах, на лесопромышленных комплексах и животноводческих фермах. За три последних года количество таких пожаров возросло в 2 раза.
Мукомольное производство занимает особое место в хлебопродуктовой промышленности ввиду того, что его объекты (мельницы, элеваторы и т.п.) расположены практически в каждом населенном пункте. В связи с этим они представляют потенциальную опасность и на них распространяется требования ФЗ «О промышленной безопасности производственных объектов».
Целью данной дипломной работы является оценка опасности взрыва на мельнице со 170 тоннами пшеничной муки в/с.
Задачами представленной работы является определение особенностей распространения взрыва на мельнице, разработка методов взрывопредупреждения и взрывозащиты, анализ и расчет взрыворазрядных устройств и автоматической системы локализации взрыва.
Социально-экономическое развитие страны базируется на кардинальном ускорении научно-технического прогресса. Необходимо осуществление глубокой реконструкции всего производства на основе самых современных достижений науки и техники.
При решении комплекса сложнейших задач, связанных с реализацией намеченного развития производства, необходимо предусмотреть всевозможные позитивные и негативные последствия. Малейшая неточность, не говоря уже об ошибках, грозит серьезнейшими, порой непоправимыми последствиями. Например, повышение производственных мощностей предприятий по хранению и переработке зерна, оснащение их новым оборудованием приводят к увеличению общего количества мелкодисперсных горючих материалов, обращающихся на производстве, возрастает вероятность возникновения взрывоопасных смесей и источников их зажигания. В итоге значительно повышается взрывоопасность производства. Избежать указанные неблагоприятные последствия могут при своевременном внедрении на предприятиях в необходимом объеме высокоэффективных организационных мероприятий и технических средств по предотвращению взрывов и взрывозащите. [1, с. 3-4]
Современная технология хранения, переработки зерна приводит к образованию на элеваторах, мукомольных и комбикормовых заводах большого количества мелкодисперсных горючих органических материалов. В свободных объемах технологического, транспортного и аспирационного оборудования, в производственных сооружениях и помещениях может возникнуть взрывоопасные пылевоздушные смеси.
Анализ результатов технического расследования взрывов на предприятиях по хранению и переработке зерна показывает, что решение проблемы взрывобезопасности производственной отрасли связано, прежде всего, с обеспечением взрывобезопасности оборудования.
Значительная часть аварийных взрывов начинается с первичных взрывов в производственном оборудовании. Тяжелые разрушительные последствия взрывов во многом определяются отсутствием или низкой эффективностью средств взрывозащиты производственного оборудования, что не только приводит к разрушению конструкций в зоне возникновения взрыва, но и способствует также развитию и распространению взрыва по всем взаимосвязанным участкам производства. [1, с. 5]
Одно из главных направлений повышения взрывобезопасности предприятий – увеличение эксплуатационной надежности производственного оборудования, технического уровня его обслуживания и эксплуатации, применение специальных контролирующих и блокирующих устройств, технических средств предотвращения взрывов.
Однако не исключена вероятность возникновения взрывов из-за случайных поломок оборудования, ошибок обслуживающего персонала и по другим причинам. Поэтому важное направление в обеспечении взрывобезопасности предприятий – разработка и оснащение производственного оборудования эффективными техническими средствами взрывозащиты.
Возможность развития загорания, вспышки, хлопка или локального первичного взрыва в серию мощных разрушительных взрывов с тяжелыми последствиями в ряде случаев определяется неудовлетворительными техническими решениями во взрывобезопасности, принимаемыми при технологическом и строительном проектировании, отсутствием эффективных средств взрывозащиты производственного оборудования, зданий и сооружений.
На условия возникновения и развития предаварийных ситуаций влияют повышение запыленности в отдельных производственных зонах, повышение вероятности образования взрывоопасных смесей и возникновения источников их зажигания.
В настоящее время в отрасли хлебопродуктов проводят большую работу по развитию техническому перевооружению материально-технической базы предприятий, совершенствованию механизации и автоматизации производственных процессов, внедрению достижений науки, техники и передового опыта.
Все это будет служить обеспечению взрывопожарной безопасности предприятий и их устойчивой работы, которая заключается в эффективном использовании возможностей научно-технического прогресса и технологического потенциала.
При выполнении расчетов в данной работе использованы следующие действующие документы:
СНиП 2.04.09.84 «Пожарная автоматика зданий и сооружений» [2];
ППБ 01-93 Правила пожарной безопасности РФ [3];
ГОСТ Р 12.3.047 – 98 «Пожарная безопасность технологических процессов. Общие требования. Методы контроля» [4];
РД 34.21.122.87 «Инструкция по устройству молниезащиты зданий и сооружений» [5];
НПБ 107-97 «Определение категорий наружных установок по пожарной опасности» [6];
НПБ 105-95 «Определение категорий помещений и зданий по взрывопожарной и пожарной опасности» [7].
1. Особенности распространения пожара (взрыва)
Анализ данных по взрывам, происшедшим на элеваторах и мукомольных заводах, позволяет установить их распределение по видам производства, месту и причинам возникновения первичного взрыва.
Таблица 1.1. Распределение пылевых взрывов по производствам
|
Тип производства |
Число взрывов на 100 предприятий за 10 лет |
Число взрывов от общего числа, % |
|
Элеваторы |
1,1 |
25,5 |
|
Мукомольные заводы |
2,2 |
17,0 |
|
Комбикормовые заводы |
5,6 |
37,5 |
|
Склады силосного типа |
2,0 |
16,0 |
|
Хлебоприемные и другие предприятия |
0,05 |
4,0 |
В то же время на элеваторах в последние годы наметилась тенденция к снижению взрывов. Это связано с уменьшением числа взрывов, происшедших при проведении огневых работ с нарушением правил безопасности, которые являлись одной из основных причин. Ниже приведен анализ распределения пылевых взрывов и тяжести последствий на различных типах производств.
Таблица 1.2. Распределение пылевых взрывов и тяжести последствий по производствам
|
Тип производства |
Взрывы с тяжелыми последствиями, % |
|
Элеваторы |
50 |
|
Мукомольные заводы |
40 |
|
Комбикормовые заводы, в т.ч. склады силосного типа для комбикормового сырья и продукции |
30 |
К наиболее тяжелым последствиям приводят взрывы на элеваторах, а также на мукомольных заводах старой постройки. Подобное распределение во многом определяется объемом и эффективностью применяемых на предприятии технических средств взрывозащиты производственного оборудования, зданий и сооружений. На элеваторах, как и на мукомольных заводах старой постройки, практически никаких мер по взрывозащите не предусматривалось.
При проектировании новых мукомольных и комбикормовых заводов, относящихся к взрывопожароопасным производствам, в соответствии с требованиями нормативно-технических документов предусмотрены мероприятия по взрывозащите. [1, с. 50-55]
1.1. Описание расчетной ситуации
Согласно выданному заданию:
В результате аварии на гидротехнических сооружениях Павловской ГЭС, в близлежащем поселке городского типа произошли сбои в электроснабжении, в т.ч. короткое замыкание. В помещение мельницы размерами 45 м * 120 м * 7 м произошла внезапная разгерметизация технологического аппарата, за которой последовал аварийный выброс всей находившейся пыли – 170 тонн муки, а в результате короткого замыкания произошло её возгорание. Число работающих смены: 15 человек. На животноводческой ферме, расположенной в 100 м от мельницы, существует опасность возникновения пожара или получения значительных повреждений. Физико-химические свойства муки приведены в Приложении 1 на странице
1.2. Особенности пожаровзрывоопасности горючих пылей
Согласно ГОСТ 12.1.041 – 83 «Пожаровзрывобезопасность горючих пылей. Общие требования» (с изменениями 1988г., 1990 г.) [8] горючие пыли, находящиеся во взвешенном состоянии в газовой среде характеризуются следующими показателями пожаровзрывоопасности:
нижним концентрационным пределом воспламенения (НКПР);
минимальной энергией зажигания (W>min>);
максимальным давлением взрыва (P>max>);
температурой самовоспламенения (t>св>);
минимальным взрывоопасным содержанием кислорода (МВСК).
скоростью
нарастания давления при взрыве

В данном случае для пшеничной муки высшего сорта эти показатели следующие:
|
НКПР, г · м-3 |
28,8 |
W>min>> >, МДж |
50 |
t>св> , ºС |
380 |
||
|
P>max>, кПа |
650 |
|
13 000 |
МВСК, % по объему |
11,0 |
Горение взрывоопасной смеси при ее воспламенении может протекать в различных режимах, зависящих от ряда факторов (вспышка, хлопок, локальный и развитый одиночный взрыв). Причины их возникновения непосредственно связаны с образованием в условиях производства взрывоопасных смесей и появлением источников зажигания.
Большая часть производственного оборудования, сооружений и помещений элеваторов и мукомольных заводов связана между собой технологическими и транспортными коммуникациями, аспирационными, вентиляционными и воздушными отопительными сетями, переходными галереями, тоннелями, лестничными клетками, шахтами, технологическими проемами и т.д. Поэтому отдельная вспышка взрывоопасной смеси, локальный одиночный взрыв могут развиться в серию последовательных мощных пылевоздушных взрывов, распространяющихся по производственному оборудованию, сооружениям и помещениям всего предприятия. Условия развития и распространения взрывов усугубляется тем, что многие технологические и транспортные магистрали и коммуникации представляют собой каналы и трубопроводы, заполненные в различной степени мелкодисперсным продуктом. В сооружениях, галереях, тоннелях, шахтах и производственных помещениях скапливаются отложения, россыпи пыли или завалы мелкодисперсных материалов. При появлении внешних возмущений (направленных газовоздушных потоков, ударных волн, вибраций и сотрясений) значительное количество этих мелкодисперсных продуктов переходит в аэровзвесь и воспламеняется горящей смесью или раскаленными газами первичного и следующих за ним взрывов.
На элеваторах и мукомольных заводах наиболее вероятными вариантами (рисунок Приложения 1) развития взрывов являются 1-2-3-4, 5-6-7-4, 13-14-15-4, 5-6-8-9. Менее вероятны варианты 5-6-10-11, 13-14-16-9. При этом не исключено возможное ограничение развития взрывов по указанным вариантам на стадии первичных (2, 6, 14) или вторичных (3, 10, 16) взрывов. Анализ аварий, связанных с пылевоздушными взрывами, показывает, что в большинстве случаев место возникновения первоначального взрыва или вспышки – технологическое, транспортное или аспирационное оборудование, а также силосы и оперативные бункера. Только в нескольких случаях первоначальная вспышка возникла непосредственно в производственном помещении [1, с. 41-44]
1.3. Расчет критериев пожарной опасности при сгорании взрывоопасной пыли
Методика расчета критериев пожарной опасности при сгорании взрывоопасной пыли определена в ГОСТ Р 12.3.047-98 «Пожарная безопасность технологических процессов. Общие требования. Методы контроля» [4], а также НПБ 107-97 «Определение категорий наружных установок по пожарной опасности» [6].
1.3.1. Расчет избыточного давления при сгорании пылевоздушной смеси в помещении
Одним из поражающих факторов является избыточное давление, служащее количественным критерием категории опасности.
Избыточное давление при сгорании пылевоздушной смеси p, кПа, рассчитывается по формуле:
(1.1)
где
m - расчетная масса взвешенной в объеме помещения горючей пыли, образовавшейся в результате аварийной ситуации, кг;
Н>т> – теплота сгорания истекающего вещества, Дж/кг;
Р>0> – начальное атмосферное давление, кПа;
Z – доля участия взвешенной горючей пыли при сгорании пылевоздушной смеси (0,5 при газе и пыли; 0,3 при парах жидкости; 1 при водороде);
V>п> – свободный объем помещения, который принимается как 80 % от геометрического объема помещения, м3;
>в> – плотность воздуха до сгорания пылевоздушной смеси при начальной температуре Т>о>, кг/м3;
С>в> – теплоемкость
воздуха,
;
Т>0> – начальная температура воздуха в помещении, К;
К>н> – коэффициент учитывающий негерметичность помещения (принимается равным 3);
К пылям, способным образовывать горючие пылевоздушные смеси, относят дисперсные материалы, характеризующиеся наличием показателей пожарной опасности: нижним концентрационным пределом распространения пламени, максимальным давлением, развиваемым при сгорании пылевоздушной смеси (более 50 кПа), и скоростью его нарастания, минимальным пожароопасным содержанием кислорода (менее 21 %).
Определим значения приведенных составляющих формулы (1.1) для определения избыточного давления:
а) атмосферное давление Р>0> = 101 кПа;
б) коэффициент участия горючего вещества во взрыве Z = 0,5 (при газе и пыли при отсутствии возможности получения сведений для расчета);
в) свободный объем помещения V>п> = 0,8 * 45 * 120 * 7 = 30 240 м3;
г) плотность воздуха >в> = 1,2 кг/м3;
д) теплоемкость воздуха С>в> = 1010 Дж/(кг*К);
е) температура в помещении Т>0> = 293 К;
ж) коэффициент негерметичности К>н> = 3;
з) теплота сгорания истекающего вещества Н>т>= 93,37 · 106 Дж/(кг·К);
и) расчетную массу m, кг, принимаем равной m = 0,8 · 170 000 = 136 000 кг.
Учитывая заданные условия расчетной ситуации согласно формуле (1.1) определяем избыточное давление

Таким образом, избыточное давление, рассчитанное для заданной ситуации составляет 19 905,12 кПа. Исходя из этого, определяем категорию помещения мельницы по взрывопожарной и пожарной опасности (НПБ 105-95 - [7]) – Б взрывопожароопасная.
1.3.2. Расчет интенсивности теплового излучения и времени существования «Огненного шара»
Образование «Огненных шаров» приводит к тяжелым последствиям. Они вызывают вторичные пожары, так как интенсивность теплового излучения очень высока.
Расчет интенсивности теплового излучения «огненного шара» q, кВт/м2, проводят по формуле:
q = E>f> · F>q> · , (1.2)
где E>f> — среднеповерхностная плотность теплового излучения пламени, кВт/м2;
F>q> — угловой коэффициент облученности;
- коэффициент пропускания атмосферы.
E>f> определяют на основе имеющихся экспериментальных данных. Допускается принимать E>f> равным 450 кВт/м2.
F>q>> > рассчитывают по формуле:
, (1.3)
где Н— высота центра «огненного шара», м;
D>s> — эффективный диаметр «огненного шара», м;
r — расстояние от облучаемого объекта до точки на поверхности земли непосредственно под центром «огненного шара», м.
Эффективный диаметр «огненного шара» D>s> рассчитывают по формуле:
D>s> =5,33 m 0,327, (1.4)
где т — масса горючего вещества, кг.
H определяют в ходе специальных исследований. Допускается принимать H равной D>s>/2.
Время существования «огненного шара» t>s>, с, рассчитывают по формуле
t>s> = 0,92 m 0,303. (1.5)
Коэффициент пропускания атмосферы т рассчитывают по формуле
= ехр [-7,0 ·
10-4 (
-
D>s> /
2)]. (1.6)
Рассчитаем т = 170 000 · 0,8 = 136 000 кг,
Определяем эффективный диаметр «огненного шара» D>s>= 5,33 (136 000)0,327 = 254,33 м.
По формуле (1.3), принимая H = D>s> /2 = 127,165 м, находим угловой коэффициент облученности F>q>

По формуле (1.6) находим коэффициент пропускания атмосферы :
= ехр [-7,0 ·
10-4 (
- 254,33/2)] = 0,99758.
По формуле (1.2), принимая E>f>> >= 450 кВт/м2, находим интенсивность теплового излучения q
q = 450 · 0,152 · 0,99758 = 68,23 кВт/м2.
По формуле (1.5) определяем время существования «огненного шара» t>s>:
t>s>> > = 0,92 (136 000)0,303 = 33,056 с.
Итак, значение интенсивности излучения «Огненного шара» составляет 68,23 кВт/м2, при такой величине возможны ожоги первой степени и смертельное поражение людей.
1.3.3. Расчет параметров волны давления при сгорании горючей пыли
Основными параметрами волны давления при сгорании горючей пыли в открытом пространстве являются избыточное давление и импульс волны давления. При большой величине избыточного давления возможно повреждение находящихся поблизости оборудования и других зданий. [6]
Избыточное давление p, кПа, развиваемое при сгорании, рассчитывают по формуле:
, (1.7)
где р>0> — атмосферное давление, кПа (допускается принимать равным 101 кПа);
r — расстояние от геометрического центра облака, м;
m>п>>p> — приведенная масса горючей пыли, кг, рассчитанная по формуле:
m>пр> = (Q>сг> / Q>0>)m>г,п >Z, (1.8)
где Q>сг> — удельная теплота сгорания газа или пара, Дж/кг;
Z— коэффициент участия, который допускается принимать равным 0,05;
Q>0>— константа, равная 4,52 · 106 Дж/кг;
m>г,п >— масса горючих газов и (или) паров, поступивших в результате аварии в окружающее пространство, кг.
Импульс волны давления i, Па · с, рассчитывают по формуле:
.
(1.9)
Находим приведенную массу m>пр> по формуле (1.8):
m>пр> = (93,37 · 106 / 4,52 · 106) ·(136 000) · 0,05 = 140 488 = 1,4 · 105 кг.
Находим избыточное давление p по формуле (1.7):
p = 101 [0,8 (1,4 · 105)0,33 / 100 + 3 (1,4 · 105) 0,66 / 1002 + 5 (1,4 · 105) / 1003] = 186,987 кПа.
Находим импульс волны давления i по формуле (1.10):
i = 123 (1,40488 · 105)0,66 / 100 = 3071,5 Па · с.
1.3.4. Расчет размеров возможного пожара и его потенциальной энергии
Размер пожара и его потенциальную энергию определяют на основе учета особенностей муки, технологического оборудования и конструктивного исполнения мельницы.
Площадь возможного пожара F>пож> определяют по формуле:
,
(1.10)
где V>л> – линейная скорость распространения пламени, м/с, (принимаем 0,12 м/с);
τ>р> – расчетное время развития пожара, с.
Тогда F>пож> = 3,14*(0,12*120) = 651,1
м2. Тогда диаметр пожара

Высота пламени h, м, рассчитывается по формуле:

,
(1.11)
где d – диаметр пожара, м (равен 28,79 м);
m – удельная массовая скорость выгорания, кг/(м2*с);
ρ>в> – плотность воздуха, кг/м3 (равна 1,2);
g – ускорение свободного падения, м/с2.
Тогда h = 9,2 м.
Продолжительность пожара τ рассчитывают исходя из условия, что горючая пыль (мука) горит размещенная на 100 м2 без условия тушения.
τ = N/n, (1.12)
где N – количество горючего вещества, кг;
n – скорость выгорания муки, кг/(м2*ч) (равна 100).
Тогда при условии, что 136 т муки размещены на 45*120=5 400 м2, откуда следует, что на 100 м2 приходится N=2518,5 кг,
τ = 2518,5 / 100 = 25,2 часа.
Потенциальная энергия пожара Е>пож> вычисляется по формуле:
Е>пож> = G>н> · Q · К, (1.13)
Где G>н> – масса сгораемого вещества, кг;
Q - теплота сгорания горючей пыли, кДж/кг (равна для муки – 93 370 кДж/кг);
К – коэффициент недожога (равен для муки – 0,95).
Е>пож> = 136 000 · 93370 · 0,95 = 12,06 · 109 кДж.
Итак, в данном разделе рассчитаны критерии пожаровзрывоопасности при сгорании горючей пыли, значения которых представлены в таблице 1.2.
Таблица 1.2. Критерии пожаровзрывоопасности
|
№ пп |
Наименование критерия |
Обозначение |
Значение |
Единица измерения |
|
1. |
Избыточное давление |
p |
19 905,12 |
кПа |
|
2. |
Интенсивность теплового излучения «огненного шара» |
q |
68,23 |
кВт/м2 |
|
3. |
Время существования «огненного шара» |
t>s> |
33,056 |
с |
|
4. |
Избыточное давление (при сгорании горючей пыли на открытом пространстве) |
p |
186,987 |
кПа |
|
5. |
Импульс волны давления |
i |
3 071,5 |
Па · с |
|
6. |
Площадь пожара |
F>пож> |
651,1 |
м2 |
|
7. |
Диаметр пожара |
d |
28,79 |
м |
|
8. |
Высота пламени |
h |
9,2 |
м |
|
9. |
Продолжительность пожара |
τ |
25,2 |
ч |
|
10. |
Потенциальная энергия пожара |
Е>пож> |
12,06 · 109 |
кДж |
По полученным критериям пожаровзрывоопасности определяют величины индивидуального и социального рисков.
1.4. Оценка индивидуального и социального рисков
Оценим индивидуальный и социальный риск для людей, работающих на мельнице. В процессе расчетов необходимы следующие данные:
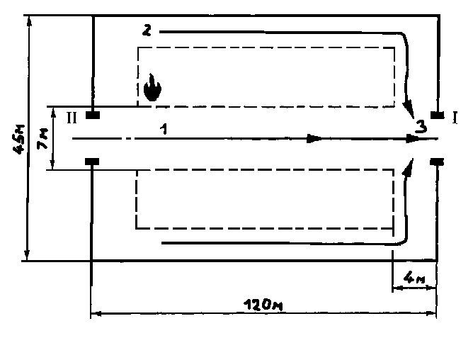
В помещении мельницы (зальное) размерами 45 м * 120 м * 7 м произошла аварийная разгерметизация оборудования и загорание пылевоздушной смеси на площади 600 м2. На мельнице работают 15 человек в две смены Р>пр> = 0,67. Здание имеет два эвакуационных выхода посередине. Ширина центрального прохода между оборудованием равна 7 м, а ширина проходов между оборудованием и стенами равна 4 м. Характеристики горения муки, взятые из литературных источников, следующие: низшая теплота сгорания Q = 93,37 МДж/кг; дымообразующая способность (согласно ГОСТ 12.1.044 – 89 [9] показатель дымообразующей способности – коэффициент дымообразования – для пылей не применим).
Расчетная схема эвакуации представлена на рисунке 2.

—
место пожара; I, II — эвакуационные
выходы;
1, 2, 3 — участки эвакуационного пути.
Рисунок 2 — Расчетная схема эвакуации
Эвакуацию осуществляют в направлении первого эвакуационного выхода, так как второй заблокирован очагом пожара.
Плотность людского потока на первом участке эвакуационного пути:
м-2,
где N>1> — число людей на первом участке, чел;
f— средняя площадь горизонтальной проекции человека, м2, (0,100 — взрослого в домашней одежде);
— ширина первого участка пути,
м;
l>1> — длина первого участка пути, м.
Время движения людского потока по первому участку:
мин,
(где скорость движения людского потока
по горизонтальному пути на первом
участке, м/мин (определяют по таблице
Ш.1 ГОСТа 12.3.047 – 98 [4] зависимости от
плотности D).
Тогда по второму участку
м-2 и
мин.
Интенсивность движения людского потока по третьему участку:
м/мин.
Время движения людского потока по третьему участку, так как q>3> = 1,57 < q>max> = 16,5:
мин.
Расчетное время эвакуации:
t>р> = t>1> + t>2> + t>3 >= 1,16 + 1,16 + 0,04 = 2,36 мин.
Геометрические характеристики помещения:
V= 0,8 · 120 · 45 · 16,2 = 30 240 м3
По рекомендуемым данным принимаем значения t>кр> при аварии со сходными веществами и условиями:
по повышенной температуре – 362 с;
по потере видимости – 435 с;
по пониженному содержанию кислорода – 366 с.
t >кр>> >= min (362, 435, 366) = 362 c = 6,03 мин.
Необходимое время эвакуации людей из помещения:
t>нб> = К>б> t>кр> = 0,8 · 362 = 289,6 с = 4,83 мин.
Из сравнения t>р> с t>нб> получается:
t>р >= 2,36 < t>нб >= 4,83, тогда вероятность эвакуации по эвакуационным путям: Р>э.п> = 0,999.
Вероятность эвакуации:
Р>э> = 1 - (1 - (1 - Р>э.п> ) (1 - Р>д.в>) =1 -(1 - (1 - 0,999) (1 - 0) = 0,999.
Расчетный индивидуальный риск при Р>п.з>=0, т.е. выбираем наихудший вариант - вероятность эффективной работы технических решений противопожарной защиты равна нулю (вероятность пожара в здании в год – 0,03):
Q>в> = Q>n> P>п>>p> (1 - Р>э>) (1 - Р>п.з>) = 0,03 · 0,67 · (1 - 0,999) · (1 - 0) = 2,01 · 10-5;
Q>в >= 2 ·
10 -5 >
= 10-6.
То есть условие безопасности людей не выполнено, значение индивидуального риска больше допустимого. Необходимо внедрение систем взрывопредупреждения и взрывозащиты.
Выполним оценку социального
риска на рассматриваемом участке по
формуле (Ш.36) ГОСТа 12.3.047 – 98 [4]. В нашем
случае
— время от начала пожара до блокирования
эвакуационных путей в результате
распространения на них опасных факторов
поражения, имеющих предельно допустимые
для людей значения, мин, принимаем
максимальное из времени существования
«огневого шара», после которого полностью
теряется несущая способность конструкций,
и расчетного времени развития пожара
(33,056 с = 0,55 мин и 120 сек = 2 мин). Для зальных
помещений вероятность Q>10>
гибели 10 и более человек рассчитывают
по формуле:
(1.14)
где
(1.15)
t>р> — расчетное время эвакуации людей, мин (согласно расчетам равно 2,36 мин);
Таким образом, t>р>
≥
и М = 15 · (2 / 2,36) = 12,7 > 10 .
Тогда Q>10> = (12.7 - 9) / 12.7 = 0.41.
Вероятность гибели от пожара 10 и более человек в течение года R>10> рассчитывают по формуле
R>10 >= Q>п>P>пр> (1 - Р>э>) (1 - Р>пз>)Q>10>. (1.16)
В данном случае R>10> = 0.03 · 0.67 · (1-0.999) · (1-0) · 0.41 = 8,241 · 10-6
Для эксплуатируемых здании (сооружений) расчетное значение социального риска допускается проверять окончательно с использованием аналитических данных по формуле
,
(1.17)
где N>10> — число пожаров, повлекших за собой гибель 10 и более человек в течение периода наблюдения Т, лет:
N>об> — число наблюдаемых объектов.
В данном случае значение социального риска не превышает 10-5 (при таких значениях эксплуатация технологических процессов недопустима), поэтому пожарная безопасность считается условно выполненной. Однако довольно частым является тот случай, что t>р> < >бл> принимаем Q>10> = 0 по формуле (1.14), следовательно, вероятность гибели в результате пожара 10 и более человек на рассматриваемом участке равна 0.
2. Обеспечение пожаровзрывобезопасности
2.1. Общие положения
Взрывобезопасность – состояние производственного процесса, предприятия или его отдельных участков, при котором исключена возможность взрыва, предотвращения воздействия на людей опасных и вредных факторов в случае его возникновения, которое обеспечивает сохранение материальных ценностей – зданий, сооружений, производственного оборудования, сырья и готовой продукции.
Взрывобезопасность производственных процессов, зданий, сооружений, производственного оборудования обеспечивают мерами по взрывопредупреждению и взрывозащите, организационными и организационно-техническими мероприятиями в соответствии с действующими нормативно-техническими документами.
Взрывопредупреждение – комплекс организационных и технических мер, предотвращающих возможность возникновения взрывов и направленных на исключение условий образования взрывоопасных пылевоздушных, газовоздушных или пылегазовоздушных (гибридных) смесей и источников их зажигания.
Взрывозащита – комплекс технических мер, предотвращающих воздействие на людей опасных и вредных факторов взрыва и обеспечивающих сохранение производственного оборудования, зданий, сооружений, сырья и готовой продукции. Так как необходимым и достаточным условием возникновения взрыва является наличие взрывоопасной пылевоздушной, газовоздушной или гибридной смеси (смеси с содержанием горючего в пределах области воспламенения) и источника инициирования взрыва (источника зажигания смеси достаточной мощности и температуры), то для предотвращения взрыва необходимо исключить эти условия или хотя бы одно из них. Основные направления мероприятий по взрывопредупреждению представлены в схеме в Приложении 2 на странице _
Для обеспечения защиты людей и материальных ценностей при возникновении взрыва должны быть предусмотрены меры, предотвращающие воздействие следующих опасных факторов взрыва:
пламени и высокотемпературных продуктов горения;
давления взрыва;
высокоскоростных газовоздушных потоков;
ударных волн;
обрушившихся конструкций зданий и сооружений и разлетающихся элементов строительных конструкций, производственного оборудования и коммуникаций.
Основные направления технических мер по взрывозащите представлены на схеме Приложения 3 на странице ____.
Организация и ведение технологических процессов на предприятиях должны соответствовать следующим документам:
Правилам организации и ведения технологических процессов на элеваторах и хлебоприемных предприятиях;
Правилам организации и ведения технологического процесса на мукомольных заводах;
Временной инструкции по организации и ведению технологического процесса на мукомольных заводах, оснащенных высокопроизводительным оборудованием;
Правилам бестарной приемки, хранения и отпуска муки для предприятий зерноперерабатывающей промышленности;
Инструкции по хранению продовольственно-кормового зерна, маслосемян, муки и крупы №9-2;
Инструкции по очистке и выделению мелкой фракции зерна, эксплуатации зерноочистительных машин на элеваторах и хлебоприемных предприятиях №9-5 – 82;
Инструкции о активному вентилированию зерна в складах и на площадках;
Указаниям по вентилированию зерна на складах, оборудованных аэрожелобами;
Инструкции по сушке продовольственного, кормового зерна, маслосемян и эксплуатации зерносушилок №9-3 – 82;
ГОСТ 8.12.01 – 84 Требованиям безопасности к производственным процессам на элеваторах и хлебоприемных предприятиях.
Выбор, установку и эксплуатацию электрооборудования следует производить в соответствии с требованиями Правил устройства электроустановок (ПУЭ), Правил технической эксплуатации электроустановок потребителей и Правил техники безопасности при эксплуатации электроустановок потребителей на основе классификации взрывоопасных и пожароопасных помещений (зон) и наружных установок.
Молниезащита зданий, сооружений и наружных установок от прямых ударов молний, а также от вторичных их проявлений необходимо выполнять в соответствии с СН 305 – 77 и отраслевыми правилами пожарной безопасности. [1, с. 127-132]
2.2. Предотвращение взрывов
2.2.1. Технологические процессы
При разработке технологических процессов должны быть предусмотрены меры, максимально предотвращающие возможность образования взрывоопасных концентраций пыли в технологическом и транспортном оборудовании в условиях стационарных режимов ведения технологических процессов и возникновения источников инициирования взрыва.
На предприятиях по хранению и переработке зерна должны быть предусмотрены:
автоблокировка приводов групп машин для того, чтобы последовательность пуска и остановки их, а также аварийная остановка одной из машин этой группы исключали возможность завалов и подпоров;
блокировка приводов вентиляторов аспирационных установок с приводами аспирируемого оборудования;
блокировка приводов задвижек воздуходувок с пусковыми устройствами каждой воздуходувки;
светозвуковая сигнализация, автоматически включаемая при срабатывании любой блокировки;
средства связи;
устройства аварийного отключения всех приводов;
амперметры в цепях электродвигателей приводов с выводом показаний на пульт управления и по месту для контроля за нагрузкой указанных машин.
В приемниках пневмотранспортных установок с механическим побуждением должно быть предусмотрено блокировочное устройство для выключения подачи продукта на ротор при завале приемника.
Транспортные коммуникации должны содержать минимальное количество точек перегрузки и иметь минимальную протяженность. Размещение производственного оборудования должно обеспечивать свободный доступ для его обслуживания и уборки пыли. Нагрузки на оборудование должны соответствовать паспортным данным, Нормам технологического проектирования и Правилам организации и ведения технологического процесса. Оборудование при эксплуатации должно быть в технически исправном состоянии, обеспечивающем безаварийную работу между плановыми ремонтами, его следует использовать в соответствии с требованиями технологической схемы по производительности и назначению.
Взрывозащита переносных светильников должна быть не ниже уровня «электрооборудование повышенной надежности против взрыва» (знак уровня – 2). Электродвигатели должны иметь защиту от перегрузок и коротких замыканий. При сортовых помолах пшеницы влажность зерна на 1 драной системе должна быть не менее 15%, при сортовых помолах ржи – не менее 13,5%. При переработке в сортовую муку пшеницы стекловидностью менее 40% допускается влажность на 1 драной системе не менее 14,5%. Все свежеубранное зерно перед сушкой необходимо подвергать предварительной очистке в ворохоочистителей или сепараторе для отделения грубых, крупных и легких примесей.
Для транспортирования отходов производства следует использовать самотечный, механический (нории, цепные конвейеры, ленточные и безроликовые конвейеры в закрытых кожухах) транспорт и пневмотранспорт. При этом ленточные и безроликовые конвейеры должны иметь скорость не более 1,0 … 1,5 м/с. Запрещается транспортирование отходов производства на открытых ленточных конвейерах. В помещениях категорий Б и В запрещено устройство выбоя отходов производства в тару. [1, с. 133-136]
2.2.2. Производственное оборудование
Для снижения пылевыделения в производственные помещения к оборудованию предъявляют требования по его герметичности. Нории, ленточные и винтовые конвейеры (шнеки) на натяжных барабанах или концевых валах должны иметь реле контроля скорости. Реле контроля скорости должны быть сблокированы с приводом оборудования, на котором оно установлено, и с оборудованием, подающим продукт на транспортное оборудование.
К техническим средствам, применяемым в настоящее время и направленным на предотвращение возможностей возникновения аварийных ситуаций, следовательно, условий возникновения взрыва в нориях, относят:
реле контроля скорости (РКС), применяемые для норий производительностью 50 т/ч и выше;
мембранные датчики уровня (подпора), устанавливаемые на всех нориях независимо от их производительности;
блокирующие устройства;
защиту привода от перегрузок;
противозавальные устройства.
Эффективность работы РКС как одного из основных средств взрывопредупреждения определяется составом технических средств, тщательностью настройки и условиями их эксплуатации. На предприятиях по хранению и переработке зерна в качестве датчиков РКС используют датчики магнитоиндуктивные ДМ-2 и тахогенераторные УПДС, в качестве технологического реле – реле скорости РС-2М, РС-67, УКС. Все реле реализуют один и тот же принцип для осуществления своей основной функции – воспринимают, детектируют и фильтруют напряжение, поступающее от датчика скорости, сравнивают его с заданной (в неявном виде) установкой скорости и регулируют при изменении результатов сравнения состояние контактов выходного электромагнитного реле в цепях контроля и управления.
Одно из основных условий ликвидации пробуксовки лент вследствие их недостаточного натяжения – контроль за положением ремня относительно барабанов и своевременная регулировка его схода. Основной способ регулировки – натяжными и регулировочными винтами. Нории должны иметь автоматически действующие тормозные устройства, предохраняющие ленту от обратного хода. Цепные конвейеры должны иметь датчики подпора продукта, обеспечивающие автоматическое отключение привода конвейера в случае подпора транспортируемого продукта. Винтовые конвейеры должны иметь надежное блокирующее устройство, обеспечивающее отключение электропривода при подпоре в конвейере. Дробильно-измельчающее оборудование должно иметь устройства для его автоматической остановки в случае прекращения подачи продукта (сырья). Материало- и воздуховоды, подвергающиеся в процессе эксплуатации частой разборке, следует выполнять легкоразъемными, надежно загерметизированными. Резьбовые соединения деталей и узлов оборудования должны быть снабжены устройствами, исключающими их самоотвинчивание.
Зерносушильные агрегаты должны иметь систему автоматики, предотвращающую поступление топлива в форсунку, в случаях, когда переполнен зерном бункер тепловлагообменника, произошел отрыв факела форсунки и др.
Запрещена работа зерносушильного агрегата, имеющего нарушенную герметичность топливопроводов, неплотное соединение форсунки с камерой сгорания, неисправные дымоходы и другие дефекты, допускающие проникновение продуктов сгорания в помещение или сушильное отделение. Запрещено использовать в качестве воздуховодов аспирационных установок на горизонтальных и наклонных участках витые трубы. В воздуховодах не допускается отложение пыли. Пылеуловители и воздуходувные машины следует заземлять дополнительно отдельно. Допустимая безосная температура нагрева поверхностей оборудования, материалопроводов и воздуховодов составляет 80% температуры самонагревания горючих пылей, склонных к самовозгоранию, и 80% температуры самовоспламенения пылей, не склонных к самовозгоранию. [1, с. 136-141]
2.2.3. Производственные здания, помещения и сооружения
Внутренние поверхности стен, потолков, несущих конструкций, заполнений дверных проемов и полов должны быть гладкими (без выступов, впадин, поясков), позволяющими легко производить их очистку от пыли. Все производственные и складские помещения, а также находящиеся в них оборудование и механизмы следует содержать в чистоте.
Уборку пыли на предприятиях, в т.ч. на крышах зданий, проводят в строгом соответствии с графиками для конкретных участков производства необходимо указывать периодичность уборки (ежесменно, ежедневно, ежемесячно, ежеквартально и т.д.). Графики уборки пыли следует разрабатывать на каждом конкретном предприятии, их утверждает директор предприятия или главный инженер. Графики уборки пыли должны быть вывешены на рабочих местах.
Производственные помещения, в которых происходит выделение горючих производственных пылей, должны быть обеспечены стационарными или передвижными пылесосными установками для систематического удаления пыли с потолка, стен, полов, поверхности оборудования. [1, с. 141]
2.3. Взрывозащита
2.3.1. Производственное оборудование и технологические процессы
При проектировании новых и реконструкции действующих предприятий по хранению и переработке зерна следует применять системы взрывозащиты, предусматривающие:
взрыворазрядители, устанавливаемые в соответствии с Временной инструкцией №9-1 – 88 по расчету, проектированию и эксплуатации взрыворазрядителей для производственного оборудования предприятий;
быстродействующие задвижки или другие типы огнепреградителей, устанавливаемые в местах наиболее вероятного возникновения взрыва и сблокированные с быстродействующими задвижками или другими типами огнепреградителей, приводами машин, звуковой и световой сигнализацией на пульте управления;
датчики-индикаторы взрыва, устанавливаемые в местах наиболее вероятного возникновения взрыва и сблокированные с быстродействующими задвижками или другими типами огнепреградителей, приводами машин, звуковой и световой сигнализацией на пульте управления.
При проектировании новых и реконструкции действующих предприятий необходимо применять автоматическое противопожарные клапаны, перекрывающие при возникновении пожара технологические проемы для пропуска лент конвейеров и устанавливаемые в противопожарных стенах и перегородках.
При размещении оборудования в производственных помещениях не допускается загромождать пути эвакуации и наружные легкосбрасываемые ограждающие конструкции. В защищаемом взрыворазрядителями оборудовании должны быть предусмотрены отверстия, а при необходимости – специальные переходные патрубки для присоединения к нему взрыворазрядителей. [1, с. 141-144]
2.3.2. Производственные здания, помещения и сооружения
В производственных помещениях и лестничных клетках зданий и сооружений категории Б, рабочих зданий и сооружений категории Б, рабочих зданий элеваторов и зерноочистительных отделений мукомольных заводов должны быть предусмотрены наружные легкосбрасываемые ограждающие конструкции (ЛСК), площади которых следует определять в соответствии с Временной инструкцией по определению площади легкосбрасываемых конструкций зданий, помещений и сооружений предприятий по хранению и переработке зерна, исходя из допустимой в помещении величины избыточного давления, которое может возникнуть в аварийной ситуации при взрыве. При отсутствии расчетных данных площади ЛСК должны быть не менее 0,03 м2 на 1 м3 объема помещения, а для лестничных клеток и галерей – не менее 0,06 м2 на 1 м3. В качестве легкосбрасываемых конструкций следует использовать остекление окон с толщиной стекла 3, 4, 5 мм и площадью отдельного стекла не менее соответственно 0,8, 1,0, 1,5 м2.
При недостаточной площади остекления допустимо в качестве ЛСК использовать конструкции стеновых панелей и плит с применением стальных, алюминиевых, асбоцементных листов с утеплителем (для отапливаемых помещений), открывающихся наружу распашных ворот, дверей и других конструкций, крепления которых к каркасу здания или запорные устройства (для ворот и дверей) обеспечивают сбрасывание (открывание) указанных конструкций при избыточном давлении, не превышающем 2 кПа (200 кгс/м2) в момент взрыва.
Собственная масса легкосбрасываемых конструкций покрытий не должна превышать 70 кг/м2. При использовании вышеперечисленных конструкций ЛСК необходимо предусматривать разработку мероприятий, направленных на исключение возможности их случайного повреждения (разрушения). ЛСК следует устраивать в наружных стенах и (или) покрытиях помещений, размещать равномерно по периметру наружных ограждающих стен или площади покрытия, не оставляя глухих, не защищенных от взрыва участков помещения.
При проектировании новых предприятий следует учитывать, что недопустимо наличие подвалов, тоннелей и каналов в зданиях категории Б и на территориях, где располагаются наружные установки категории Б. Допустима эксплуатация действующих предприятий со зданиями и помещениями категории Б, имеющими подвальные этажи, при условии их обеспеченности ЛСК в соответствии с вышеизложенными требованиями. При этом легкосбрасываемые конструкции устраивают с использованием приямков. При проектировании новых и реконструируемых предприятий двери в тамбурах-шлюзах предусматривают открывающимися в разные стороны (например, из производственных помещений в тамбуры-шлюзы – против хода эвакуации, из тамбуров-шлюзов на лестничные клетки по ходу эвакуации).
Покрытия, перекрытия, стены и перегородки помещений категорий Б и В не должны иметь открытых проёмов, не заглушенных отверстий и щелей. Монтажные проёмы в междуэтажных перекрытиях должны быть закрыты несгораемыми герметичными конструкциями, рассчитанными на равномерную нагрузку от давления взрыва не менее 5 кПа (500 кгс/м2). При проектировании новых предприятий все строительные конструкции производственных помещений (стены, перекрытия, перегородки, двери и т. д.), за исключением ЛСК, следует рассчитывать на равномерную нагрузку от давления взрыва не менее 5 кПа (500 кгс/м2).
В зданиях категорий Б и В размещение вспомогательных помещений с массовым (временным и постоянным) пребыванием людей (красных уголков, комнат для собраний и т. д.) не допускается. При проектировании новых и реконструкции действующих предприятий вспомогательные помещения для обслуживающего персонала следует размещать в отдельно стоящих зданиях.
Вспомогательные помещения располагают в торце в пристройке производственных зданий со стороны помещений категории Г, Д, В (за исключением элеваторов и зерноочистительных отделений мукомольных заводов). В производственных зданиях размещают диспетчерскую, помещения для обогрева рабочих, вальцерезную мастерскую и подсобные помещения, не требующие постоянного пребывания людей. Двери эвакуационных выходов должны быть без замков, а также других запоров снаружи.
Во всех производственных и вспомогательных помещениях (коридорах, лестничных клетках и т. п.), расположенных на путях эвакуации, должно быть предусмотрено аварийное освещение, подсоединяемое к сети, не зависящей от сети рабочего освещения. При проектировании новых предприятий над - и подсилосные помещения элеваторов и складов бестарного хранения муки следует отделять от производственных помещений мукомольных заводов противопожарными перегородками, выдерживающими равномерную нагрузку не менее 5 кПа (500 кгс/м2). [1, с. 144-146]
2.4. Взрывобезопасность
2.4.1. Общие требования
Обязанность и ответственность административно-технического персонала по охране труда определяют отраслевые правила пожарной безопасности, Правила техники безопасности и производственной санитарии.
Ответственность за принятие мер по обеспечению взрывобезопасности предприятий системы хлебопродуктов возложена персонально на их руководителей (директоров) без права передоверия этой ответственности другим, подчиненным им лицам. Лицами, ответственными за взрывобезопасность отдельных цехов и подразделений предприятия, являются их руководители (начальники, заведующие), которые несут персональную ответственность за взрывобезопасность цехов, нарушение норм и правил взрывобезопасности на подведомственных им участках работы и за все последствия этих нарушений.
Назначение указанных лиц ответственными за взрывобезопасность оформляет приказом руководитель предприятия. Ответственность за соблюдение требований взрывобезопасности в каждой смене несет начальник смены (сменный инженер, сменный мастер), а на каждом рабочем месте – работник, обслуживающий участок, станок, группу станков, агрегат, систему, установку. Ответственность за общее состояние аспирационных и пневмотранспортных установок на предприятии возложена на главного инженера предприятия, за правильную эксплуатацию аспирационных и пневматических установок, пылеуловителей – на начальника цеха и начальников смен.
Ответственность за обеспечение своевременной и качественной уборки пыли в производственных помещениях и оборудовании возложена на начальника цеха (участка).
На каждом предприятии должен быть полный комплект технической документации:
чертежи строительные (планы, разрезы, характеризующие конструкции зданий и сооружений);
чертежи монтажные с расположением всего оборудования, машин, агрегатов;
технологические схемы;
схемы электротехнической части проекта с указаниями типа электрических машин, необходимых характеристик кабелей, электрических сетей, пусковых приборов и др.;
схемы аспирационных установок, их характеристики и паспорта;
технический паспорт взрывозащиты;
паспорта или техдокументации устанавливаемого по утвержденной схеме технологического и транспортного оборудования.
Все новшества, связанные с техническим перевооружением, реконструкцией и другими работами, должны быть отражены в технической документации, в которую вносят изменения, или в новых чертежах, оформляемых в установленном порядке. Вся техническая документация должна быть сосредоточена в техническом отделе или у главного инженера. На каждом предприятии должны быть годовые или перспективные планы повышения их взрывобезопасности. В проектной документации на новое строительство и реконструкцию должен быть предусмотрен самостоятельный раздел по охране труда и взрывопожаробезопасности. Повышение производительности предприятия при формировании планов производства должно в обязательном порядке сопровождаться разработкой и внедрением технических средств и мероприятий, направленных на обеспечение взрывобезопасности производственных процессов.
Для обеспечения бесперебойной работы оборудования и предотвращения случаев аварийного выхода оборудования из строя необходимо обеспечивать требования системы планово-предупредительного ремонта (система ППР) в соответствии с Инструкцией по организации и проведению ремонта технической базы хлебоприемных и зерноперерабатывающих предприятий. Инструкция предусматривает составление графика на каждую единицу оборудования с указанием периодичности и объема профилактических ремонтов, замены и проверки основных узлов, регламента технического обслуживания, номенклатуры и объема запасных узлов, деталей и материалов. Графики ППР утверждает директор или главный инженер предприятия. Ответственность за составление и выполнение графиков ППР несут главный механик и главный энергетик предприятия. [1, с. 146-149]
2.4.2. Обучение и инструктаж персонала по взрывобезопасности
Обучение и инструктаж персонала по взрывобезопасности входит составной частью в содержание обучения и инструктажа по технике безопасности, установленных ГОСТ 12.0.004 – 79, отраслевым положением о проведении инструктажа по технике безопасности и обучения рабочих безопасным методам труда.
При инструктаже по взрывобезопасности лиц, вновь принимаемых на работу, нужно ознакомить с:
действующими на предприятии правилами и инструкциями по взрывобезопасности;
техническими и организационно-техническими причинами взрывов;
мерами взрывопредупреждения и взрывозащиты;
практическими действиями в случае возникновения взрыва (остановка технологического и транспортного оборудования, отключение вентиляции и электроустановок, порядок эвакуации и сообщения и взрыве и т.д.).
В помещение, где проводят инструктаж, должен быть оборудован специальный уголок с плакатами и другими наглядными пособиями. Программа должна предусматривать изучение:
основных показателей пожаровзрывоопасности производственных пылей, газов, пылевоздушных, газовоздушных и гибридных смесей;
категорий зданий и помещений по взрывопожароопасности в соответствии с ОНТП 24 – 86;
классификацией производственных помещений по взрывной и пожарной опасности в соответствии с правилами устройства электроустановок;
типичными источниками зажигания (инициирования взрыва) и условия образования взрывоопасных пылевоздушных, газовоздушных и гибридных смесей;
опасными (поражающими) факторами взрыва;
техническими причинами взрывов;
организационно-техническими причинами взрывов и причинно-следственными связями между нарушениями норм и правил и возникновением аварийной обстановки;
распределением взрывов по причинам, местам возникновения и производствам;
мерами взрывопредупреждения;
мерами взрывозащиты;
поведением обслуживающего персонала в аварийной ситуации;
порядком сообщения о взрывах;
действующими нормативно-техническими документами по взрывобезопасности. [1, с. 149-150]
2.4.3. Контроль за соблюдением требований взрывобезопасности
Ведомственное обследование состояния взрывобезопасности предприятия осуществляют представители вышестоящих организаций или специалисты научно-исследовательских организаций в соответствии с отраслевой Инструкцией по проверке состояния взрывобезопасности предприятий по хранению и переработке зерна.
Ведомственные проверки состояния взрывобезопасности предприятий осуществляют областные (краевые, республиканские) объединения хлебопродуктов ежегодно. Главный инженер предприятия и лица, ответственные за взрывопожаробезопасность отдельных цехов предприятия, должны контролировать правильность заполнения и последующего ведения паспорта взрывозащиты производственных зданий, сооружений и оборудования. Проверку срабатывания сигнализации, систем локализации взрыва и блокировок оборудования следует проводить не реже одного раза в квартал. Контроль работы аспирационных установок предприятия следует производить не реже одного раза в год (в отопительный период); запыленность воздуха контролируют приборами, которые могут быть использованы во взрывоопасных помещениях класса В – II а. Контроль за напряженности электростатического поля и электризации оборудования следует производить приборами ИНЭП-1 и С96 согласно инструкциям по их эксплуатации. Визуальным осмотром следует постоянно контролировать состояние подшипников и редукторов. Соответствие устройств защитного заземления и зануления требованиям ГОСТ 12.1.030 – 81 должно периодически устанавливаться в процессе эксплуатации указанных устройств в соответствии с Правилами технической эксплуатации электроустановок потребителей и Правилами техники безопасности при эксплуатации электроустановок потребителей.
Все результаты контроля следует заносить в соответствующие журналы с указанием даты за подписью ответственного лица. [1, с. 150-152]
2.4.4. Мероприятия при возникновении предаварийных и аварийных ситуаций
При появлении опасных предаварийных ситуаций (запах гари или дыма, малейших признаков загорания, шума, возникающего при аварийном трении вращающихся деталей машин, завала машины продуктом, повышенной вибрации оборудования, поломки шкива, шестерни и других деталей машин, попадания в оборудование посторонних предметов и т.п.) оборудование должно быть немедленно остановлено. Его запуск может быть произведен только после выявления и устранения причин неполадок.
В случае обнаружения запаха гари или загорания материала в оборудовании все транспортное, технологическое и аспирационное оборудование цеха должно быть остановлено и тщательно проверено. Ликвидацию загорания необходимо производить при непосредственном участии работников пожарной охраны либо членов добровольной пожарной дружины предприятия. Запуск оборудования после ликвидации загорания следует производить после оформления специального письменного разрешения руководителя предприятия. При уборке места аварии, связанной с загоранием, запрещается загрузка завалов и россыпей продукта в бункера и силосы на хранение.
При обнаружении загорания зерна в сушилке необходимо немедленно выполнить следующее:
сообщить о загорании в пожарную охрану (часть) УПО МЧС России;
перекрыть подачу зерна из сушилки в элеватор или склад, не прекращая подачу сырого зерна в зерносушилку и не допуская опорожнения надсушильного бункера;
выключить все вентиляторы и закрыть задвижки в воздуховоде от топки к сушилке;
увеличить скорость прохождения зерна по сушильной шахте, не допуская образования в ней незаполненных зерном зон и снижения уровня зерна в надсушильном бункере до высоты менее 1 м;
выпускать зерно из зерносушилки на пол, тлеющее зерно собирать в железные ящики или ведра и заливать водой.
После освобождения сушильного агрегата от горящего зерна шахты, бункера, камеры нагрева следует тщательно очистить от остатков пригоревшего зерна, обратив внимание на очистку коробов или тормозящих элементов. При обнаружении загорания (самовозгорания) зерна, мучнистых продуктов следует немедленно остановить и обесточить все оборудование, удалить обслуживающий персонал, сообщить о случившемся руководству предприятия и в территориальный гарнизон пожарной охраны.
Для ликвидации аварийной ситуации необходимо создать штаб, в состав которого должны входить представители администрации предприятия и Государственной противопожарной службы, представители штаба гражданской обороны.
Методы и приемы подачи огнегасящих веществ в очаг загорания и последовательность выпуска продукта определяет штаб, исходя из условий реальной обстановки. При этом запрещается нахождение в здании в непосредственной близости от него людей, не привлеченных к тушению загорания, а также тушение загорания компактной направленной струей воды.
Руководитель предприятия после происшедшего взрыва обязан принять меры по обеспечению сохранения обстановки на месте аварии (состояние конструкций и оборудования) до начала расследования в таком виде, в каком она была в первый момент аварии (если это не угрожает воздействию на рабочих опасных факторов взрыва и не может вызвать дальнейшее развитие аварии). В случае вынужденной разборки завалов, вызванной необходимостью спасения пострадавших, разобранные строительные конструкции и оборудование необходимо сохранять до окончания расследования. Техническое расследование взрывов (хлопков) следует проводить в соответствии с отраслевой Инструкцией о порядке технического расследования взрывов (хлопков). [1, с. 152-155]
2.5. Планово-предупредительный ремонт
В условиях современного высокомеханизированного производства эффективность работы элеваторов, мукомольных заводов и хлебозаводов, а также качество выпускаемой продукции непосредственно связаны с техническим состоянием основных фондов. В процессе эксплуатации основные фонды подвергаются физическому износу в результате разрушения строительных конструкций, изнашивания, усталостного разрушения и изменения свойств материалов деталей оборудования. Эти процессы снижают эксплуатационные характеристики зданий и технические показатели оборудования, увеличивают вероятность взрывов.
Важнейшая роль в обеспечении необходимого технического состояния основных фондов принадлежит системе планово-предупредительного ремонта (ППР). В настоящее время в отрасли действует Положение об организации и проведении ремонта основных фондов предприятий.
Системой ППР на предприятиях отрасли решают следующие задачи:
поддержание оборудования в рабочем состоянии, обеспечивающем его необходимую производительность и высокое качество выпускаемой продукции;
предотвращение взрывов, пожаров и аварийного выхода оборудования из строя;
увеличение производительности оборудования модернизацией;
внедрение отдельных средств взрывозащиты и взрывопредупреждения, которая может быть выполнена в период ремонта;
снижение расходов на ремонт оборудования в результате повышения производительности труда, экономии материалов, применения передовых методов ремонтных работ.
Система ППР предусматривает следующее:
текущее наблюдение и периодический осмотр сооружений, машин и оборудования для своевременного устранения неисправностей;
правильная подготовка машин и оборудования к работе;
правильный уход за машинами и оборудованием во время их эксплуатации с соблюдением установленных режимов использования, наблюдением за состоянием смазки, защиты от атмосферных, тепловых и прочих воздействий внешней среды;
своевременное и качественное проведение текущего и капитального ремонтов, выполняемых в планово-предупредительном порядке.
Все виды ремонта производят за счет средств ремонта основных фондов, создаваемых в производственных объединениях и на предприятиях по нормативам затрат на ремонт основных фондов с включением их в себестоимость продукции, работ и услуг.
Планирование и проведение ремонтных работ на предприятиях отрасли проводят в следующем порядке:
на элеваторах и хлебоприемных предприятиях основные ремонтные работы – в период подготовки материально-технической базы к приемке зерна нового урожая. Кроме того, осуществляют меры для проведения круглогодового ремонта;
капитальный ремонт хлебоприемных предприятий можно производить как собственными силами, так и силами подрядных организаций в пределах общих лимитов подрядных работ. Для организации планово-предупредительного ремонта оборудования хлебоприемных предприятий, учитывая их сезонную работу, необходимо на каждом объекте и предприятии организовать ежедневный учет работы оборудования;
подготовку к ремонту начинают с обследования состояния объектов после окончания массового поступления зерна. По приказу директора предприятия устанавливают срок и назначают комиссию для проведения технического осмотра в составе главного инженера, главного механика (главного энергетика), инженера одного из специалистов по пожарной безопасности или технике безопасности и одного представителя производственного цеха. В результате осмотра составляют ведомости дефектов. [1, с. 155-158]
2.6. Молниезащита мельницы
Одной из причин взрыва на мельнице может быть атмосферное электричество – прямые удары молнии, вследствие чего необходима ее отдельная молниезащита.
Молниезащита – комплекс защитных устройств, предназначенных для обеспечения безопасности людей, сохранности зданий и сооружений, оборудования и материалов от возможных взрывов, загораний и разрушений, вызванных электричеством, тепловым или механическим воздействием молний.
2.6.1. Молниезащита мельницы
Определяем необходимость выполнения молниезащиты и ее исполнение для здания мельницы IV степени огнестойкости в местности со среднегодовой продолжительностью гроз 50 г/год и типом грунта суглинок с эквивалентным удельным сопротивлением 500 Ом · м.
В соответствии с назначением зданий необходимость выполнения молниезащиты и ее категория, а при использовании стержневых молниеотводов – тип зоны защиты определяют в зависимости от среднегодовой продолжительности гроз в месте нахождения здания, а также от ожидаемого количества поражений его молнией в год.
Согласно РД 32.21.122.87 «Инструкции по устройству молниезащиты зданий и сооружений» [5] для мельницы выполняют молниезащиту Ш категории. В данном случае в качестве молниеотводов требуется максимально использовать вытяжные трубы, водопроводные башни, и другие возвышающиеся наземные предметы.
2.6.2. Оценка среднегодовой продолжительности гроз и ожидаемого количества поражений молнией здания мельницы
Среднегодовая продолжительность гроз в часах определяется по утвержденным для некоторых областей региональными картами продолжительности гроз, или по средним многолетним (порядка 10 лет) данным метеостанций, ближайшей от места нахождения здания и сооружения.
Ожидаемое количество поражений в год определяют по формуле:
N = (S + 6 · h) · (L + 6 · h) · n · 10-6, (2.1)
Где S - ширина защищаемого здания, м;
h – наибольшая высота здания или сооружения, м;
L – длина защищаемого здания, м;
n – среднегодовое число ударов молнии в 1 км2 земной поверхности в месте расположения здания.
Ожидаемое количество поражений молнией в год для здания мельницы прямоугольной формы длиной 120 м, шириной 45 м, высотой 7 м определяют:
N = (45 + 6 · 7) · (120 + 6 · 7) · 4 · 10-6 = 56 376 10-6 = 0,056376
Полученное значение показывает, что поражение молнией здания мельницы происходит один раз в 20 лет.
2.6.3. Построение зоны защиты
Защита от прямых ударов молнии здания мельницы Ш категории с неметаллической кровлей выполняется тросовыми молниеотводами, обеспечивающими зону защиты Б.
Установка молниеприемников и молниеотводов на самом здании мельницы не рекомендуется, поскольку здание IV степени огнестойкости выполнено из сгораемых материалов облегченной конструкции (по взрывозащите). Таким образом, целесообразно выполнить молниезащиту одиночным тросовым молниеотводом.
Зона защиты одиночного тросового молниеотвода приведена на рисунке 1. Она представляет собой двускатную плоскость с приставленными полуконусами на концах. Горизонтальное сечение зоны защиты на высоте защищаемого сооружения h>х>, представляет собой прямоугольник с приставленными к малым сторонам полукругами радиусом r>х>. С учетом стрелы провеса троса сечением 35-50 мм2 при известной высоте опор h>оп> и длине пролета а высота троса определяется:
h=h>оп> – 2, при а < 120 м, (2.2)
h=h>оп> – 3 при 120 < а < 150, (2.3)
Зона защиты одиночного тросового молниеотвода имеет следующие габаритные размеры.
Высота зоны защиты: h>0>=0,92 · h, (2.4)
Радиус зоны защиты на уровне земли: r>0>=1,7 · h, (2.5)

Рисунок 1. Общий вид молниезащиты здания мельницы. М 1 : 1000
Для зоны Б высота одиночного тросового молниеотвода при известных значениях высоты здания и половин ширины определяют по формуле: h=(r>х>+1,85·h>х>)/1,7 (2.6)
Расположив опоры у торцов здания, принимают, что радиус зоны защиты на уровне высоты здания r>х>, равен половине ширины здания: r>х>=S/2 (2.7)
Получаем r>х>=45/2=22,5 м, высота тросового молниеотвода h=(22,5+1,85·7)/1,7=20,85 м.
Так как для Ш категории молниезащиты при установке отдельно стоящих молниеотводов расстояние от них по воздуху и в земле до защищаемого объекта и вводимых в него подземных коммуникаций не нормируется, то расстояние опор от торцов здания принимают равным 5 м. Тогда длина пролета троса а=120+2·5=130 м.
Исходя из условия (2.3) 120 < а=130 < 150, определяем высоту опор, преобразуя формулу (2.3) h>оп> =20,85+3=23,85 м.
Высота зоны защиты h>о>=0,92 · 20,85 = 19,182 м.
Радиус зоны защиты на уровне земли r>0>=1,7 · 20,85 = 35,445 м.
Фундаментом и заземлителем одновременно служит конструкция из 4х железобетонных подножников. Защита от заноса высокого потенциала по подземным коммуникациям осуществляется путем их присоединения на вводе в здание к железобетонному фундаменту здания.
Таким образом, определили параметры конструкции молниеотводов:
высота тросового молниеотвода 20,85 м;
высота опоры 23,85 м;
длина пролета троса 130 м;
высота зоны защиты 19,182 м;
радиус защиты на уровне земли 35,445 м.
3. Взрывозащита
3.1. Общие положения
Взрывобезопасность предприятий, на которых возможно возникновение взрыва, должна обеспечиваться комплексом профилактических мероприятий и применением систем взрывозащиты производственного оборудования, зданий и сооружений. Профилактика взрывов направлена на предотвращение условий для возникновения взрывоопасных смесей, насколько это допустимо с позиций обеспечения нормального ведения технологических процессов, а также на исключение возможности появления потенциальных источников их зажигания.
Все необходимые требования по взрывопредупреждению на элеваторах и мукомольных заводах должны постоянно уточняться, а мероприятия и средства, обеспечивающие их выполнение, непрерывно совершенствоваться по технической и экономической эффективности. Требования и мероприятия по профилактике взрывов полностью отвечают современным представлениям о взрывопредупреждении на промышленных предприятиях. Однако, как показывает практика эксплуатации предприятий, невозможно полностью исключить ошибки обслуживающего персонала, нарушения правил, случаи нарушения режимов работы оборудования, внезапный выход из строя отдельных узлов, деталей и машин. В связи с этим остаются актуальными вопросы взрывозащиты оборудования, зданий и сооружений. Конкретные требования по взрывозащите для каждой отрасли сформулированы в специальных ведомственных нормативно-технических документах.
Анализ результатов технического расследования аварий показывает необходимость разработки и внедрения ряда технических мероприятий по взрывозащите, не предусматриваемых действующими нормативными документами. Для создания высокоэффективных, экономически приемлемых, надежных и простых в эксплуатации систем взрывозащиты предстоит выполнить в дальнейшем большой объем научно-исследовательских, опытно-конструкторских и проектных работ.
Особое место и значительную часть в этом комплексе работ составят экспериментальные исследования. Это связано не только с тем, что до настоящего времени до конца не изучены механизмы пылевоздушного и гибридного взрыва и его газотермодинамика, нет данных по процессам взрывного горения многих пылевоздушных и пылегазовоздушных смесей, но и с тем, что создание каждого нового устройства или системы взрывозащиты требует экспериментальной отработки и проверки в натуральных условиях.
Обзор способов взрывозащиты, применяемых как в России так и за рубежом, позволяет сформулировать основные направления разработок технических средств взрывозащиты:
ограничение роста давления взрыва выше допустимого уровня за счет вскрытия проходных сечений для отвода продуктов сгорания из объема защищаемого оборудования, сооружения или помещения (рис. 3.1);
подавление процесса взрывного горения на начальной стадии введением в зону взрыва пламегасящих веществ (рис. 3.2);
предотвращение распространения пламени и высокотемпературных продуктов взрывного горения по технологических и другим коммуникациям устройством огнепреградителей;
предотвращение распространения пламени и высокотемпературных продуктов сгорания установкой на магистралях пламеотсекателей.
Отдельная система взрывозащиты, например какого-либо технологического аппарата, может состоять из нескольких различных устройств, предназначаемых для предотвращения повышения давления в зоне взрыва и ограничения распространения продуктов взрывного горения из зоны взрыва в смежные объемы. Как показывают результаты исследований, опыт эксплуатации различных типов систем взрывозащиты, в настоящее время наиболее приемлемы для предприятий по хранению и переработке зерна разработки по первому и четвертому направлениям.
При определении объектов, подлежащих взрывозащите, и решении вопроса о сроках (очередности) обеспечения объекта системой взрывозащиты необходимо провести оценку по следующим показателям:
возможность возникновения в объеме взрывоопасной смеси при нормальной работе на стационарном режиме, переходных режимах, холостом ходу, в аварийном режиме, после остановки или до включения;
показатели пожаровзрывоопасности образующейся аэровзвеси – концентрационные и температурные пределы распространения пламени (воспламенения), максимальное давление взрыва, скорость его нарастания и т.д.;
предельные параметры возможного взрыва в условиях отсутствия систем взрывозащиты – максимальное давление, скорость его нарастания, суммарная энергия (мощность взрыва) по тротиловому эквиваленту или удельному тепловыделению;
возможность возникновения источника зажигания взрывоопасной смеси в процессе работы оборудования в нормальном и аварийных режимах, попадание его из смежного оборудования, при нарушениях противопожарного режима (привнесенный источник) и т.д.;
связь рассматриваемого объема со смежными объемами (помещениями, сооружениями, технологическими аппаратами);
возможность возникновения взрыва в смежных объемах или возможность их разрушения от взрыва в рассматриваемом объеме;
наличие средств (систем) взрывопредупреждения;
возможность контроля режима работы обслуживающим персоналом или автоматикой;
эксплуатационная надежность рассматриваемого объекта;
масштаб и перспективы применения на предприятиях отрасли;
роль в производственном процессе (возможность нормальной работы предприятия без рассматриваемого объекта, ограничение работы или невозможность эксплуатации предприятия);
материальная ценность объекта, сложность восстановления после возможного повреждения взрывом. [1, с. 213-219]
3.2. Взрыворазрядные устройства
Взрыворазрядные устройства (взрыворазрядители) предназначены для предотвращения роста давления взрыва в защищаемом оборудовании выше допустимого, в целях его защиты от разрушения и недопущения возможности распространения продуктов горения в производственные помещения. Предотвращают рост давления взрыва выше допустимого уровня отводом продуктов горения и несгоревшей пылевоздушной смеси из защищаемого оборудования в безопасную зону за пределы производственного здания.
В защищаемом оборудовании следует предусматривать специальные отверстия и переходные патрубки для присоединения взрыворазрядителей. Форма и расположение переходных патрубков не должны способствовать накоплению пыли или продукта перед мембраной со стороны взрыворазрядного устройства. Взрыворазрядитель состоит из взрыворазрядного устройства с предохранительной мембраной и отводящего трубопровода. Предохранительную мембрану, перекрывающую проходное сечение взрыворазрядителя, следует устанавливать на минимальном расстоянии от корпуса защищаемого оборудования.
В качестве взрыворазрядных устройств обычно применяют взрыворазрядители шиберного типа, с бандажным креплением предохранительных разрывных мембран и с легкоразъемным соединением отводящих трубопроводов (рис. 3.3), комбинированные (рис. 3.4), устанавливаемые при объединении отводящих трубопроводов в общий коллектор (рис. 3.5). В зонах с повышенной температурой, например, в зерносушилках, устанавливают взрыворазрядители с выщелкивающейся мембраной из тонкого стального листа (рис. 3.6). Во взрыворазрядителях шиберного типа применяют разрывные мембраны из алюминиевой фольги толщиной 0,04 мм. Возможно изготовление мембран из полиэтиленовых пленок, которые применяют обычно во взрыворазрядителях с бандажным креплением разрывных мембран.
В качестве разрывных предохранительных мембран рекомендуется применять полиэтиленовые пленки марок Т, СТ, СНК, СК, В или Н (ГОСТ 10354 – 82). Толщину (δ) разрывных мембран из полиэтиленовой пленки выбирают в зависимости от диаметра (D) проходного сечения взрыворазрядителя. Зависимость D от δ получена экспериментально из условия необходимости обеспечения вскрытия (разрыва) мембран при давлении 10…15 кПа. Для прямоугольного проходного сечения взрыворазрядителя эквивалентное значение диаметра D определяют по формуле:
D = 4 · F /П (3.1)
где F – площадь проходного сечения взрыворазрядителя, м2;
П – периметр проходного сечения взрыворазрядителя, м.
|
Диаметр проходного сечения взрыворазрядителя, мм |
200…300 |
300…400 |
400…500 |
500…650 |
650…850 |
850…1050 |
1050...1250 |
|
Толщина разрывных мембран, мм |
0,05 |
0,07 |
0,1 |
0,12 |
0,15 |
0,2 |
0,25 |
Опыт эксплуатации мембранных взрыворазрядителей шиберного типа выявил ряд недостатков в их конструкции:
взрыворазрядитель не обеспечивает полной герметизации защищаемого оборудования;
мембрана из алюминиевой фольги толщиной 0,04 мм быстро разрывается, что приводит к нарушению нормального режима работы аспирационных сетей и пылевыделению;
конструкция не позволяет производить осмотр мембраны в рабочем положении, сложна в изготовлении и эксплуатации.
При использовании предохранительных мембран другого типа или из других материалов расчет взрыворазрядителей должен быть проведен при условии определения статического давления их вскрытия, рекомендуемые значения которого составляют 10…15 кПа. Отводящие трубопроводы взрыворазрядителей должны быть прямыми, минимальной длины. Общая длина трубопровода от корпуса защищаемого оборудования до наружного среза не должна превышать 12 м. В качестве отводящих трубопроводов взрыворазрядителей рекомендуется использовать стальные сварные трубы с толщиной стенок не менее 1,0 мм или трубы любых типов, выдерживающие остаточное давление взрыва. Внутренний диаметр отводящего трубопровода должен быть не менее диаметра проходного сечения взрыворазрядителя. При вертикальном выведении из здания отводящего трубопровода на его срезе для защиты от атмосферных осадков устанавливают диффузор с зонтом. Отводящие трубопроводы от нескольких единиц оборудования допускается объединять в единый коллектор, диаметр которого должен быть не менее наибольшего диаметра трубопроводов из числа объединяемых в коллектор.
Взрыворазрядителями защищают оборудование, в котором обращаются горючие вещества органического или неорганического происхождения – молотковые дробилки, нории, фильтры и циклоны аспирационных установок, рециркуляционные зерносушилки с камерами нагрева, шахтные зерносушилки с подогревателями, каскадные нагреватели. Устанавливают взрыворазрядители на действующих предприятиях в плановом порядке по технической документации, согласованной с вышестоящей организацией, при проведении капитальных ремонтов, техническом перевооружении и реконструкции. [1, с. 219-224]
3.2.1. Расчет площади проходных сечений взрыворазрядителей
Площадь (F, м2) проходных сечений взрыворазрядителей рассчитывают из условия, что остаточное давление взрыва (>∆>P) не должно превышать допустимого значения (>∆>P>доп>), определяемого прочностью конструкции защищаемого оборудования:
>∆>P ≤ >∆>P>доп > (3.2)
В рассматриваемом случае мельницы 45*120*7 м, для оборудования, выдерживающего внутреннее избыточное давление более 100 кПа, следует принимать >∆>P>доп > = 100 кПа. Величину свободного объема (V, м3) защищаемого оборудования определяют за вычетом объемов расположенных внутри оборудования узлов и агрегатов.
При защите объема взрыворазрядителем с прямым отводящим трубопроводом общей длиной L=12 м и с предохранительной мембраной, вскрывающейся при избыточном статическом давлении >∆>P>ст> ≤ 10 кПа с разрывными мембранами из полиэтиленовой пленки, площадь (диаметр D, м) проходного сечения взрыворазрядителя определяют по номограмме, представленной на рисунке 3.7. [1, с. 224-226]
Для определения F или D по заданным значениям >∆>P, V и L необходимо объединить прямой линией соответствующие точки на вертикальных шкалах >∆>P и V и найти точку пересечения этой прямой с заданной линией L. Кривая линия FD, проходящая через эту точку, дает ответ. При попадании точки пересечения между линиями FD в качестве ответа принимают ближайшую слева линию FD или методом интерполяции определяют значение F и D. Таким образом согласно номограмме F = 0,159 м2, а D = 0,45 м.
3.2.2. Расчет и установка взрыворазрядителей на молотковых дробилках.
Молотковые дробилки защищают взрыворазрядителями, установленными на боковой стенке в верхней части выпускного бункера (см. рис. 3.8). Диаметр проходного сечения взрыворазрядителя на выпускном бункере молотковой дробилки определяют расчетом в п. 3.2.1. При этом защищаемый объем складывается из свободного объема дробилки и объема бункера.
При отсутствии сведений о прочности бункеров при расчете взрыворазрядителей для дробилок принимают значения допустимого давления взрыва, равные 100 кПа при объеме бункера до 2,0 м3, 50 кПа – свыше 2,0 м3. Для предохранения мембран от разрыва под действием разрежения внутри дробилок с забором продукта пневматическими транспортом перед мембраной со стороны оборудования устанавливают сетку из проволоки толщиной 1…2 мм с ячейками 30х30 мм.
Определим диаметры проходных сечений взрыворазрядителей с прямыми отводящими трубопроводами, имеющими косой срез на выходе в атмосферу, для дробилки ДДО на рассматриваемой мельнице с забором продукта механическим транспортом. Дробилка расположена таким образом, что расстояние по оси взрыворазрядителя от входного взрыворазрядного отверстия в стенке бункера до косого среза составляет 2,5 м.
Значения свободного объема дробилки за вычетом объемов расположенных внутри узлов и агрегатов, а также значения объемов выпускного бункера и суммарных защищаемых объемов приведены в таблице. [1, с. 226-229]
|
Тип дробилки |
V>др>, м3 |
V>δ>, м3 |
V, м3 |
|
ДДО, ДМ-440У |
0,1 |
1,5 |
1,6 |
Значение допустимого давления взрыва для дробилок с выпускными бункерами объемом до 2 м3, принимаем равным >∆>P>доп>=100 кПа. Диаметры взрыворазрядителей определяем в соответствии с методикой в п. 3.2.1. По номограмме проводя прямую через точки >∆>P=100 кПа и V для дробилки ДДО, находим точки пересечения прямой с линией L=2,5 м, по пометке, ближайшей слева от точки пересечения линии FD, получают для дробилки значение D=300 мм. В качестве мембраны используют полиэтиленовую пленку толщиной δ = 0,07 мм при D=300 мм.
3.2.3. Расчет и установка взрыворазрядителей на рециркуляционных зерносушилках с камерами нагрева, шахтных с подогревателями, на каскадных нагревателях.
Зерносушилки защищают установкой взрыворазрядителей на камерах нагрева, подогревателях, каскадных нагревателях, осадочных камерах, топках, а также на надсушильных бункерах (при отсутствии шлюзового затвора на питателе), нориях, циклонах. Взрыворазрядители на нориях, циклонах устанавливают в соответствии с приводимыми далее рекомендациями. На надсушильных бункерах взрыворазрядители устанавливают на верхней крышке или боковой стенке в верхней части бункера.
На камерах нагрева взрыворазрядители устанавливают на боковой стенке камеры (со стороны торцов металлических стержней в случае их применения в качестве тормозящих элементов). При установке нескольких взрыворазрядителей их следует распределять равномерно по высоте камеры. На подогревателях взрыворазрядители устанавливают на боковой стенке подогревателя со стороны, противоположной входу агента сушки. На каскадных нагревателях взрыворазрядители устанавливают на боковой стенке секций противоточной шахты со стороны наклонных ребер решетчатых полок.
На осадочных камерах взрыворазрядители устанавливают на боковой стенке в верхней части камер. При наличии вертикальной перегородки, поворачивающей поток отработанного агента сушки на 180˚, взрыворазрядители устанавливают по обе стороны перегородки. Топки защищают взрыворазрядными клапанами в соответствии с требованиями, предъявленными к их взрывозащите. В качестве предохранительных мембран, устанавливаемых во взрыворазрядителях на камеры нагрева, подогревателях, каскадных нагревателях, осадочных камерах, рекомендуются выщелкивающиеся мембраны из стального листа толщиной 0,5…1,0 мм или из другого материала, выдерживающих длительное воздействие повышенной температуры. Объем камеры нагрева рассчитывают с включением свободного объема тепловлагообменника. При отсутствии сведений о прочности защищаемых конструкций при расчете взрыворазрядителей, устанавливаемых на каскадных нагревателях, а также на камерах нагрева, подогревателях, осадочных камерах и надсушильных бункерах зерносушилок на действующих предприятиях, рекомендуется принимать значение допустимого давления взрыва, равное 50 кПа. [1, с. 229-232]
В рассматриваемой мельнице необходимо установить взрыворазрядитель на подсушильный бункер вместимостью 12 м3. Бункер металлический, верхней частью примыкает к перекрытию. Расположение бункера позволяет установить горизонтальный взрыворазрядитель длиной 0,5 м в верхней части боковой стенки бункера.
В соответствии с ранее принятыми рекомендациями принимаем >∆>P>д>=50 кПа. Диаметр проходного сечения взрыворазрядителя определяем по номограмме (см. п. 3.2.1). Для этого соединяем прямой линией точку >∆>P=50 кПа на оси >∆>P и точку V=12м3 на оси V. Находим точку пересечения проведенной прямой с линией L=0,5 м. Пометка ближайшей слева от линии FD дает искомое значение D=0,6 м. В качестве мембраны используем полиэтиленовую пленку толщиной δ=0,12 мм.
3.2.4. Определение размеров и установка взрыворазрядителей на нориях
Нории в зависимости от типа и технической возможности защищают установкой взрыворазрядителей по одному из следующих вариантов: а) на головке нории; б) в верхней части рабочей и холостой ветвей норийных труб; в) на головке нории и в верхней части рабочей и холостой ветвей норийных труб; г) на головке нории, в верхней и нижней частях рабочей и холостой ветвей норийных труб; д) на головке нории и в нижней части рабочей и холостой ветвей норийных труб; е) в верхней и нижней частях рабочей и холостой ветвей норийных труб.
Взрыворазрядители на нориях I-10, I-20, II-50, II-100, II-175, II-250 можно устанавливать по варианту «а» или «б», а на нориях II-350, II-500 и II-500 с кошами без дна – по варианту «г» или «в». При технической возможности для всех других типов норий взрыворазрядители следует устанавливать по наиболее эффективным вариантам «в», «г», «д» или «е».
Диаметр проходного сечения взрыворазрядителя, устанавливаемого на головке нории, определяется типом нории и должен быть не менее значения, приведенного ниже.
|
Тип нории |
I-10 |
I-20 |
II-50 |
II-100, II-175* |
II-250 |
II-175 |
II-350*, II-500* |
НТЦ-175Х2 |
II-350 |
II-500 |
|
Диаметр сечений взрыворазрядителей, устанавливаемых на головках норий, мм |
320 |
370 |
470 |
530 |
600 |
770 |
770 |
970** |
970 |
970 |
* Нории с ковшами без дна.
** Или два взрыворазрядителя с диаметром проходного сечения не менее 0,77 м каждый.
Диаметр проходного сечения каждого взрыворазрядителя на норийных трубах должен быть не менее соответствующего для определенного типа нории значения, приведенного ниже.
|
Тип нории |
I-10 |
I-20 |
II-50 |
II-100, II-175* |
II-250* |
II-175 |
II-350*, II-500* |
II-350 |
II-500 |
|
Диаметр сечений взрыворазрядителей, устанавливаемых на норийных трубах, мм |
320 |
370 |
470 |
530 |
600 |
770 |
770 |
970 |
970 |
* Нории с ковшами без дна
На головках сдвоенных норий можно устанавливать взрыворазрядители, общие для объединенных норий. Для не указанных выше норий с трубами круглого сечения и вновь разрабатываемых площадь проходных сечений взрыворазрядителей должна быть: максимальной (не менее суммарной площади поперечных сечений норийных труб) для взрыворазрядителей на головках; не менее площади поперечного сечения норийной трубы для каждого взрыворазрядителя на норийных трубах. [1, с. 232-235]
3.2.5. Определение размеров и установка взрыворазрядителей на фильтрах и циклонах аспирационных установок
Защищают установкой взрыворазрядителей на ближайших к циклонам и фильтрам поворотах воздуховодов очищенного и запыленного воздуха, при этом диаметр проходного сечения взрыворазрядителя должен быть не менее диаметра воздуховода.
Воздуховоды запыленного и очищенного воздух на участках от фильтров и циклонов до взрыворазрядителей, установленных на ближайших поворотах, должны удовлетворять требованиям, предъявляемым к отводящим трубопроводам взрыворазрядителей, - выдерживать остаточное давление взрыва. Допускается не защищать циклоны, непосредственно связанные с внешней средой или установленные вне помещений в безопасной зоне со свободным объемом менее 1,0 м3, а также фильтры и циклоны, на подводящих воздуховодах которых со стороны аспирируемого оборудования установлены пламеотсекающие устройства либо если аспирируемое оборудование не взрывоопасно. [1, с. 235-236]
3.2.6. Эксплуатация взрыворазрядителей
Наблюдение и ответственность за состоянием взрыворазрядителей возлагают на лиц, ответственных за аспирационные установки, а при их отсутствии – на начальника цеха. При изготовлении взрыворазрядителя оформляют паспорт, который при его установке заполняют по установленной форме. После установки взрыворазрядители нумеруют и пломбируют. Отводящие трубопроводы, разрывные мембраны и узлы их крепления должны быть в постоянной исправности. Взрыворазрядители следует ежемесячно проверять и контролировать целостность мембраны. Не допускается накопление на мембранах и в отводящих трубопроводах пыли и продуктов. Результаты осмотров, сведения о проводимых ремонтах или замене мембран регистрируют в журнале, оформляемом по установленной форме.
При систематических нарушениях целостности мембран вследствие разряжения внутри оборудования или значительных пульсаций давления необходима установка полиэтиленовой пленки в два слоя. При этом на пленке, обращенной в сторону защищаемого оборудования, делают по центру разрез (0,5…0,7D). По истечении одного года эксплуатации мембраны подлежат замене. При отклонениях от нормальной работы оборудования (завал продукта, интенсивное пыление и т.д.) взрыворазрядитель после установки оборудования следует немедленно проверить и при необходимости заменить мембрану. [1, с. 236-237]
3.3. Система локализации взрыва
Система локализации взрыва (СЛВ) предназначена для предотвращения распространения пламени и продуктов взрывного горения по самотекам и воздуховодам аспирации на смежные участки производства при обнаружении взрыва в оперативных бункерах, технологическом, аспирационном или транспортном оборудовании.
Системы локализации взрыва проектируют, исходя из требований взрывозащиты оборудования. При наличии в цехе нескольких технологических линий система локализации взрыва может проектироваться одна на несколько линий, либо для каждой технологической линии отдельно. Все задвижки СЛВ должны включаться одновременно при появлении сигнала от любого датчика-индикатора давления данной системы. Она включает в себя минимально необходимое число элементов, обеспечивающих ее надежную работу.
СЛВ имеют автоматическое управление и оборудованы сигнализацией. Должна быть предусмотрена возможность временного отключения автоматического управления и перевода СЛВ на ручное управление для проведения технического обслуживания и проверки ее работоспособности. Оборудование, защищаемое СЛВ, оснащают взрыворазрядными устройствами, огнепреградителями или другими средствами выброса продуктов сгорания в безопасную зону. Помещения, в которых применяют эту систему, должны иметь легкосбрасываемые ограждающие конструкции.
Система локализации взрыва состоит из быстродействующих задвижек типа У2-БЗБ с линейным асинхронным электроприводом, датчиков-индикаторов давления СУМ-1, силовой аппаратуры коммутации управления и сигнализации. При возникновении взрыва в оборудовании происходит повышение давления, фиксируемое датчиком-индикатором давления, который может быть установлен как непосредственно в месте возможного возникновения взрыва, так и на некотором удалении от него. При росте давления до порога срабатывания датчика 500…700 Па в результате прогиба мембраны включается микропереключатель, который замыкает электрическую цепь пускателей приводов задвижек. Электропитание подается на задвижки, шибер приводится в движение и перекрывает проходное сечение трубопровода. Суммарное время срабатывания системы локализации взрыва от момента поступления сигнала на датчик-индикатор взрыва до полного перекрытия трубопроводов не превышает 0,2 с. Структурная схема системы представлена на рисунке 3.9.
Вся аппаратура, кроме датчиков, задвижек и кнопок управления, монтируется в РП цеха. Задвижки устанавливают на технологических и аспирационных трубопроводах, по которым возможно распространение продуктов горения и пламени при пылевых взрывах. На пульт управления выводят сигнальную лампочку, показывающую срабатывание ЛСВ. Звуковую сигнализацию устанавливают по этажам здания. Количество лампочек сигнализации о срабатывании датчиков взрыва равно количеству датчиков, а количество сигнальных лампочек дли сигнализации закрытия задвижек равно количеству задвижек.
Эксплуатация систем локализации взрыва проводится в соответствии с Рекомендациями по проектированию и эксплуатации при выполнении требований Правил технической эксплуатации электроустановок потребителем, Правил безопасности при эксплуатации электроустановок, отраслевых правил пожарной безопасности и Правил техники безопасности и производственной санитарии. [1, с. 237-246]
Заключение
В данной дипломной работе рассмотрены особенности распространения пожаров (взрывов) на мельнице при рабочей смене 15 человек, выполнен расчет критериев пожаровзрывоопасности при аварии:
избыточное давление – 19 905,12 кПа;
интенсивность теплового излучения «огненного шара» - 68,23 кВт / м2;
время существования «огненного шара» - 33,1 сек;
избыточное давление (на открытом пространстве) – 186,99 кПа;
импульс волны давления – 3,07 кПа · с;
площадь пожара – 651,1 м2;
высота пламени – 9,2 м;
потенциальная энергия пожара – 12,06 · 109 кДж.
В соответствии с приведенными расчетами критериев пожаровзрывоопасности можно сделать выводы о том, что при возникновении аварии существует:
опасность смертельного поражения людей, находящихся в помещении;
возможно разрушение защитных сооружений, существует опасность возгорания и повреждения (от термического воздействия и волны избыточного давления) находящихся поблизости материалов и техники;
опасность возникновения пожара на расположенной в 100 метрах от мельницы животноводческой фермы.
Анализ вопросов обеспечения пожаровзрывобезопасности мельницы показывает, что безопасность при рабочем процессе определяется строгим выполнением существующих норм и правил. Согласно РД 34.21.122.87 «Инструкции по устройству молниезащиты зданий и сооружений» [5] рассчитаны параметры конструкции тросового молниеотвода, обеспечивающего молниезащиту здания мельницы, параметры которого составляют:
высота тросового молниеотвода – 20,85 м;
высота опоры тросового молниеотвода – 23,85 м;
длина пролета троса – 130 м;
высота зоны защиты – 19,18;
радиус защиты на уровне земли – 35,45 м.
В соответствии с критериями определения категории помещения мельницы по взрывопожарной и пожарной опасности, изложенными в НПБ 105-95 [7], здание мельницы относится к категории Б – взрывопожароопасная. Учитывая категорию взрывопожарной опасности, в соответствии с требованиями, предъявляемыми к взрывозащите, и современными способами взрывозащиты, применяемыми как в России, так и за рубежом, представлены обоснования выбора конкретного метода – ограничение роста давления взрыва выше допустимого уровня за счет вскрытия проходных сечений для отвода продуктов сгорания из объема защищаемого оборудования, сооружения или помещения (установка взрыворазрядителей). Также обосновано применение системы локализации взрыва (СЛВ).
По методике, приведенной в ГОСТ 12.3.047 – 98 «Пожарная безопасность технологических процессов. Общие требования. Методы контроля» [4], определено значение индивидуального 2,01 · 10-5 (условия безопасности людей не выполнены; необходимо внедрение систем пожаротушения и взрывозащиты) и социального риска 8,241 · 10-6 (пожарная безопасность выполнена, но требуется принятие всех возможных мер по снижению риска).
Список литературы
Семенов Л. И., Теслер Л. А. Взрывобезопасность элеваторов, мукомольных и комбикормовых заводов. – М.: Агропромиздат, 1991. – 367 с.
СНиП 2.04.09.84 «Пожарная автоматика зданий и сооружений».
ППБ 01-93 Правила пожарной безопасности РФ.
ГОСТ Р 12.3.047 – 98 «Пожарная безопасность технологических процессов. Общие требования. Методы контроля».
РД 34.21.122.87 «Инструкция по устройству молниезащиты зданий и сооружений».
НПБ 107-97 «Определение категорий наружных установок по пожарной опасности».
НПБ 105-95 «Определение категорий помещений и зданий по взрывопожарной и пожарной опасности».
ГОСТ 12.1.041 – 83 «Пожаровзрывобезопасность горючих пылей. Общие требования» с изменениями 1988 г., 1990 г.
ГОСТ 12.1.044 – 89 «Пожаровзрывоопасность веществ и материалов».
ГОСТ 12.1.010 – 76 (1999) «Взрывобезопасность. Общие положения».
ГОСТ 12.1.011 – 78 «Смеси взрывоопасные. Классификация и методы испытаний».
ГОСТ 12.1.033 – 81 (изм. 1983) «Пожарная безопасность. Термины определения».
ГОСТ 12.3.046 – 91 «Установки пожаротушения автоматические».
Рекомендации по обеспечению пожарной безопасности силосов и бункеров на предприятиях по хранению и переработке зерна, утвержденные ГПО МВД СССР и Министерством хлебопродуктов СССР 14 марта 1989 г.
Вогман Л. П., Зуйков В. А., Чистов А. Е. Анализ пожарной опасности пневмотранспортных установок горючих пылей и меры по обеспечению их пожарной безопасности // Пожаровзрывобезопасность. - №2. – 2001 г.
Пособие по оценке пожарной опасности помещений и зданий // Пожаровзрывобезопасность. - №6. – 2001 г.
Брушлинский Н. Н., Соколов С. В., Вагнер П. Сколько пожаров на Земле было, есть и будет в обозримом будущем (о динамике пожарных рисков) // Пожарная безопасность. – 2001 г. – №1.
http//www.fireman.ru
http//docs.nexter.ru
Приложение 1.
Физико-химические свойства муки
|
№ пп |
Наименование показателя |
Обозначение |
Единица измерения |
Значение |
|
1. |
Количество вещества |
М |
кг |
170 000 |
|
2. |
Теплота сгорания |
Н>т> |
кДж / кг |
93 370 |
|
3. |
Линейная скорость распространения пламени |
V>л> |
м /с |
0,12 |
|
4. |
Время развития пожара |
τ>р> |
с |
120 |
|
5. |
Удельная массовая скорость выгорания |
m |
кг / (м2*с) |
0,0068 |
|
6. |
Плотность воздуха |
ρ>в> |
кг/м2 |
1,2 |
|
7. |
Скорость выгорания |
n |
кг/(м2*ч) |
100 |
|
8. |
Начальное атмосферное давление |
Р>0> |
кПа |
101 |
|
9. |
Теплоемкость воздуха |
С>в> |
Дж/кг*К |
1 010 |
|
10. |
Температура воздуха |
Т>0> |
К |
293,0 |
|
11. |
Коэффициент недожога |
К |
- |
0,95 |
Рисунок. Возможные варианты развития взрывов на элеваторах и зерноперерабатывающих предприятиях
Приложение 2.
Основные направления мероприятий по взрывопредупреждению
Взрывопредупреждение |
||||
|
|
|
Технические мероприятия |
||
|
|
||||
|
Обучение безопасным методам работы |
Устранение условий образования взрывоопасных смесей |
Исключение источников зажигания |
||
|
Пропаганда знаний по взрывобезопасности |
Своевременная и систематическая уборка пыли |
Исключение/ограничение огневых работ в производственных помещениях |
||
|
Контроль и обследование предприятий, отдельных цехов и участков |
Надежная герметизация производственного оборудования и сооружений |
Исключение самовозгорания сырья и готовой продукции путем соблюдения правил его размещения и хранения, контроль температуры сырья |
||
|
Общественные смотры |
Эффективная аспирация производственного оборудования и сооружений |
Защита электроустановок от перегрева и короткого замыкания |
||
|
Блокировка технологического и транспортного оборудования с аспирационными установками |
Установление датчиков подпора и уровня продукта |
|||
|
Уменьшение пылеобразования в технологическом оборудовании |
Их блокировка с группами оборудования, аспирацией, системой сигнализации |
|||
|
Обеспыливание зерна при приема |
Установка РКС на шлюзовых затворах циклонов разгрузителей |
|||
|
Снижение скорости транспортирования зерна |
Соблюдение технологии сушки зерна и правил эксплуатации зерносушилок |
|||
|
Торможение потока зернового мучнистого сырья и продукции при загрузке и разгрузке емкостей |
Установка на нориях и транспортерах РКС, датчиков контроля сбегания ленты, тормозных устройств и противозавальных устройств типа У2-УПУ |
|||
|
Уменьшение свободных объектов оборудования и емкостей |
Устройство эффективной магнитной защиты |
|||
|
Установка систем защиты от разрядов статического электричества |
||||
|
Проведение ППР оборудования строго по графику |
||||
|
Устройство защитного заземления и зануления оборудования |
||||
|
Устройство молниезащиты зданий и сооружений |
||||
|
Обеспечение безопасной работы стационарных и переносных электросветильников |
||||
|
Применение систем диагностики предаварийных режимов работы оборудования |
||||
|
Соблюдение общего противопожарного режима на предприятиях |
,
кПа · с-1
Организационные
мероприятия
