Конструкция и принцип действия гировертикали
Содержание
Введение
1. Теоретическая часть
1.1 Обзор научно технической и патентной литературы
1.2 Описание конструкции и принципа действия
1.3 Уравнения движения гировертикали
2. Расчетная часть
2.1 Выбор типа гиродвигателя
2.2 Габаритные размеры
2.3 Расчет массы и момента инерции вращающихся частей
2.4Расчет максимального момента
2.5 Определение основных параметров гиромотора
2.6 Индукция в воздушном зазоре
2.7 Обмоточные данные статора
2.8 Расчет магнитной цепи
2.9 Параметры схемы замещения
2.10 Механическая характеристика
2.11 Уточнение кинетического момента. Расчет времени разбега
Заключение
Список использованной литературы
Приложение
Введение
Гироскопические вертикали (гировертикали) предназначены для определения направления истинной вертикали на движущихся объектах. Являясь одним из приборов системы ориентации подвижного объекта, они применяются как датчики углов крепа и тангажа летательного аппарата (или датчики аналогичных углов па других движущихся объектах) и служат для создания на движущемся объекте площадки, стабилизированной в плоскости горизонта.
Снимаемые с измерительных осей прибора электрические сигналы используются в пилотажных, навигационных, радиолокационных системах, визуальных указателях и т. п.
Гироскопические приборы, применяемые непосредственно для визуального определения положения самолета относительно плоскости горизонта, называют авиагоризонтами. На неподвижном относительно Земли основании направление истинной вертикали можно определить, например, с помощью короткопериодического физического маятника или уровня. Однако плечо короткопериодического маятника, установленного на движущемся объекте, отклоняется к направлению кажущейся вертикали.
При некоторых эволюциях самолета (вираж, петля) погрешности такого маятника практически могут достигать нескольких десятков градусов и более. Поэтому он непригоден для непосредственного определения и задания направления истинной вертикали.
В отличие от маятника астатический гироскоп менее подвержен действию ускорений и сохраняет неизменным направление главной оси в инерциальном пространстве. Если главную ось астатического гироскопа установить по направлению истинной вертикали, то с течением времени она отклонится от вертикали вследствие суточного вращения Земли и перемещения объекта относительно нее. Кроме того, гироскоп не свободен от моментов сопротивления в осях подвеса, которые вызывают его прецессию от первоначального положения. Такой гироскоп может использоваться в качестве гировертикали лишь ограниченное время. Для придании ему избирательности к направлению истинной вертикали используется физический маятник, который, либо непосредственно действует на гироскоп за счет смещения центра масс последнего (гиромаятник), либо используется как чувствительный элемент, управляющий прецессией гироскопа и осуществляющий его коррекцию.
Гировертикали, сочетающие астатический гироскоп с коррекцией от маятникового чувствительного элемента, позволяют создать динамическую систему, обладающую избирательностью маятника и безынерционпостью прецессии гироскопа, достаточно низкочастотную, и, следовательно, менее подверженную действию кратковременных либо быстро меняющихся ускорений, чем физический маятник, используемый отдельно. Такие схемы построения гировертикали получили широкое распространение. Объектом исследования является гировертикаль.
Цель работы: изучить конструкцию и принцип действия гировертикали, рассчитать основные параметры гиромотора, применяемого в данном устройстве.
Описывается конструкция, принцип действия и уравнения движения. Проведен расчет основных параметров гиромотора, используемого в данном устройстве.
В процессе выполнения курсовой работы использовались современные программные средства такие, как "Компас 3D V11".
1. Теоретическая часть
Обзор научно-технической и патентной литературы
Обзор был проведен для России. Результат патентного поиска приведен в таблице 1.
Таблица 1. Тенденция развития данного вида техники.
|
Основные тенденции развития |
Источники информации, подтверждающие тенденции и направление поиска |
Формула изобретения |
|
Устройство стабилизации, ускоренного восстановления и контроля силовой гироскопической вертикали |
Номер патента:72934 Класс(ы) патента:G01C19/54 Номер заявки: 2000108294/28 Дата подачи заявки: 03.04.2000 Дата публикации: 27.08.2001 Заявитель(и):Казанский государственный технический университет им. А.Н. Туполева Автор(ы):Белаид М.М.; Кривошеев С.В.; Огородникова Н.Н. Патентообладатель(и): Казанский государственный технический университет им. А.Н. Туполева |
Изобретение предназначено для быстрого приведения платформы силовой гировертикали в плоскость местного горизонта и для контроля исправной работы контуров силовой стабилизации. Устройство содержит узел формирования управляющих напряжений контуров стабилизации и ускоренного восстановления, содержащий два идентичных контура, каждый из которых состоит из параллельно включенных компараторов, выходы которых подключены на входы суммирующего усилителя, на вход которого подключен предварительный усилитель датчика углов гироскопа поперечной (продольной) коррекции. Навходыкомпараторовподключенымаятниковые чувствительные элементы Выход суммирующего усилителя соединен через усилитель мощности со стабилизирующим мотором. Контроль работоспособности контуров стабилизации осуществляет узел логического контроля, состоящий из четырех компараторов, соединенных с четырехвходовым элементом ИЛИ, который подключен к аналоговому коммутатору ОТКАЗ непосредственно и к аналоговому коммутатору ИСПРАВНОСТЬ - через логический элемент НЕ, по сигналам предварительных усилителей, соединенных со входами соответствующих компараторов. Управляет работой задатчик, обеспеч. два режима работы: ускоренного восстановления с блокировкой работы узла логического контроля и силовой стабилизации с автоматическим контролем работы контуров силовой стабилизации. Устройство повышает надежность и точность работы систем стабилизации, ускоренного восстановления и контроля. 1 з.п.ф-лы, 3 ил. |
|
Устройство коррекции гировертикали |
Номер патента: 2145057 Класс(ы) патента: G01C19/54 Номер заявки: 98114891/28 Дата подачи заявки: 21.07.1998 Дата публикации: 27.01.2000 Заявитель(и): Казанский государственный технический университет им.А.Н.Туполева; Авиационный научно-технический центр "Авионика" Автор(ы): Кривошеев С.В.; Терехова Е.В.; Чарышев Ш.Ф. Патентообладатель(и): Казанский государственный технический университет им.А.Н.Туполева; Авиационный научно-технический центр "Авионика" |
Устройство предназначено для использования в гироскопической технике. Устройство содержит выключатели продольной и поперечной коррекции, вычислительное устройство, коррекционные моторы, задатчик ускоренного восстановления. Два управляемых коммутатора по сигналам маятниковых чувствительных элементов, выключателей коррекции и блока реверса управляют приводными двигателями. Третий управляемый коммутатор по сигналам чувствительных элементов и задатчика управляет коррекционными моторами. Обеспечивается повышение точности гировертикали за счет использования моментов сил сухого трения трехколечных шарикоподшипников и вращающихся коллекторных токоподводов для коррекции. 2 ил. |
|
Способ измерения углов поворота движущегося с ускорением аппарата с помощью гировертикали и устройство для его осуществления |
Номер патента:38017 Класс(ы) патента:G01C19/44 Номер заявки:115438/28 Дата подачи заявки:.08.1998 Дата публикации:.09.1999 Заявитель(и):Тульский государственный университет Автор(ы):Распопов В.Я.; Горин В.И.; Анисимова Н.А.; Горин А.А. Патентообладатель(и):Тульский государственный университет |
Способ и устройство предназначены для определения истинной вертикали на движущихся или неподвижных объектах. Устройство предназначено для использования в качестве датчиков крена и тангажа летательных аппаратов. Накладывают ограничения на степени свободы гироскопической системы. Обнуляют ее кинетический момент. Одновременно подсоединяют физический маятник к карданову подвесу. Гироскопическую систему приводят посредством физического маятника к вертикали на участке траектории без ускорений. Перед началом движения аппарата с ускорением снимают ограничения на степени свободы гироскопической системы. Востанавливают ее кинетический момент и одновременно отсоединяют маятниковость. Получают информацию об угловом положении аппарата с датчиков угла. Внутренняя рама выполнена в виде полого цилиндра с вертикальной осью. Внутри цилиндра установлены друг над другом два трехстепеных гироскопа, у которых векторы кинетических моментов направлены встречно по вертикали. Оси кардановых подвесов расположены ортогонально друг к другу. Кожухи гироскопов соединены шарниром. На верхнем торце цилиндра размещен якорь соленоидного электромагнита, корпус которого имеет возможность перемещения в сторону кожуха гироскопа. На нижнем торце цилиндра установлен соосно с ним колпак в виде сферической оболочки с центром, совпадающим с центром подвеса устройства. На корпусе под сферическим колпаком установлен второй электромагнит. Обеспечивается уменьшение времени приведения к вертикали, повышение точности и надежности измерений, уменьшение габаритов. 2 с. п. ф-лы, 1 ил. |
|
Гировертикаль |
Frederick D. Braddon, Babylon, N.Y., Assignor to The Sperry Corporation, a corporation of Delaware Application July 21.1947. Serial No. 762,294 |
Это изобретение касается гировертикалей. Объект изобретения состоит в том, чтобы обеспечить подобный прибор, приспособленный, включать стабилизирующуюся платформу. Особенность изобретения состоит в расположении незначительной оси рамки ротора прибора, располагаемого на главной оси рамки. Дальнейшая особенность Изобретения состоит в предоставлении установки для того, чтобы поддержать ротор гироскопа,расположенным вертикально, чтобы вращатьсяотносительно оси перпендикулярной к вертикальному самолету. Другая особенность обеспечена связями механизма между рамой ротора и подвижными элементами. |
Описание конструкции и принципа действия
Типичная схема гировертикали с радиальной коррекцией представляет собой трехстепенной астатический гироскоп в кардановом подвесе. Оси карданова подвеса – горизонтальны, главная ось гироскопа – вертикальна. Наружную ось карданова подвеса ориентируют параллельно продольной оси объекта. На кожухе гироскопа устанавливают два маятниковых
Чувствительных элемента М1 и М2 с электрическим выходом. Их сигналы используют для коррекции гироскопа.

Рисунок 1. Гировертикаль с радиальной коррекцией.
Маятниковый элемент М1 выдает сигнал, зависящий от наклона главной оси гироскопа относительно вертикали, вызванного поворотом гироскопа вокруг оси наружной рамки подвеса. Маятниковый элемент М2 дает сигнал, зависящий от наклона гироскопа, вызванного поворотом вокруг оси внутренней рамки. Сигнал маятникового элемента М1 подается на датчик момента ДМ1, установленный на оси внутренней рамки, а сигнал маятникового элемента М2 –на датчик момента ДМ2, установленный на оси наружной рамки. Моменты прикладываемые к гироскопу датчиками моментов ДМ1 и ДМ2, отличаются от маятниковых моментов в гиромаятнике перекрестной связью. Это следует понимать так. Если главная ось гироскопа отклонена от вертикали вследствие поворота гироскопа, например вокруг наружной оси подвеса, то в гиромаятнике к гироскопу прикладывается маятниковый момент вокруг той же оси наружной рамки. Этот момент вызывает прецессионное движение гироскопа вокруг оси внутренней рамки. В ГВ с радиальной коррекцией при повороте гироскопа вокруг наружной оси подвеса с помощью датчика момента ДМ1 создается момент вокруг внутренней оси подвеса. Этот момент вызывает прецессионное движение гироскопа вокруг наружной оси подвеса, которое прекращается, когда сигнал маятникового элемента обратится в ноль, т. е. когда главная ось гироскопа совместится с вертикалью.ГВ с РК имеет общий с гиромагнитным компасом принцип построения прибора.
Как в ГВ, т. к. и в ГМК используют астатический гироскоп, корректируемый внешним чувствительным элементом, имеющим позиционный момент взаимодействия с полем Земли. В результате этого взаимодействия чувствительный элемент системы коррекции занимает определенное положение равновесия в земной системе координат и через систему коррекции приводит в это положение главную ось гироскопа.
Если главная ось Oz гироскопа отклонена от направления истинной вертикали на угол α, то с маятникового элемента 6 снимается управляющий сигнал, являющийся функцией угла α, который поступает на коррекционный двигатель 2, создавая момент М, действующий вокруг оси кожуха гироскопа. При этом ось Oz гироскопа прецессирует к истинной вертикали. Аналогично работает система коррекции, состоящая из маятника 5 и коррекционного двигателя 3, при отклонении оси Oz гироскопа относительно истинной вертикали на угол β. По характеру зависимости момента коррекции от угла отклонения оси Oz гироскопа относительно направления Истинной вертикали, фиксируемого маятниковым чувствительным элементом, различают следующие основные типы коррекции гировертикалей:
- пропорциональная (линейная), когда корректирующий момент пропорционален углу отклонения гироскопа;
- постоянная (релейная), когда величина момента коррекции постоянна, а его знак изменяется при изменении знака угла отклонения гироскопа;
- смешанная (линейная с ограничением), когда в диапазоне углов ±Ф коррекция пропорциональная, а за пределами этой области — постоянная.
гироскопический тангаж вертикаль индукция

Рисунок 2. Характеристики коррекции гировертикали
Уравнения движения гировертикали
При составлении уравнений движения гировертикали ограничимся простейшей математической моделью – прецессионными уравнениями, которые не описывают высокочастотные собственные движения гироскопа (нутационные колебания). Учет членов, определяющих нутационные колебания необходим лишь при наличии внешних возмущений, изменяющихся с частотой, близкой к частоте нутационных колебаний гироскопа или при анализе устойчивости системы.
Будем предполагать, что
гировертикаль установлена на самолете,
совершающем горизонтальный полет с
ускорением a , проекции которого на оси
и
обозначим
и
.
Ось наружной рамки гироскопа ориентирована
по продольной оси самолета.
В качестве базовой системы
координат удобно использовать траекторную
систему координат
.
В этом случае углы отклонения главной
оси гироскопа от истинной вертикали
определяют погрешности прибора,
следовательно, они будут малыми. При
составлении уравнений воспользуемся
методом кинетостатики.
С гидроузлом свяжем систему
координат Оxyz , а с наружной рамкой О
.
Положение главной оси гироскопа по
отношению к системе координат
определяется углами α и β . Угол α –
поворот гироскопа относительно оси
наружной рамки со скоростью
. Угол β – поворот гироскопа относительно
оси внутренней рамки со скоростью
(рисунок2).
На рисунке 2 показаны гироскопические моменты, моменты коррекции и возмущающие моменты, воздействующие на гироскоп по осям карданова подвеса. Направление гироскопических моментов определяем по правилу Жуковского. Проекции угловой скоростибазовой системы координат определяются выражениями [2]:
ш
ш
(1)

Проекции абсолютной угловой скорости системы координат Оxyzна оси ОxиОy(рисунок 2) имеют вид[2]:
(2)

Учитывая
малость углов
и
будем
полагать cos
=1,
cos
=1,
sin
=
,sin
=
.
Тогда
[2]:
(3)


Рисунок 2. К выводу уравнений движения гировертикали
На рисунке 2 показаны гироскопические моменты, моменты коррекции и возмущающие моменты, воздействующие на гироскоп по осям карданова подвеса. Направление гироскопических моментов определяем по правилу Жуковского. Моменты коррекции направлены так, чтобы под действием прецессии, вызванной ими, главная ось гироскопа стремилась совместиться с направлением кажущейся вертикали (КВ). По кажущейся вертикали, при ускоренном движении самолета, устанавливаются маятниковые чувствительные элементы (рисунок 3).

Рисунок 3. К определению углов рассогласования гироскопа и маятников
В случае, когда ускорение самолета равно нулю, моменты коррекции направлены так, чтобы главная ось прецессировала к положению истинной вертикали (ИВ) места.
Приравнивая к нулю сумму
проекций моментов на оси внутренней и
наружнойрамок с учетом малости углов
и β , получим [2]:
(4)

Где
,
–
моменты коррекции, создаваемые
коррекционными двигателями по осям
внутренней и наружной рамок;
,
– возмущающие моменты (моменты трения
в осяхподвеса, моменты небаланса, моменты
тяжения токоподводов и т.п.).
Уравнения (4) описывают прецессионное движение гировертикали для любого типа коррекции.
2. Расчетная часть
2.1 Выбор типа гиродвигателя
Каждый из типов электродвигателей имеет свои особенности сопоставление которых позволяет определить целесообразность использования того или иного двигателя в различных условиях. Будем вести расчет двигателя асинхронного типа. Они обладают простотой и надежностью конструкции, возможностью выполнения на любую скорость вращения, высокие энергетические показатели, хорошие пусковые свойства, сравнительно небольшое время разбега и ряд других преимуществ.
2.2 Габаритные размеры
Двигатель должен быть выполнен в объеме ограниченном размерами:
-наружный диаметр ротора равный внутреннему диаметру маховика:
=
=d=5.3
см
-внутренний диаметр
статора
=1.8
см
-полная длина статора
=1.95
см
-полная длина ротора
=1.75
см
-минимальный диаметр лобовых
частей обмотки статора из условий их
размещения
=2.5
см
При предварительно оцененном
моменте сопротивления
=
0.2 Нсм удельный максимальный момент
составит [1]:
= 0.0063н/см (5)
При относительно крупных
размерах двигателя выберем число
пазовстатораz=24.
Так как количество пар полюсовp=2,
примем
=1.23
а наружный диаметр статора d=5.3/1.23=4.3
см.
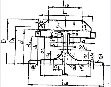
2.3 Расчет массы и момента инерции вращающихся частей
Размеры в соответствии с
указанными обозначениями: L=4.0
;
;
; 2b
=0.35 ;
;
; D
= 6.9 ;
; d
= 5.3 ;
;
;
;
;
;
.
Плотность материала маховика
(стали ЭИ 702) -
.
Среднюю плотность ротора с алюминиевой
беличьей клеткой примем
.
Тогда суммарный момент инерции и масса вращающихся частей двигателя составляет:

Рисунок 4. Упрощенный эскиз маховика
;
г
Ожидаемый кинетический момент при выбранном скольжении S = 0.02 [1]:
(6)
Уточнение кинетического момента и массы вращающихся частей будет произведено после окончательного определения размеров ротора.
2.4 Расчет максимального момента
Требуемый от электродвигателя максимальный момент и его кратность, определяются из требований к эксплуатационным характеристикам ГД и, в первую очередь, по заданному времени разбега.
Для АГД, необходимая по
=180 с кратность, находится [1]:
(7)
При требуемой кратности
пускового момента
необходимую
величину
можно оценить, предварительно выбрав
для проектируемого АГД с
см -
[1].
(8)
Тогда максимальный момент для проектируемого АГД [1]:
.186=1.27
Нсм(9)
При этом обеспечивается требуемое время разбега и желаемые пусковые характеристики.
2.5 Определение основных параметров гиромотора
Выберем при z=24
и p=2,число
пазов ротор z=23,
выполняя на роторе скос пазов на зубцовое
деление статора (
).
Относительную площадь пазов статора выбираем по рис 7.5а [1]. Для проектируемого двигателя [1]:
(10)
Так как при p=2
,
может быть взята большей выберем

Выберем двухслойную петлевую
с укорочением обмотку статора. Обмоточный
коэффициент при этом

Для пакета статора выберем
сталь марки Э44 с толщиной листов 0.2 мм
(т.к. ГД рассчитывается на частоту f=1000
Гц). Коэффициент заполнения пакета
.
Предварительно выберем ширину и высоту
шлица паза статора:

Отношение индукции в воздушномзазоре к индукции в железе статора определим [1]:
(11)
Где
;
;

Выполнение неравенств
показывает, что при выбранных значениях
и
размеры зубца и спинки статора будут
больше допустимых по условиям технологии:


Коэффициент заполнения для
лобовых частей примем
,
а для паза выберем
.
При этом высота лобовых частей [1]:
(12)
А длина пакета статора по условиям размещения [1]:
(13)
Выбираем номинальную
величину воздушного зазора
.
С учетом допуска (30 мкм) в сторону
увеличения реальное значение зазора
может составлять до 0.018 мкм. В дальнейших
расчетах будем использовать именно это
значение.
Ширина зубца статора [1]:
см(14)
Где зубцовое деление статора [1]:
см(15)
Площадь паза статора [1]:
(16)
Диаметр большой окружности паза [1]:
см(17)
Диаметр малой окружности [1]:
см(18)
Расстояние между центрами окружностей [1]:
см(19)
Общая высота зубца (паза) [1]:
см(20)
Высота спинки статора [1]:
см
(21)
Выполнение неравенства

Означает, что лобовые части обмотки могут быть размещены по высоте в отведенном для них объеме
Определим основные размеры ротора и некоторые его обмоточные данные.
Наружный диаметр ротора:
см
Длину пакета ротора выберем
на 0.1 больше чем для статора
см. ширину короткозамкнутого кольца
выберем максимально возможной [1]:
см(22)
Для пакета ротора выберем
так же сталь Э44 с толщиной листов 0.35 мм.
При этом коэффициент заполнения пакета
ротора
.
В качестве материала для короткозамкнутой
клетки выбираем алюминий марки АI
с расчетным удельным сопротивлением
.
Выберем пазы круглой формы
с шириной раскрытий
см,
и высотой шлица
см.
Зубцовое деление ротора
см
2.6 Индукция в воздушном зазоре
Коэффициент воздушного зазора [1]:
(23)
Аналогично определяется
коэффициент
=1,04
Общий коэффициент [1]:

см
Средняя длина лобовой части витка (с одной стороны) [1]:
(24)
Общая длина обмотки [1]:
(25)
Тогда относительное активное сопротивление [1]:
(26)
Коэффициенты магнитной проводимости [1]:

Суммарный коэффициент проводимости рассеяния [1]:
(27)
Относительно индуктивное сопротивление рассеяния обмотки статора [1]:
(28)
Соответствующие коэффициенты магнитной проводимости рассеяния у ротора[1]:

Суммарный коэффициент проводимости рассеяния [1]:
(29)
Относительно индуктивное сопротивление рассеяния обмотки ротора [1]:
(30)
Найдем [1]:
(31)
Тогда относительное сопротивление намагничивающего контура , эквивалентное потерям в стали статора [1]:
(32)
Предварительно найдем через относительные параметры коэффициент рассеяния [1]:
(33)
(34)
Коэффициент ЭДС в номинальном режиме [1]:

Требуемая величина индукции в воздушном зазоре двигателя при номинальном режиме работы [1]:
.088
Тл(35)
Величина индукции в статоре:
ТЛ
Определим диаметр ротора [1]:
(36)
И минимальную ширину зубца [1]:
(37)
2.7 Обмоточные данные статора
Число витков фазы обмотки статора [1]:
(38)
Число проводников в пазу [1]:
(39)
Сечение провода без изоляции [1]:
см(40)
Выбираем провод марки ПЭТВ с ближайшими по ГОСТу значениями:
см
см
см
Коэффициент заполнения паза

В качестве изоляции выберем один слой из фторопласта-4 толщиной 0.01 см.
2.8 Расчет магнитной цепи
Индукция в зубце и спинке
статора соответственно равны 0.224 и
0.212. Из кривой намагниченности Э44 им
соответствуют значения напряженности
поля:
;
Индукция в зубце ротора определяется по расчетной ширине зубца [1]:
см(41)
Тл
Индукция в спинке ротора
при
см, равна
Тл. Им соответствуют значения

Намагничивающая сила, затрачиваемая на проведение потока через статор и ротор [1]:
А(42)
А через воздушный зазор [1]:
А(43)
Полная н.с. на проведение потока через магнитную цепь:
А
Величина приведенного воздушного зазора:
см
2.9 Параметры схемы замещения
Индуктивное сопротивление
намагничивающего контура:
.
Введем коэффициент, учитывающий
неточность предварительного выбора
.
Тогда:
Ом
Ом
Ом
Активное сопротивление
обмотки статора с учетом различия
фактического и ранее выбранного значения
:
Ом
Приведенное активное сопротивление к.з. обмотки ротора [1]:
Ом(44)
2.10 Механическая характеристика
Критическое скольжение [1]:
(45)
(46)
Уточним номинальное
скольжение
,
при котором работает АГД.
.
Двигатель будет развивать данный момент
при скольжении [1]:
(47)
Скольжение
отличается от ранее выбранного
,
но незначительно. Реально двигатель в
общем случае будет работать со скольжением
,
т.к. при увеличении скольжения одновременно
падает и момент сопротивления. Равновесие
установится при скольжении, значение
которого
и номинальной скорости АГД
об/мин.
Развиваемый при найденном
скольжении
номинальный момент [1]:
(48)
Оценим основные показатели механической характеристики.
Кратность максимального момента:

Кратность пускового момента [1]:
(49)
Кратность удовлетворяет требованиям надежного запуска
2.11 Уточнение кинетического момента. Расчет времени разбега
Момент инерции круглого
стержня длиной
см, диаметром
см, отнсительно оси вращения, расположенной
на расстоянии [1]
см(50)
от оси симметрии [1]:
гс
(51)
А для всех 23 стержней обмотки
,
масса всех стержней m=63.6
Момент инерции и масса ротора [1]:


Величина кинетического
момента останется H=15.6*1
Время разбега АГД
с(52)
Время разбега несколько
меньше чем в начале (180с), это связано с
тем, что АГД имеет
,
что соответствует минимуму времени
разбега.
Заключение
В данной курсовой работе
была изучена
гироскопическая
вертикаль с радиальной коррекцией,
рассчитаны основные параметры,
используемого в ней гиромотора.
В результате расчетов
было получено: Момент инерции
;
Максимальный момент
=1.27
Нсм; величина приведенного воздушного
зазора
см;
скольжение
.
Время разбега
c.
Список используемых источников
Делекторский Б.А., Мастяев Н.З., Орлов И.Н. Проектирование гироскопических электродвигателей. – М.: Машиностроение, 1968.-247с.
Виниченко Н.Т., Кацай Д.А., Лысова А.А. Теория гироскопических приборов. - Челябинск: Издательский центр ЮУрГУ, 2010. – 141 с.
Пельпор Д.С. Гироскопические приборы и устройства. – М.: Высш. Шк., 1988 - 424с.
Одинцов А.А. Теория и расчет гироскопических приборов. – Киев.: Высш. Шк. 1985 – 392с.
ГОСТ 2.106-68. ЕСКД. Текстовые документы.
ГОСТ 2.701-84. / СТ СЭВ 651-77/. Схемы. Виды и типы. Общие требования к выполнению.
ГОСТ 2.770-68. Обозначения условные графические в схемах. Элементы кинематики.
ГОСТ 2.301-68. Форматы.
ГОСТ 2.104-68 /СТ СЭВ 365-76/. ЕСКД. Основные надписи.
Приложение 1


