Технічна експлуатація та потоки енергії в СЕУ у режимі повного ходу танкера "Победа"
Міністерство освіти і науки України
Національний університет кораблебудування
імені адмірала Макарова
Машинобудівний інститут
Кафедра суднових і
стаціонарних
енергетичних установок
РОЗРАХУНКОВО-ПОЯСНЮВАЛЬНА ЗАПИСКА
до курсової роботи
по дисципліні "Випробування та експлуатація СЕУ"
на тему "Технічна експлуатація та потоки енергії в СЕУ у режимі повного ходу танкера "Победа"
Спеціальність: 7.090509 – СЕУ та устаткування
Спеціалізація: "Експлуатація, випробування та монтаж СЕУ"
Виконавець: студент гр. 5214
_____________ Петренко П.П.
Консультант: асистент кафедри ССЕУ
_____________ Манзюк А.Ю.
"_____"____________20___ р.
Керівник: професор кафедри ССЕУ
_____________ Шостак В.П.
"_____"____________20___ р.
Миколаїв 2009
АНОТАЦІЯ
Курсова робота складається з пояснювальної записки та графічної частини на 2-х аркушах формату А2. Пояснювальна записка містить в собі 48 сторінок текстового матеріалу, до складу якого у тому числі входить 6 таблиць і 21 рисунок.
В 1-й частині курсової роботи визначено часові параметри побудови та експлуатаційно-ремонтних циклів танкера «Победа», розраховано витрати палива на переході від п. Миколаїв до п. Гавана, побудовано гістограму розподілу хвиль трьох відсоткового забезпечення у Атлантиці стосовно цього переходу та визначено відповідно до завдання швидкість уявного вітру. У другій частині розраховано потоки енергії як для окремих елементів СЕУ, а саме: для головного двигуна, дизельгенератора та утилізаційного котла, так і для СЕУ в цілому у режимі повного ходу танкера з повним вантажем.
Перший аркуш графічної частини присвячено основним експлуатаційним характеристикам, а другий – потокам енергії у режимі повного ходу танкера «Победа».
АННОТАЦИЯ
танкер суднова енергетична установка
Курсовая работа состоит с пояснительной записки и графической части на 2-х листах формата А2. Пояснительная записка содержит в себе 48 страниц текстового материала, в состав которого в том числе входит 6 таблиц и 21 рисунок.
В 1-й части курсовой работы определены временные параметры строительства и эксплуатационно-ремонтных циклов танкера «Победа», рассчитаны расходы топлива на переходе от п. Николаев до п. Гавана, построена гистограмма распределения волн трехпроцентной обеспеченности в Атлантике относительно этого перехода и определена согласно заданию скорость вымпельного ветра. Во второй части рассчитаны потоки энергии как для отдельных элементов СЭУ, а именно: для главного двигателя, дизельгенератора и утилизационного котла, так и для СЭУ в целом в режиме полного хода танкера в полном грузу.
Первый лист графической части посвящен основным эксплуатационным характеристикам, а другой – потокам энергии в режиме полного хода танкера «Победа».
АBSTRACT
The term paper consists from an explanatory note and a graphic part on 2 sheets of format А2. The explanatory note comprises 48 pages of a text material into which structure including enters
6 tables and 21 drawings.
In 1st part of a term paper time parametres of building and ekspluatatsionno-repair cycles of dry tanker "Победа" are defined, fuel expenses on transition from the item Nikolaev to the item Havana are calculated, the histogram of distribution of waves of three-percent security in Atlantic concerning this transition is constructed and speed вымпельного a wind is defined according to the task. In the second part energy streams as for separate elements СЭУ are calculated, namely: for the main engine, дизельгенератора and утилизационного a copper, and for СЭУ as a whole in a mode of a full speed of the tanker in full to cargo.
The first sheet of a graphic part is devoted the basic operational characteristics, and another – to energy streams in a mode of a full speed of dry tanker "Победа".
ЗМІСТ
Завдання
Вступ
Аналіз технічної експлуатації судна та його енергетичної установки
Параметри експлуатаційно-ремонтних циклів судна
Район плавання та його гідрометеорологічні умови
Режими роботи судна та ЕУ під час рейсу
Технічне обслуговування, ремонт СЕУ
Структура і чисельність екіпажів
Підготовка дизельної установки до дії та пуск дизеля
Ремонт енергетичного обладнання
Витрати палива на головний двигун за рейс
Визначення потоків енергії в ЕУ на сталому режимі повного ходу судна
Зовнішні параметри сталого режиму руху судна
Технічні (номінальні) параметри основного енергетичного обладнання, яке працює на режимі
Ступінь навантаження основного обладнання на режимі
Локальні енергетичні потоки в основному устаткуванні
Потоки енергії в двигуні 7K80GF
Потоки енергії в дизельгенераторі ДГР 500/500
Потоки енергії в утилізаційному котлі КУП-1100
Потоки енергії в СЕУ
Висновок
Список використаної літератури
МІНІСТЕРСТВО ОСВІТИ І НАУКИ УКРАЇНИ
Національний університет кораблебудування імені адмірала Макарова
Машинобудівний інститут
Кафедра суднових та стаціонарних
енергетичних установок
З А В Д А Н Н Я
на виконання курсової роботи по дисципліні
“Випробування та експлуатація СЕУ”
Тема: "Технічна експлуатація та потоки енергії в СЕУ у режимі повного ходу
танкера "Победа"
ЗМІСТ І ОБСЯГ роботи
1. Розрахунково-пояснювальна записка
Вступ (основні характеристики судна і його енергетичної установки).
Аналіз технічної експлуатації судна та його енергетичної установки.
1.1. Параметри експлуатаційно-ремонтних циклів судна.
1.2. Район плавання та його гідрометеорологічні умови.
1.3. Режими роботи судна та ЕУ під час рейсу.
1.4. Технічне обслуговування, ремонт СЕУ.
1.5. Витрати палива на головний двигун за рейс.
Визначення потоків енергії в ЕУ на сталому режимі повного ходу судна.
2.1. Зовнішні параметри сталого режиму руху судна.
2.2. Технічні номінальні параметри основного енергетичного обладнання,
яке працює на режимі.
2.3. Ступінь навантаження основного обладнання на режимі.
2.4. Локальні енергетичні потоки в основному устаткуванні.
2.5. Потоки енергії в СЕУ.
Висновки.
2. Графічна частина
Аркуш 1. Параметри експлуатаційно-ремонтних циклів судна, дані про режими роботи судна і його ЕУ, зовнішні характеристики режиму руху судна, узагальнена інформація для розрахунків потоків енергії СЕУ.
Аркуш 2. Потоки енергії в судновій енергетичній установці на режимі повного ходу.
Загальні вимоги до курсової роботи
1. Обсяг пояснювальної записки – 30...50 сторінок рукописного тексту на аркушах формату А4.
2. Записка вміщує статистичні дані, результати замірювань, розрахунки, що містять обґрунтування вхідної інформації, необхідні рисунки, таблиці та графіки.
3. Записка закінчується висновками, які визначають область використання результатів розрахунків і можливі напрямки підвищення ефективності ЕУ даного типу суден.
4. Пояснювальна записка та графічна частина (на аркушах формату А1 або А2) повинні бути виконані згідно з вимогами ЄСКД.
Завдання видано"25" січня 2009 р.
Плановий термін захисту курсової роботи "25" травня 2009 р.
Виконавець студент гр. 5214____ ________________________ Варіант 11
Консультант _________________ А.Ю. Манзюк
Керівник проекту професор ____________ В.П. Шостак
"Завдання на виконання курсової роботи отримав"
"
"
__________ 20_ _ р.
Дані для виконання курсової роботи студентом Петренком П.П.
|
Тип судна і його назва |
Порти |
Висота хвиль 3%-ї забезпеченості h>3%>, м |
Швидкість вітру V, вуз |
Кут напрямку вітру q>в>, град |
Розрахунковий вік судна на початок останнього заводського ремонту Т>роз>, роки |
Тривалість ремонту, доби |
Вік судна при списанні T>сп, роки> |
|||||
|
початку рейса |
завантаження |
бункеровки |
розвантаження |
|||||||||
|
заводського |
докового |
|||||||||||
|
середньо-річного
|
міні- маль-на
|
макси- мальна
|
||||||||||
|
Танкер "Победа" |
Миколаїв |
Одеса |
Пірей |
Гавана |
3,5 |
27 |
344 |
28 |
20 |
8 |
20 |
32 |
Дата підписання здавально-приймального акту – 08.10.1981 р. 1)
Дата для визначення потоків енергії в СЕУ – 03.03.2010 р.2)
1) Для суден, що знаходяться в експлуатації, ця дата може буди взята за фактом.
2) Дата
визначення потоків енергії в СЕУ не
повинна буди пізніше віка судна
.
Вона, стосовно курсової роботи, за числом
і місяцем повинна співпадати з датою
народження студента-виконавця, в
наступний після видачі завдання рік,
але не в період ремонту або докування.
В іншому випадку ця дата вибирається
довільно.
ВСТУП
Теплохід (т/х) "Победа" спроектовано у 1980 році радянським центральним конструкторським бюро (ЦКБ) "Балтсудопроект" з урахуванням побудови серії таких суден на суднобудівному заводі СРСР.
Це універсальне нафтоналивне судно призначено для перевезення різних рідких вантажів, в першу чергу нафтопродуктів, з необмеженим районом плавання, з льодовими підкріпленнями класу Л3 (рис. В1).
Т/х "Победа" – одногвинтове, однопалубне судно, з баком і кормовим розташуванням машинного відділення (МВ) та житлових і службових приміщень. Воно має бульб у підводній носовій кінцевій частині, похилий у надводній частині форштевень, крейсерську корму і транець вище ватерлінії. Це судно спроектовано на клас Регістру СРСР. Воно має помірну швидкість ходу і на ньому встановлено найдосконаліший тепловий двигун - малообертовий дизель (МОД) корпорації МАН БіВ.
Основні характеристики судна. Верхня палуба, борти і днище в середній частині корпуса судна виконано по повздовжній системі набору, у краях – по поперечній. Головні параметри судна:
довжина, м,
найбільша L>max> . . . . . . . . . . . . . . .. . . . . . . . . . . . . . . . . . . 242,6;
між перпендикулярами L. . . . . .. . . . . . . . . . . . . . . . . . . . 227,8;
ширина В, м. . . . . . . . . . . . . . . . . . . . . . . . . . . . . . . . . . . . . . . . .32,2;
висота борта Н, м. . . . . . . . . . . . . . . . . . . . . . . . . . . . . . . . . . . . 18,0;
осадка з повним вантажем Т, м . . . . . . . . . . . . . . . . . . . . . . . . .13,62;
водотоннажність D при Т = 13,62 м, т . . . . . . . . . . . . . . . . . . . . 84500;
дедвейт DW при Т = 13,62 м, т . . . . . . . . . . . . . . . . . . . . . . . . . .68000;
загальна місткість вантажних танків, м3 . . . . . . . . . . . . . . . . . .71124;
дальність плавання L>max>, милі. . . . . . . . . . . . . . . . . . . . . . . . . . . 16000.
Відповідно
до проектних даних при потужності
головного двигуна (ГД)
кВт
за умов здавально-приймальних випробувань
– ЗПВ (свіжопофарбований корпус, глибока
вода, сила вітеру до 3 - х балів, інтенсивність
хвилювання до 2 - х балів) швидкість ходу
судна складає при осадці 13,62 м (тобто
судно с повним вантажем)
=
15,82
вуз.
Суднова енергетична установка (СЕУ) зкомплектована із типового для теплоходів енергетичного обладнання.
ГД – це МОД 4 - го покоління 7ДКРН 80/160-4 (за "ГОСТівською" ідентифікацією) або 7K80GF (за ідентифікацією МАН БіВ), двотактний, реверсивний, крейцкопфний, з газотурбінною імпульсною системою наддуву та вбудованим головним упорним підшипником. ГД передає механічну енергію на гвинт фіксованого кроку.
До складу суднової електростанції (СЕС) входять 3 основні дизель-генератори (ДГ) марки ДГР 500/500 номінальною потужністю двигунів 535 кВт кожний, та утилізаційний турбогенератор ТТУ-800 потужністю 800 кВт.
Допоміжна котельна установка, яка забезпечую парою загальносуднові споживачі та споживачі МВ, має у своєму складі два допоміжних котла марки КВ2, максимальна паропродуктивність кожного по 25000 кг/год, з тиском пари 1,6 МПа, та один водотрубний утилізаційний котел КУП-1100 паропродуктивністю 6500 кг/год з тиском пари 0,65 МПа.
Для розпалення допоміжного котла, запуску ГД і ДГ застосовується легке дизельне паливо з температурою спалаху не нижче 60 ºС, а для подальшої роботи – важке паливо з в’язкістю не більше 3500 с Редвуда при 100 ºС зі вмістом сірки не більше 5 % і температурою спалаху не нижче 60 ºС.

Рис. В1. Поперечний переріз танкера "Победа"
Судно має традиційні для танкерів загальносуднові системи: осушення, баластну, парового опалення, господарчого паропостачання, побутового водопостачання, сточну, газовідвідну, протипожежну і кондиціонерування повітря жилих, загальносуднових і службових приміщень та спеціальні для танкерів–продуктовозів системи.
На рис. В2 зображено часові параметри побудови судна, які спрогнозовані відповідно до умов суднобудівних заводів СРСР, оскільки фактичні дані відсутні у відкритих до друку матеріалах.
1. АНАЛІЗ ТЕХНІЧНОЇ ЕКСПЛУАТАЦІЇ СУДНА ТА ЙОГО
ЕНЕРГЕТИЧНОЇ УСТАНОВКИ
1.1 Параметри експлуатаційно-ремонтних циклів судна
Для танкера характерні певні етапи, так звані експлуатаційно-ремонтні цикли (ЕРЦ). На підставі аналізу експлуатації подібних суден моделюємо ЕРЦ для танкера «Победа» [2, рис. 2, с. 8…15].
При цьому застосовуємо нормативну тривалість міждокових періодів, яка для танкера становить 2 роки [2, c. 7], та зміну відносної сумарної трудомісткості заводських ремонтів судна з плином часу його експлуатації [2, рис. 5, с. 10].
На підставі цього змодельовано відносну сумарну тривалість заводських ремонтів для танкера «Победа», яка зображена на рис. 1.1. На цьому рисунку Т – вік судна, тобто час, в роках, який минув від початку експлуатації до певного моменту, а l>p> – довжина відрізку, що відповідає сумарній тривалості заводських ремонтів до цього моменту, поділеної на тривалість заводських ремонтів за 28 років експлуатації судна.
Відповідно до цього рисунку тривалість j - го заводського ремонту, в добах, підраховуємо за такою формулою:
,(1)
де
– середньорічна тривалість ремонту,
доби;
Т>роз> – розрахунковий вік судна на початок останнього заводського ремонту, роки;
,
– довжини відрізків у будь-яких одиницях
виміру, відповідно до рис. 1, j
=
1, 2,…,7.
Згідно зі
статистикою для сучасних транспортних
суден
= 15…28 діб, а Т>роз> = 24…30
років [1].
Для подальших розрахунків, згідно з
завданням, приймаємо:
= 20 діб;
Т>роз> = 28 років.

Рис. В2. Часові параметри побудови танкера "Победа"

– початок будівництва
(закладання
кіля);
– здача під електромонтаж;
– спуск судна на воду;
–
початок швартових випробувань;
–
початок ходових випробувань;
– початок ревізій;
– здача судна замовнику (підписання
здавально-приймального акта)

Рис. 1.1. Характер залежності відносної тривалості заводських ремонтів від віку транспортного судна(внизу наведені значення характерних відрізків, які відповідають певному віку судна)
Довжина розрахункового "відрізку" становить l>роз> = 120,5 мм. Тоді формула (1) приймає вигляд:
|
|
l>pj> |
=
4,647
|
|
120,5 |
Тривалість
і-го докового ремонту транспортних
суден
,
де і = 1, 2, 3…, згідно зі статистичними
даними, частіше всього лежить в межах
від
=
8…10 діб до
= = 20…25 діб, і кожне наступне докування,
як правило, триваліше попереднього [1].
Для
танкера "Победа" згідно з завданням,
приймаємо:
= 8 діб;
= 20 діб.
Характер
залежності тривалості докового ремонту,
що здійснюється окремо, не в період
заводського ремонту, від віку судна
зображено на рис. 1.2, на якому значення
l>min>
відповідає
,
а l>m>>ах
>–
.
Згідно з цим рисунком при віці судна на початок докування T>i> тривалість і-го докування визначається як
,(3)
де
,
-
довжини
відрізків у будь-яких одиницях виміру
відповідно до рис. 2.
Згідно з
рис. 1.2 довжина "розрахункового"
відрізку становить
= 87 мм.
Тоді рівняння (3) для подальших розрахунків приймає вигляд:
.
На рис. 1.3 зображено розрахунковий експлуатаційно-ремонтний графік танкера "Победа". Його часові параметри визначені наступним чином.
Для
транспортних суден нормативна тривалість
міждокового періоду
складає
2 або 1 рік [2,
c
7].
Приймаємо для суховантажника, не залежно
від його віку τ>д>
= 2 роки.
Тоді вік судна на початок 1-го окремого (без заводського ремонту) докування буде Т>д1> = τ>д> = 2 роки [1].
При цьому, згідно з рис. 1.2, l>д1 >= 0, а тривалість 1-го окремого докування
=
8 + 0,1379 · 0 = 8 діб.
Вік судна на початок 1-го заводського ремонту складається з тривалості двох міждокових періодів і першого докування, тобто:
2 + 8:365 + 2 = 4,02 року.
При цьому
віці
7 мм,
а тривалість першого заводського ремонту
відповідно до рівняння (2)
4,647
· 7
= 32,5 доби.

Рис. 1.2. Характер тривалості докового ремонту в залежності від
віку транспортного судна (внизу наведені значення розрахункових величин)

Рис. 1.3. Часові параметри експлуатаційно-ремонтних циклів танкера "Победа":
>
>–
побудова судна;>
>
– доковий ремонт; >
>–
заводський ремонт;>
>–
списання судна
Вік судна на початок 2-го окремого докування складає з 3-х між докових періодів і тривалості першого докування та першого заводського ремонту, тобто:
|
|
8 |
+ 2 = 6,04 року. |
|
365 |
При цьому віці (див. рис. 1.2) l>д>>2> = 5 мм, а тривалість 2-го окремого докування, відповідно до рівняння (4)
8
+ 0,1379 · 5 =
8,69
доби.
Далі розрахунки здійснюються аналогічно.
2-й заводський ремонт:
|
|
8,69 |
+ 2 = 8,1 року; |
|
365 |
4,647
· 14
= 65,06
доби.
3-е окреме докування:
|
|
65,06 |
+ 2 = 10,3 року. |
|
365 |
8
+ 0,1379 · 15
= 10,07
доби.
3-й заводський ремонт:
|
|
10,07 |
+ 2 = 12,3 року; |
|
365 |
4,647
· 20
= 92,94
доби.
4-е окреме докування:
|
|
92,94 |
+ 2 = 14,6 року. |
|
365 |
8
+ 0,1379 · 26
= 11,59
доби.
4-й заводський ремонт:
|
|
11,59 |
+ 2 = 16,6 року; |
|
365 |
4,647
· 16
= 74,35
доби.
5-е окреме докування:
|
|
74,35 |
+ 2 = 18,8 року. |
|
365 |
8
+ 0,1379 · 40
= 13,52
доби.
5-й заводський ремонт:
|
|
13,52 |
+ 2 = 20,8 року; |
|
365 |
4,647
· 30
= 139,41
доби.
6-е окреме докування:
|
|
139,41 |
+ 2 = 23,2 року. |
|
365 |
8
+ 0,1379 · 61
= 16,41
доби.
6-й заводський ремонт:
|
|
16,41 |
+ 2 = 25,2 року; |
|
365 |
4,647
· 21
= 97,59
доби.
7-е окреме докування:
|
|
97,59 |
+ 2 = 27,5 року. |
|
365 |
8
+ 0,1379 · 77
= 18,62
доби.
7-й заводський ремонт:
|
|
18,62 |
+ 2 = 29,6 року. |
|
365 |
4,647
· 14
= 65,06
доби.
8-е окреме докування:
|
|
65,06 |
+ 2 = 31,8 року. |
|
365 |
Це докування
вже не здійснюється, оскільки при віці
роки
передбачається вилучення судна з
експлуатації і продаж на металобрухт.
1.2 Район плавання та його гідрометеорологічні умови
Рейсова лінія танкера "Победа", відповідно до завдання, зображена на рис. 4; вона пролягає у "літній" зоні. Для визначення витрати палива головним двигуном за рейс необхідно знати довжини окремих ділянок рейсової лінії, оскільки швидкість судна на ділянках може буди різною.
Довжина
Бузько-Дніпровсько-лиманського-каналу
(БДЛК) від п. Миколаїв до траверзи
п. Очаків (
= 43
милі) та довжина ділянки рейсової лінії
від траверзи п. Очаків до п. Одеса
(
= 41
миля) визначені за допомогою укрупненої
карти прибережної зони України
(див. рис. 1.4).
Рис. 1.4. Рейсова лінія "Миколаїв-Одеса-Пірей-Гавана".
Ліворуч внизу – ділянки рейсової лінії "Миколаїв-Очаків" і "Очаків-Одеса"
Відстань від п. Одеса до входу в протоку Босфор L>3>, від виходу з протоки Босфор до п. Пірей L>5> та від п. Пірей до п. Гавана L>6> визначено за допомогою глобуса. Для цього на поверхню глобуса на рейсову лінію кладеться нитка. Потім нитку розпрямляють и знаходять довжину у міліметрах характерних ділянок рейсової лінії: l>3> = 29,5, l>5> = 49,4 і l>6> = 158,7 мм. Також за допомогою нитки визначають довжину екваторіальної лінії, аналогічним способом – l>Е> = 844 мм. Знаючи довжину лінії екватора на рівні моря L>Е> = 60·360 = 21600 миль [1], визначають масштаб: 1 мм нитки = 21600:844 = 25,6 милі. Помножуючи довжину характерних ділянок рейсової лінії у міліметрах на масштаб, одержуємо довжину в милях:
L>3> = 29,5·25,6 = 755, L>5> = 49,4·25,6 = 1265 і L>6> = 158,7·25,6 = 4063 милі.
Довжина ділянки рейсової лінії у протоці Босфор складає L>4> = 15 миль [7].
На рейсовій
лінії вибрано точку А в Атлантичному
океані, в якій визначається кліматична
зона [3, c 332-336], та згідно з [1] побудовано
гістограму розподілу хвиль 3 %-ї
забезпеченості (рис. 1.5). Як бачимо,
найбільша ймовірність відповідає висоті
хвиль h>3%>
= = 2…3 м. На цьому рисунку позначена
висота хвиль
=
2,5 м, яка передбачена завданням.
1.3 Режими роботи судна та ЕУ під час рейсу
Розглянемо режими роботи головного двигуна в залежності від рейсової лінії.
Рейсова лінія судна передбачає прохід у вузькостях:
у БДЛК – зі швидкістю ходу 9,0 вуз;
у Босфор –зі швидкістю ходу 10,0 вуз.
Навантаження на головний двигун визначається виходячи з того, що між швидкістю руху і пропульсивною потужністю двигуна залежність приблизно кубічна.
Як випливає з попереднього підрозділу, на рейсовій лінії є дві ділянки, де рух судна обумовлюється їх особливостями, а саме: швидкість ходу судна в БДЛК складає 9 вуз [8], а у протоці Босфор – 10 вуз [9]. Що ж стосується інших ділянок рейсу, то там швидкість ходу й навантаження на ГД відповідають, як правило, режиму повного ходу.
Згідно з завданням, перехід від п. Миколаїв до п. Одеса здійснюється в баласті, далі – з повним вантажем. Для визначення режимів навантаження необхідно знайти залежність швидкості ходу судна від потужності, яку він розвиває на відповідних ділянках рейсу.
Визначення такої залежності пов’язано з ґрунтовними розрахунками при проектуванні пропульсивної установки та результатами ходових випробувань.
Однак для визначення режимів роботи та подальшого розрахунку витрати палива доцільно скористатись приблизною залежністю
,
де
–
швидкість ходу судна, N>e>
– ефективна потужність ГД, а С –
коефіцієнт пропорційності.
У вступі
зазначено, що при ЗПВ танкер "Победа"
при потужності ГД N>e0> = 12365 кВт
рухається зі швидкістю ходу з повним
вантажем
вуз.
Тоді, вважаючи прийнятною для задач
даної курсової роботи залежність (5),
при будь-якій можливій потужності N>e>
(наприклад 6060 кВт) можна визначити
швидкість
як
.
Приймемо
специфікаційну (максимально тривалу)
потужність
кВт.
Тоді експлуатаційна потужність
=
= 11128 кВт,
а експлуатаційна швидкість ходу за умов
ЗПВ
вуз.

Рис. 1.5. Гістограма розподілу висоти хвиль 3 % - ї забезпеченості для помірної зони (північної півкулі) Атлантичного океану в березні місяці
Умови в розрахунковому рейсі відрізняються від умов ЗПВ. На швидкість ходу судна впливають стан підводної частини його корпусу, інтенсивність і напрямок хвилювання. Для визначення швидкості ходу необхідно визначити вік судна та час, що минув після останнього докування.
Визначимо характерні дати в роках (див. рис. 1.3):
завершення останнього докування
=
=
= 2009 +
;
знаходження судна у точці А
=
=
2010 +
.
У цих
рівняннях:
– роки завершення останнього докування
для розрахункового рейсу і знаходження
судна в точці А на рис. 1.3 відповідно;
–кількість
діб у і - му місяці, а саме – у січні (
),
лютому (
),
квітні (
),
травні (
).
Поряд з цим дата 03.03.10 (точка А) відповідає
= 3 доби.
Час, що минув від останнього докування стосовно точки А:
в роках –
= 2010,1699
– 2009,4137 = 0,7562
в місяцях
–
= 12∙0,7562 = 9,074.
Прийнято
= 9,1 місяця.
Тривалість цього докування в роках
= 18,6 : 365 = 0,0510,
де
– тривалість докування в добах, згідно
з рис. 1.3
=
18,6 доби.
Вік судна у рейсі в точці А
= 27,7 + 0,0510 + 0,7562 = 28,5072.
Прийнято
= 28,5 року.
Зменшення швидкості ходу судна внаслідок шорсткості його підводної частини визначається за даними рис. 1.6 [1], а внаслідок хвилювання – рис. 1.7 і рис. 1.8 [1]. При цьому кут напрямку хвилювання стосовно курсу судна знайдено за допомогою рис. 1.9. Цей кут визначається як
,
де
– кут
напрямку хвилювання;
–
кут напрямку руху
судна, визначений відповідно до рис.
1.4.
Тут
прийнято, що напрямки вітру і хвилювання
співпадають, тобто
.
Швидкість
ходу танкера "Победа"
при
року,
=9,1 місяця,
=
3,5 м,
і при
=
11128 кВт (з повним вантажем) або при
кВт
(в баласті) розраховується таким чином:
вуз.
Величини цього рівняння означені у табл. 1.1.
Відповідно
до рівняння (6) та даних табл. 1.1 залежність
розраховується за наступними рівняннями:
судно з повним вантажем
;
судно в баласті

Розрахункові
координати чотирьох точок залежності
такі:
судно з повним вантажем
N>e>, кВт233160601112815367
v>s>, вуз8,0011,0013,4715,00
судно в баласті
,
кВт19815151945913062
,
вуз8,0011,0013,4715,00
За цими
даними побудовано залежність
для
танкера "Победа" з повним вантажем
та в баласті, яка зображена на рис. 1.10.
Пропульсивна
потужність ГД коливається в достатньо
широких межах. Вона залежить від заданої
комерційної (договірної) швидкості
ходу, яка підтримується до появи
форс-мажорних обставин, частіше всього
до хвилювання море не більше, ніж 5 балів
(
м),
тобто від інтенсивності хвилювання,
сили вітру та їх напрямків відносно
курсу судна, його віку та часу, що минув
після останнього докування.

Рис. 1.6. Зменшення швидкості ходу транспортних суден в залежності від їх віку (а) та від часу, що минув після докування (б)

Рис. 1.7.
Полярні діаграми швидкості ходу (
)
і частоти обертання (
)
гребного гвинта танкера водотоннажність
39600 т: зліва – 
п
ри
різних
:
справа – 
при різних


Рис. 1.8. Поправка на зміну швидкості ходу судна
в залежності від його водотоннажності

Рис. 1.9. Напрямок руху судна, вітру і хвилювання
Рис. 1.10. Швидкість ходу танкера "Победа" з повним вантажем (нижня крива) та в баласті (верхня крива) в залежності від пропульсивної потужності ГД і значення потужності та швидкості на шести ділянках рейсової лінії "Миколаїв…Гавана"
Як показано
на рис. 1.10, при специфікаційній потужності
ГД
кВт
швидкість ходу є максимально можливою
і складає у баласті
= 14,55
вуз і з повним вантажем
=13,95
вуз. Комерційна швидкість зазвичай дещо
менша – для зменшення ймовірності
перевантаження окремих циліндрів ГД.
Для подальших розрахунків приймемо цю
швидкість для 2, 3, 5 і 6-ї ділянки рейсової
лінії однаковою, а саме:
вуз,
яка, згідно з рис. 1.10, забезпечується
кВт
для судна з повним вантажем та
кВт
– у баласті.
У каналах й вузькостях (БДЛК, протока Босфор) хвилювання не значне і воно практично не впливає на пропульсивну потужність ГД. Ця потужність розраховується наступним чином:
у БДЛК
(ділянка 1 на рейсовій лінії, швидкість
вуз)
кВт;
у протоці
Босфор (ділянка 4), швидкість
вуз)
кВт.
На рис. 1.10
потужності
і
відповідають швидкостям 9 і 10 вуз на
відкритих акваторіях з
м,
вуз
і
.
Таким чином потужність ГД в БДЛК менша
на: 2900 – 2295 = 605 кВт, а у протоці Босфор
– 4600 – 3704 = 896 кВт.
Згідно з даними рис. 1.10 потужність ГД в БДЛК складає 2295 кВт, а у протоці Босфор – 3704 кВт, що відповідає значенням режиму середнього ходу (СХ). У режими ПХ споживачі водяної пари задовольняються від утилізаційного котла (УК) при роботі його на відхідних газах ГД, а при русі судна в каналах (БДЛК, протока Босфор) – до допоміжного котла також підводиться паливо.
Витрати
електричної енергії можуть бути прийняті
однаковими для режимів ПХ і СХ. Згідно
з проектною документацією приймаємо
споживану від групового розподільчого
щита (ГРЩ) електричну енергію
= 900 кВт.
1.4 Технічне обслуговування, ремонт СЕУ
1.4.1 Структура і чисельність екіпажів
Основні завдання екіпажа полягають в несенні вахт, виконанні робіт по технічному обслуговуванні (ТО) корпусу судна, його двигунів, механізмів і пристроїв, забезпеченні побутових і санітарних потреб екіпажа судна та пасажирів.
До старшого командного складу віднесені капітан, перший і старший помічник капітана, старший механік. До командного складу (окрім тих, що входять в старший) відносяться помічники капітана, механіки і електромеханіки, начальник радіостанції, електрорадіонавігатори, боцман.
Капітан судна є керівником екіпажа і несе всю відповідальність за судно, вантаж та людей, які на ньому знаходяться. Старший механік, як заступник капітана по технічній експлуатації (ТЕ), забезпечує правильну експлуатацію судна, несе відповідальність за технічний стан корпусу і технічних засобів судна.
Розрахунок потужності ГД і швидкості ходу танкера "Победа"
на рейсовій лінії "Миколаїв...Гавана"
|
Найменування величини |
Позначення |
Одиниці виміру |
Формула або джерело |
Числове значення |
|
|
Проектні пропульсивні параметри за умов ЗПВ: |
|
вуз |
[5, c. 98…100] |
15,82 |
|
|
швидкість ходу судна |
|||||
|
потужність ГД |
|
кВт |
12365 |
||
|
Потужність ГД: |
|||||
|
специфікаційна (максимальна тривала) |
|
кВт |
Прийнято |
12365 |
|
|
експлуатаційна |
|
0,9 |
11128 |
||
|
Експлуатаційна
швидкість ходу при
|
|
вуз |
|
15,27 |
|
|
Рік: |
|||||
|
завершення останнього докування стосовно розрахункового рейсу |
|
роки |
Рис. 3 |
2009 |
|
|
здійснення рейсу у точці А (див. рис. 4) |
|
2010 |
|||
|
"Дата" (в роках): |
|||||
|
завершення останнього докування стосовно розрахункового рейсу |
|
роки |
Розрахунок за формулами (7) і (8) |
2009,4137 |
|
|
для точки А на рейсовій лінії |
|
2010,1699 |
|||
|
Час, що минув від завершення останнього докування до знаходження судна в точці А |
|
роки |
|
0,7562 |
|
|
|
міс. |
|
9,1 |
||
|
Тривалість останнього докування стосовно розрахункового рейсу |
|
доби |
Рис. 3 |
18,6 |
|
|
|
роки |
|
0,0510 |
||
|
Вік судна: |
|||||
|
на початок останнього докування стосовно розрахункового рейсу |
|
роки |
Рис. 3 |
27,7 |
|
|
у рейсі в точці А |
|
|
28,5 |
||
|
Зменшення швидкості ходу судна: |
|||||
|
внаслідок
корозії корпусу з плином часу – при
|
|
вуз |
Рис. 6, а |
0,52 |
|
|
внаслідок
обростання корпусу – при
|
|
Рис. 6, б |
0,32 |
||
|
Швидкість
ходу судна при
|
|
вуз |
|
14,43 |
|
|
Потужність
ГД, що відповідає
|
|
кВт |
прийнято
0,85 |
9459 |
|
|
Висота хвиль h>3%>-і забезпеченості |
|
м |
Задано |
3,5 |
|
|
Кут напрямку хвилювання стосовно курсу судна |
|
град |
Рис. 9, рівняння (13) |
82 |
|
|
Швидкість ходу судна-прототипу – танкера D = 39600 т: |
|||||
|
проектна |
|
вуз |
[3], рис. 7 |
15,0 |
|
|
при
|
|
13,8 |
|||
|
Поправка на зміну швидкості ходу |
|
– |
Рис. 8 |
0,83 |
|
|
Розрахункова
швидкість ходу судна за гідрометеорологічних
умов в точці А при
(з
вантажем) або при
|
|
вуз |
|
13,47 |
0,1
1.4.2 Підготовка дизельної установки до дії та пуск дизеля
1. Підготовка дизельної установки до дії повинна забезпечити приведення дизелів, обслуговуючих механізмів, пристроїв, систем і трубопроводів в стан, що гарантує їх надійний пуск і подальшу роботу.
2. Підготовка дизеля до роботи після розбирання або ремонту робиться під безпосереднім наглядом механіка, в завідуванні якого знаходиться дизель. При цьому необхідно переконатися в тому, що:
з'єднання, які були розібрані, зібрані і надійно закріплені, звернувши особливу увагу на стопоріння кріпильних елементів;
виконані необхідні регулювальні роботи. Особлива увага має бути звернена на установку нульової подачі паливних насосів високого тиску;
всі штатні контрольно-вимірювальні прилади встановлені на місце, сполучені з контрольованим середовищем і не мають пошкоджень;
при прокачуванні маслом при відкритих щитах картерів масло поступає до всіх підшипників і інших точок змащування;
захисні кришки, щити і кожухи встановлені на місце і надійно закріплені;
трубопроводи паливної, масляної, водяної і повітряної систем, а також робочі порожнини дизеля, паливних і масляних фільтрів, теплообмінних апаратів і допоміжних механізмів не мають пропусків робочих середовищ. Особлива увага має бути звернена на відсутність втрати охолоджуючої води, через ущільнення циліндрових втулок, а також на можливість попадання палива, масла і води в робочі циліндри або в продувний (всмоктуючий) і випускний ресивери дизеля;
виконана перевірка форсунок дизеля на щільність і якість розпила палива.
Після перерахованих вище перевірок мають бути виконані операції, передбачені для підготовки дизельної установки до дії після нетривалої стоянки.
3. Підготовка дизельної установки до дії після нетривалої стоянки, під час якої не виконувалися роботи, пов'язані з розбиранням, повинна здійснюватися вахтовим механіком. При екстреному пуску час підготовки можна скоротити лише за рахунок прогрівання.
4. Підготовка масляної системи.
5. Підготовка системи водяного охолоджування.
6. Підготовка паливної системи.
7. Підготовка систем пуску, продування, наддуву, випуску.
8. Підготовка до роботи валопроводу.
9. Провертання і пробні пуски. При підготовці дизеля до роботи необхідно провернути його валоповоротним пристроєм на 2-3 обороти валу, а потім стисненим повітрям при відкритих індикаторних кранах. Якщо дизель головний, то необхідно також зробити пробні пуски на паливі на передній і задній хід. При провертанні дизеля валоповоротним пристроєм або повітрям дизель і редуктор необхідно прокачувати змащувальним маслом, а при пробних пусках також і охолоджуючою водою.
10. Пуск дизеля в хід.
1.4.3 Ремонт енергетичного обладнання
Ремонт елементів СЕУ та деякого іншого обладнання й устаткування здійснюється практично постійно протягом рейсу:
членами машинної команди (МК);
судновими робочими бригадами (СРБ),
на стоянках під завантажувальними-розвантажувальними операціями:
членами МК і СРБ;
береговими робочими (БРБ),
з виводом судна з експлуатації:
заводськими робочими під час докових та заводських ремонтів.
Ремонт здійснюється переважно за ремонтними відомостями, які складаються судновим командним складом і представниками судноремонтних заводів, та відповідною конструкторсько-технологічною документацією.
1.5 Витрати палива на головний двигун за рейс
Для визначення витрати палива необхідні дані тривалості роботи ГД на окремих ділянках рейсової лінії, його потужність та питома витрата палива на цих ділянках.
На рис. 1.11 схематично показана рейсова лінія "Миколаїв…Гавана" та позначені довжини окремих її ділянок (згідно з рис. 1.4 та підрозд. 1.2).
Протягом
рейсу робота ГД з виходом на режим СХ
або ПХ складає не суттєву частку часу
та витрату палива.
Для
спрощення режим малого ходу (МХ), перехідні
режими не аналізуються при визначенні
рейсової витрати палива [1].
На рис. 1.12 схематично зображена рейсова
лінія, на ділянках якої позначені
тривалість переходів
,
потужності ГД
та швидкості ходу танкера
(див. рис. 1.10). Тривалість переходів
на окремих ділянках рейсової лінії
знаходилась за визначеними довжинами
та швидкостями ходу.
Питома
витрата палива двигуна залежить від
його навантаження [3, c. 154-156].
Для визначення питомої витрати палива
при характерних потужностях використовуємо
рис. 1.13 [3, с. 157],
за
допомогою
якого визначаємо зміни витрати палива
та будуємо залежність b>e>
= f(Ne),
зображену на рис. 1.14 за такими даними:
|
N>e>, кВт |
5525 |
8840 |
11050 |
|
b>e>, г(кВт∙год) |
213,4 |
210,1 |
212,7 |
При цьому
питома витрата палива
розраховувалась за формулою
,
де

=
216 г/(кВт·год) – номінальна питома
витрата палива двигуна 7ДКРН 80/160-4 при
номінальній потужності
=
13000 кВт, яка на ~ 5 % більша ніж
спеціфікаційна. Значення величини
одержано з [5,
с. 99].
На рис. 1.15 показано часові параметри
побудови серійних суден; у цій серії
т/х "Победа"
є головним судном, для якого ГД побудовано
у 1980 році (рік прийнято довільно з
огляду на дату закладання кіля –
рис. В2).
Зміна питомої витрати палива
одержана
при точці оптимізації МОД, координати
на полі вибору параметрів якої такі:
= 0,85,
= 0,95;
при цьому оптимізаційна потужність
= 11050 кВт.
Рис.
1.11. Характерні порти рейсової лінії та
довжини окремих її ділянок
Ділянки рейсової лінії: 1 – БДЛК (від п. Миколаїв до траверси п. Очаків); 2 – перехід від п. Очаків до п. Одеса; 3 – перехід від п. Одеса до входу в протоку Босфор; 4 – перехід по протоці Босфор; 5 – перехід від Босфору до п. Пірей; 6 – перехід від п. Пірей до п. Гавана

Рис.
1.12. Швидкість ходу судна (
),
потужність головного двигуна (
)
та тривалість переходу (
)
на окремих ділянках рейсової лінії "Миколаїв…Гавана"

Рис.
1.13. Визначення зміни питомої витрати
палива
для ГД танкера "Победа" з
кВт
за допомогою сервісної номограми корпорації МБВ

Рис. 1.14. Залежність питомої витрати палива ГД танкера "Победа"
від потужності та значення величин в характерних точках

Рис. 1.15. Часові параметри побудови серії суден типу "Победа"
На заданій
рейсовій лінії та прийнятих обмеженнях
рейсова витрата палива ГД (з теплотою
згоряння
кДж/кг)
визначається наступним чином:

= 10-6 [2295· 219,55· 4,78 + 10200 · 211,09 · 2,98 + 3704 · 216,62 · 1,50 +
+ 11900 · 215,14 · (54,91 + 92,00 + 295,49)] =
= 2,41 + 6,54 + 1132,62 = 1141,41 т.
Значення
потужності ГД N>e>
та тривалості переходів
на окремих ділянках рейсової лінії
взяті з рис. 1.12, а питомої витрати палива
b>e>
– з рис. 1.14.
На теплоходах
уже значений час використовується, як
правило, важке паливо, для якого частіше
всього
кДж/кг.
Таким чином, фактична рейсова витрата
палива ГД становить
= 1141,41∙42707:40000 = 1218,72 т.
У графічній частині курсового проекту – на аркуші КР.7.090509.5214.11.01 зображено номінальні й експлуатаційні характеристики танкера "Победа" у режимі повного ходу з повним вантажем на рейсовій лінії "Миколаїв … Гавана".
2. ВИЗНАЧЕННЯ ПОТОКІВ ЕНЕРГІЇ В ЕУ НА
СТАЛОМУ РЕЖИМІ ПОВНОГО ХОДУ СУДНА
2.1 Зовнішні параметри сталого режиму руху судна
Відповідно
до даних завдання, визначено швидкість
уявного вітру, що діє на корпус судна.
На рис. 2.1 зображено зовнішні параметри,
а саме: швидкості характерного вітру
та їх напрямки. Це здійснено шляхом
геометричного складання векторів
істинного та курсового вітру. При цьому
швидкість вітру: курсового
=13,75,
істинного
=
27,0 і уявного V>r>
= 32 вуз (масштаб 1 мм – 0,5 вуз); для
уявного вітру кут напрямку
°.
2.2 Технічні (номінальні) параметри основного енергетичного обладнання, яке працює на режимі [2, 5]
Технічні параметри головного двигуна:
|
Тип |
Дизель |
|
Марка |
7ДКРН 80/160-4 (7К80GF) |
|
Потужність, кВт |
|
|
номінальна |
13000 |
|
специфікаційна |
12365 |
|
оптимізаційна |
11050 |
|
Частота обертання, хв.-1 |
122 |
|
Номінальна питома витрата палива, г/(кВт·год) |
216 |
|
Тип передачі на гребний вал |
Пряма |
Технічні параметри допоміжних дизель-генераторів:
|
Кількість |
Три |
|
Тип |
Дизель |
|
Марка |
ДГР 500/500 |
|
Потужність, кВт |
535 |
|
Частота обертання, хв.-1 |
500 |
|
Номінальна питома витрата палива, г/(кВт·год) |
225 |
|
Потужність генераторів, кВт |
500 |
Технічні параметри утилізаційного котла:
|
Кількість |
Один |
|
Тип |
КУП - 1100 |
|
Паропродуктивність, т/год |
6,5 |
|
Тиск пари, МПа |
0,65 |
2.3 Ступінь навантаження основного обладнання на режимі
В
обраній точці рейсу А (див. рис. 1.4) судно
повністю завантажено і має повний хід.
На цьому режимі потужність ГД 11900 кВт
(див. рис. 1.12), що складає 0,915 від номінальної
потужності; ступінь навантаження
визначається по відношенню до
специфікаційної потужності і складає
:12365
= 0,962. Достатньо високе значення
обумовлене
жорсткими гідрометеорологічними
умовами.
Для
виробітку електричної енергії на
ходовому режимі, згідно з прийнятою
ситуацією, працює два ДГ з однаковим
навантаженням, вони забезпечуються
споживання енергії від ГРЩ
= 900 кВт.
Споживана енергія від ГРЩ від одного
ДГ складає:
кВт.
Ступінь навантаження кожного із працюючих
ДГ:
електрогенератора
:
= 0,5·900·1,03
: 500
0,93;
двигуна
ДГ
: (
)
= 0,5·900·1,03 : (0,93·535)
0,94.
Тут
–
коефіцієнт втрат на лінії "ДГ … ГРЩ",
= 1,03;
– ККД електрогенератора,
= 0,93;
– номінальна потужність електрогенератора;
– номінальна потужність двигуна.
Оскільки точка А знаходиться у "літній" зоні, то вважаємо, що УК забезпечує всі потреби в парі, а утилізаційний турбогенератор не працює.
2.4 Локальні енергетичні потоки в основному устаткуванні
У даному розділі, згідно з рекомендаціями [2], в табличній формі подано розрахунок потоків енергії на режимі повного ходу судна в ГД, ДГ і УК.

Рис. 2.1. Зовнішні параметри встановленого режиму руху судна
V – швидкість істинного вітру;
–
швидкість ходу судна;
V>r> – швидкість уявного вітру;
V>к> – швидкість курсового вітру;
q – кут відповідних напрямків.
2.4.1 Потоки енергії в двигуні 7K80GF
У табл.
2.1 наведено прийняті та розраховані
значення термодинамічних параметрів
ГД танкера "Победа". Коефіцієнт
корисної дії (ККД), або частку корисно
використаної енергії
,
розраховано відповідно до питомої
витрати палива
=
= 215,14 г/(кВт·год)
– п.п. 3…6. Частки енергії
та
визначено за допомогою рис. 2.2
[1],
а
– як залишковий член енергетичного
балансу – п. 10.
Зазначимо, що цей розрахунок потоків дає одні із можливих знань величин, тобто
він є детермінованим. Однак, як свідчить матеріал, поданий на рис. 3.25 у [6, с. 88, 89], та аналіз параметрів малообертових двигунів в експлуатації, величини b>e>, e>кор>, е>м>, е>н.п> та їм подібні – це неоднозначні, індетерміновані, показники суднових ГД.
За даними табл. 2.1 побудовано одні із можливих потоки енергії ГД танкера "Победа" у режимі повного ходу в Атлантиці в літній кліматичній зоні, які зображені на рис. 2.3. На цьому рисунку частка енергії, що виділилася у циліндрах двигуна при повному згорянні палива, е>п>, прийнята за одиницю (за 100%).
2.4.2 Потоки енергії в дизельгенераторі ДГР 500/500
Як визначено
у підрозділах 1.3 і 2.3, енергія, що
відводиться від групового розподільного
щита (ГРЩ), складає 900 кВт. Проте
зазначимо, що вона може коливатися у
значному діапазоні. На відміну від
попереднього розрахунку, далі наведений
розрахунок для одного із двох, працюючих
на режимі ДГ (див. табл. 2.2) проведено
більш ретельно для з'ясування локальних,
хоча і невеликих, потоків енергії.
Найбільший вплив на величину окремих
потоків енергії, в кВт, мають значення
електричної енергії яка відводиться
від ГРЩ Е>ГРЩ> = 900 кВт
та ефективної питомої витрати палива
на двигуни ДГ
= 225 г/(кВт·год).
Як бачимо, в табл. 2.2 наведені абсолютні і відносні потоки.
Для подання
результатів розрахунків у графічній
формі сформуємо табл. 2.3, яка відповідає
табл. 2.2. У табл. 2.3, частка енергії, що
втрачається на лінії "клеми генератора
– ГРЩ", визначається таким чином:
.
На рис. 2.4 зображено потоки енергії у ДГ і ГРЩ для повного ходу танкера "Победа" в Атлантиці. За 100 % прийнято енергію, що виділилася при згорянні палива у циліндрах двигуна.
2.4.3 Потоки енергії в утилізаційному котлі КУП - 11000
Необхідна продуктивність УК на танкерах суттєво залежить від пори року, кліматичної зони, роду вантажу, що перевозиться тощо.
Приймемо,
що водяної пари від УК достатньо для
повного забезпечення її споживачів, а
температура газів, коли ГД розвиває
потужність 11900 кВт, складає перед УК 344
0С,
а за ним – 250 0С.
Температура перед котлом
=
344 0С
визначена відповідно до рис. 2.5 [6] для
двигуна сімейства GF.
У табл. 2.4 подано розрахунок енергії, яка відводиться від УК водяною парою (Е>п>, е>п>) та газами (Е>г>, е>г>). При цьому не враховані незначні потоки енергії, наприклад, випромінювання гарячою поверхнею УК в машинне відділення. За даними цієї таблиці побудовано рис. 2.6.
Таблиця 2.1
Розрахунок потоків енергії у ГД на режимі ПХ
|
Найменування величини |
Позначення |
Одиниці виміру |
Формула або джерело |
Числове значення |
|
|
1. Потужність двигуна |
|
кВт |
Підрозділ 1.3 |
11900 |
|
|
2. Питома витрата палива |
|
|
Рис. 10 |
215,14 |
|
|
3. Витрата палива |
|
кг/год |
|
2560,2 |
|
|
4. Нижча теплота згоряння палива |
|
|
Стандарт ISO [3] |
42707 |
|
|
5. Енергія, що виділяється при згорянні палива |
|
кВт |
|
30372 |
|
|
6. ККД двигуна (частка корисно використаної енергії) |
|
% |
|
39,2 |
|
|
7. Енергія, що відводиться маслом |
відносна |
|
% |
Рис. 13 |
4,0 |
|
абсолютна |
|
кВт |
> |
1215 |
|
|
8. Енергія, що відводиться від наддувного повітря |
відносна |
|
% |
Рис. 13 |
9,0 |
|
абсолютна |
|
кВт |
> |
27,33 |
|
|
9. Енергія газів, що відводиться від турбокомпресора |
відносна |
|
% |
Рис. 13 |
34,0 |
|
абсолютна |
|
кВт |
> |
10326 |
|
|
10. Енергія, що відводиться охолоджуючою водою |
відносна |
|
% |
100- |
13,8 |
|
абсолютна |
|
кВт |
> |
4191 |

Рис. 2.2. Динаміка теплового балансу в малообертових двигунах
за період 1960…2000 рр. та значення складових балансу для двигуна K80GF:
1 – середнє
значення корисно використаної енергії
,
2…9 – графічні значення долі теплоти
(2, 3 – відхідних газів
і
;
4, 5 – охолоджуючої води від наддувного
повітря
і
;
6, 7 – охолоджуючої води від ЦПГ
і
;
8, 9 – відведеної маслом
і
);
10, 11, 12 і 13 – середнє значення відповідно

;
заштриховані області – поля значень
для різних марок двигунів.

Рис. 2.3. Розподіл потоків енергії, у %, у двигуні
7ДКРН 80/160-4 (7K80GF ):
1 – малообертовий двигун; 2 – турбокомпресор; 3…5 – охолоджувачі наддувного повітря (3), прісної води (4) і масла (5).
Таблиця 2.2
Розрахунок потоків енергії у допоміжному ДГ на режимі ПХ – у ДГР ДГР 500/500
|
Найменування величини |
Позначення |
Одиниці виміру |
Формула, джерело |
Числове значення |
|
|
Споживана енергія із ГРЩ від одного ДГ |
|
кВт |
Підрозд. 2.3 |
450 |
|
|
Коефіцієнт втрат на лінії "електрогенератор - ГРЩ" |
k>в> |
– |
1,005...1,030 [2] |
1,03 |
|
|
Електроенергія на клемах генератора |
Е>к.г> |
кВт |
|
463 |
|
|
Втрата енергії на лінії " електрогенератор - ГРЩ" |
Еп>в> |
кВт |
Е>к.г>
-
|
1,3 |
|
|
Номінальна потужність генератора |
Νн>г> |
кВт |
Підрозд. 2.2 |
500 |
|
|
ККД генератора на номінальній потужності |
ηн>г> |
– |
[2, c 27, рис. 15] |
0,93 |
|
|
Ступінь завантаження генератора |
|
– |
Е>к.г> / Νн>г> |
0,927 |
|
|
Відносний ККД генератора |
η">г> |
[2, c 27, рис. 16] |
0,989 |
||
|
Механічна енергія, що підводиться до генератора |
E>мех> |
кВт |
Е>к.г> /(ηн>г> η">г> ) |
503 |
|
|
Енергія, що втрачається в генераторі |
E>з> |
кВт |
E>мех>– Е>к.г> |
40 |
|
|
Частка енергіє, що втрачається через електричні втрати |
k>Е> |
– |
0,25...0,32 [2], прийнято |
0,3 |
|
|
Енергія, що втрачається через електричні втрати |
Е>Е> |
кВт |
E>з> · k>Е> |
12 |
|
|
Енергія, що втрачається через механічні втрати в генераторі |
Е>м.г> |
кВт |
E>з> –Е>Е> |
28 |
|
|
Ефективна питома витрата палива двигуном на номінальному режимі |
|
|
Підрозд. 2.2 |
0,225 |
|
|
Номінальна потужність двигуна |
N>д> |
кВт |
Підрозд. 2.2 |
535 |
|
|
Ступінь завантаження двигуна |
|
– |
E>мех> /N>д> |
0,940 |
|
|
Відносна питома витрата палива на ДГ |
|
– |
[2, c 28, рис. 17] |
1,01 |
|
|
Частка енергії, внесена надувним повітрям |
е>н.п> |
– |
0,005...0,03 [2] |
0,017 |
|
|
Частка енергії, що підводиться у паливопідігрівачі |
е>під> |
0,003...0,006 [2] |
0,004 |
||
|
Нижча теплота згоряння палива |
Q>i> |
кДж/кг |
Стандарт [ISO] |
42707 |
|
|
ККД двигуна |
η>е> |
– |
|
0,363 |
|
|
Енергія, внесена паливом |
|
кВт |
E>мех> / η>е> |
1385,7 |
|
|
Енергія надувного повітря |
Е>н.п> |
кВт |
|
23,6 |
|
|
Енергія, передана в паливо-підігрівачі |
Е>під> |
кВт |
Е>п>ДГ ·е>під> |
5,5 |
|
|
Механічний ККД двигуна |
η>м> |
За паспортними даними |
0,850 |
||
|
Енергія, що відводиться від дизеля маслом: абсолютна |
> |
кВт |
E>мех> (1/ η>м> -1) |
88,8 |
|
|
відносна |
е>м> |
– |
> |
0,064 |
|
|
27. Енергія, що відводиться охолоджуючою водою: |
е>в> |
– |
0,14…0,18 [1], прийнято |
0,148 |
|
|
відносна |
|||||
|
абсолютна |
Е>в> |
кВт |
|
205,1 |
|
|
Частка енергії, що відводиться від двигуна у МВ |
е>м.в> |
– |
0,003... 0,006 [1], прийнято |
0,004 |
|
|
Частка енергії, що відводиться у повітроохолоджувачі |
е>п.о> |
– |
0,035...0,05[1], прийнято |
0,040 |
|
|
Енергія, що виноситься газами із циліндрів |
|
кВт |
|
612,4 |
|
|
Енергія, що відбирає водою від стисненого повітря |
Е>п.о> |
кВт |
|
55,4 |
|
|
Енергія стисненого повітря за ТК: абсолютна |
Е>ст> |
кВт |
Е>н.п> + Е>п.о> |
79,0 |
|
|
відносна |
е>ст> |
– |
е>н.п> + е>п.о> |
0,057 |
|
|
Частка енергії, що втрачається |
е>Е> |
– |
|
0,009 |
|
|
в генераторі: |
електрична |
||||
|
механічна |
е>м.г> |
|
0,020 |
||
|
загалом |
е>з> |
|
0,029 |
||
|
Частка енергії: відведеної від ГРЩ |
е>ГРЩ> |
– |
|
0,325 |
|
|
на клемах генератора |
е>к.г> |
– |
|
0,334 |
|
|
Частка енергії газів на виході з циліндрів |
е>г.ц> |
– |
|
0,442 |
|
|
Частка енергії газів за ТК |
е>г>>.>>ТК> |
– |
е>г.ц> – е>ст> |
0,385 |
|
|
Частка енергії, відведеної у забортну воду |
е>з.в> |
– |
е>в> + е>м> + е>п.о> |
0,252 |
|
|
Частка механічної енергії, що підводиться до генератора |
|
– |
E>мех>/ |
0,362 |
Таблиця 2.3
Потоки енергії у ДГ, %
|
Найменування величин |
Позначення |
Числове значення |
|
|
1. Енергія газів: |
перед ТК |
> |
44,2 |
|
за ТК |
|
38,5 |
|
|
2. Енергія, підведена до палива у підігрівачі |
|
0,4 |
|
|
3. Енергія, відведена безпосередньо у МВ від двигуна |
|
0,4 |
|
|
4. Енергія: |
відведена від ГРЩ |
|
32,5 |
|
на клемах генератора |
|
33,4 |
|
|
втрачена на лінії "клеми генератора –ГРЩ" |
|
3,0 |
|
|
5. Енергія, втрачена в генераторі: |
"електрична" |
|
0,9 |
|
"механічна" |
|
2,0 |
|
|
загалом |
|
2,9 |
|
|
6. Енергія, відведена маслом |
|
6,4 |
|
|
7. Енергія, відведена охолоджуючою водою і маслом в забортну воду |
|
25,2 |
|
|
8. Енергія, відведена охолоджуючою водою |
|
14,8 |
|
|
9. Енергія, відведена у повітроохолоджувачі |
|
4,0 |
|
|
10. Енергія стисненого повітря за ТК |
|
5,7 |
|
|
11. Енергія внесена в циліндри наддувним повітрям |
|
1,7 |
|
|
12. Механічна енергія, що підводиться до генератора |
|
36,3 |

Рис. 2.4. Потоки енергії при одержанні електроенергії за допомогою ДГ:
1 – допоміжний середньообертовий дизель; 2 – паливопідігрівач; 3 – електрогенератор змінного струму; 4 – ГРЩ; 5 – охолоджувач масла; 6 – охолоджувач прісної води; 7 – колектор забортної води; 8 – охолоджувач надуваного повітря

Рис. 2.5. Динаміка (фактична та прогнозована) температури газів, що відходять від МОД, за період 1960 – 1990 рр.
1, 2 –
граничні значення
та
;
3 - середнє значення

Рис. 2.6. Потоки енергії в утилізаційному котлі:
1 – УК; 2 – сепаратор пари; 3 – теплообмінники (пучки труб)
Таблиця 2.4
Розрахунок потоків енергії в утилізаційному котлі
|
Найменування величин |
Позначення |
Одиниці виміру |
Формула або джерело |
Числове значення |
|
|
Температура газів: на вході в котел |
|
0С |
Рис. 16 |
344 |
|
|
на виході з котла |
|
0С |
Прийнято |
250 |
|
|
Енергія газів на вході в котел |
|
кВт |
Табл. 2.1 |
10326 |
|
|
Сумарний коефіцієнт надлишку повітря |
|
- |
[2, с. 35 ] |
3,4 |
|
|
Теоретична кількість повітря для згоряння палива |
|
|
[2, с. 35 ] |
14,3 |
|
|
Витрата палива на ГД |
В>п> |
кг/год |
Табл. 2.1 |
2560,2 |
|
|
6. Кількість газів від ГД, що надходять в котел |
G>г> |
кг/год |
|
127037 |
|
|
7. Середня теплоємність газів у котлі |
с>г> |
|
|
1,067 |
|
|
8. Кількість енергії, що відбирається від газів у котлі і відводиться водяною парою: |
Е>пар> |
кВт |
|
3539 |
|
|
абсолютна |
|||||
|
відносна |
е>пар> |
– |
100Е>пар> / Е>в.г> |
34,3 |
|
|
9. Кількість енергії, що відводиться газами з котла: відносна |
|
% |
100-е>п> |
65,7 |
|
|
абсолютна |
|
кВт |
Е>в.г> - Е>пар> |
6787 |
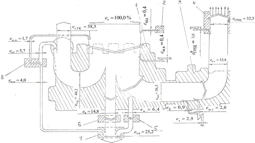
2.5 Потоки енергії в СЕУ
Енергія від головного двигуна підводиться до гвинта з деякими втратами в підшипниках валопровода, що враховується ККД валопровода η>в.> Отже, енергія, підведена до гребного гвинта,
,
(14)
де
–
енергія на фланці двигуна у режимі ПХ
судна, кВт;
– ККД
валопровода, приймаємо
=
0,98
[1].
Тоді
=
11900 · 0,98 = 11662 кВт.
Кількість теплоти, яка відводиться від підшипників валопровода,
=
11900 – 11662 = 238 кВт
Енергія упору
=
11662 · 0,65 = 7580 кВт
де
–
пропульсивний коефіцієнт, прийнято
= 0,65 відповідно до розрахунків ходовості
за проектною документацією.
Енергія розсіяна на гвинті:
Е>роз> = Е>г.г> – Е>R> = 11662 - 7580 = 4082 кВт. (17)
Розподіл енергії в СЕУ танкера на ходовому режимі розраховується в табл. 2.5.
Енергія, що відводиться при згорянні палива в СЕУ, а саме в ГД та в двох ДГ, визначається як
=
30372 + 2·1385,7 = 33144 кВт
Енергія газів за турбокомпресорами двох ДГ
=
0,385 · 2·1385,7 = 1066 кВт
Енергія, що відводиться забортною водою,
=
= 4191 + 2733 + 1214 + 2(205 + 55 + 89) = 8836 кВт.
Енергія, що відводиться відхідними газами з двох ДГ,
0,385
· 2· 1385,7 = 1067 кВт
Енергія, що відводиться відхідними газами в СЕУ,
=
6787 + 2· 533 = 7854 кВт.
У
графічній частині курсової роботи –
на аркуші КР.7.090509.5214.08.11.02, відповідно
до табл. 2.5, зображено потоки енергії в
СЕУ в частках від енергії, що виділилась
при згорянні палива у ГД та ДГ. Таким
чином, енергія що виділилась при згорянні
в СЕУ, прийнята за одиницю, тобто
= 1.
Таблиця 2.5
Розподіл енергії в СЕУ на ПХ танкера "Победа"
|
Найменування |
Позначення та величина |
|||||
|
абсолютна |
відносна |
|||||
|
Енергія, що виділилася при згорянні палива в СЕУ |
Е>СЕУ> |
33144 |
е>СЕУ> |
1,000 |
||
|
Те ж саме у ГД |
Е>п> |
30372 |
е>п> |
0,916 |
||
|
Те ж саме у ДГ |
|
2772 |
|
0,084 |
||
|
Зовнішні потоки енергії в ГД: |
||||||
|
з відхідними газами |
|
10326 |
|
0,312 |
||
|
з водою, що охолоджує: |
|
4191 |
|
0,126 |
||
|
деталі двигуна |
||||||
|
надувне повітря |
|
2733 |
|
0,082 |
||
|
з маслом |
|
1215 |
|
0,037 |
||
|
механічна енергія на фланці ГД |
|
11900 |
е>е6> |
0,359 |
||
|
Зовнішні потоки енергії разом в двох ДГ: |
2 |
1067 |
|
0,032 |
||
|
з відхідними газами |
||||||
|
з водою, що охолоджує: |
2 |
410 |
|
0,012 |
||
|
деталі двигуна |
||||||
|
надувне повітря |
2 |
110 |
|
0,003 |
||
|
з маслом |
2 |
178 |
|
0,005 |
||
|
електроенергія від ГРЩ |
|
900 |
|
0,027 |
||
|
Енергія водяної пари на виході із сепаратора УК |
|
3539 |
|
0,107 |
||
|
Енергія газів за УК |
|
6787 |
|
0,205 |
||
|
Механічна енергія, що підводиться до гвинта |
|
11662 |
|
0,352 |
||
|
Теплова енергія, що відводиться від підшипників валопровода |
Е>пш> |
238 |
е>пш> |
0,007 |
||
|
Енергія упору гребного гвинта |
|
7580 |
|
0,229 |
||
|
Енергія, розсіяна на гвинті |
|
4082 |
|
0,123 |
||
|
Енергія, що відводить забортною водою |
|
8837 |
|
0,267 |
||
|
Енергія, що відводиться відхідними газами |
|
7854 |
|
0,237 |
ВИСНОВОК
Аналіз потоків енергії в СЕУ і в її основних елементах показує, що для застарілих МОД сімейства GFCA та ДГ виробництва 80-х років минулого століття притаманна значна частка енергії, що відводиться в навколишнє середовище.
Корисно в СЕУ використовуються:
енергія упору гвинта – 22,9 %;
енергія водяної пари – 10,7 %;
електрична енергія – 2,7 %.
Таким чином показник енерговикористання "брутто" на т/х "Победа" становить у режимі ПХ
=
22,9 + 10,7 + 2,7 = 36,3 %.
При цьому не враховано, що певна частка водяної пари та електричної енергії споживається самою СЕУ для роботи її основних елементів, а саме ГД та ДГ. Якщо вважати, що на це витрачається 50 %, то показник енерговикористання "нетто" буде
=22,9
+ 0,5 (10,2 + 2,7) = 29,6 %.
Параметри енерговикористання на судні можна підвищити за рахунок енергозберігаючих суднових технологій шляхом застосування:
сучасних МОД та ДГ;
скайтів – для зменшення упору гребного гвинта при v>s> = idem;
машинних відділень зменшених розмірів;
більш досконалих гребних гвинтів тощо.
СПИСОК ВИКОРИСТАНОЇ ЛІТЕРАТУРИ
Шостак В. П. Методичні вказівки по вивченню дисципліни "Випробування та експлуатація СЕУ" / В. П. Шостак, А. Ю. Манзюк. – Миколаїв: НУК, 2009. – 55 с.
Шостак В. П. Потоки енергії в дизельних установках морських суден: [навчальний посібник] / Володимир Павлович Шостак. – Миколаїв: УДМТУ, 1997. – 57 с.
Проектування пропульсивної установки суден з прямою передачею потужності на гвинт: [навчальний посібник] / В. П. Шостак, В. І. Гершанік, В. П. Кот, М. С. Бондаренко; за ред.. В. П. Шостака. – Миколаїв: УДМТУ, 2003. – 500 с.
Правила технической эксплуатации судовых технических средств: РД. 31.21.30-83. – [Чинний від 1984-07-01]. М.: В/О "Мортехинформреклама", 1984. – 388 с.
Морские наливные транспортные суда: каталог: – Л.: Транспорт, 1987. – 191 с.
Шостак В. П. Имитационное моделирование судновых энергетических установок / В. П Шостак, В. И. Гершаник. – Л.: Судостроение, 1988. – 256 с.
Джерела з Інтернету
http://www.marconi.com.ua/dmport.html
http://ru.wikipedia.org/wiki/Босфор

20·28
.
(2)
4,02
+
6,04
+
8,1
+
10,3
+
12,3
+
14,6
+
16,6
+
18,8
+
20,8+
23,2
+
25,2
+
27,5+
29,6+





за
умов ЗВП для судна з повним вантажем
















і
.

для судна в баласті
[1],



м
і



(в баласті)














>

>

>
-

>







>
>










>























/3600

































